pgSCV: Pgbouncer (NEW)
Pgbouncer dashboard for pgSCV metrics (Prometheus version, pgSCV v0.9.7 edition)
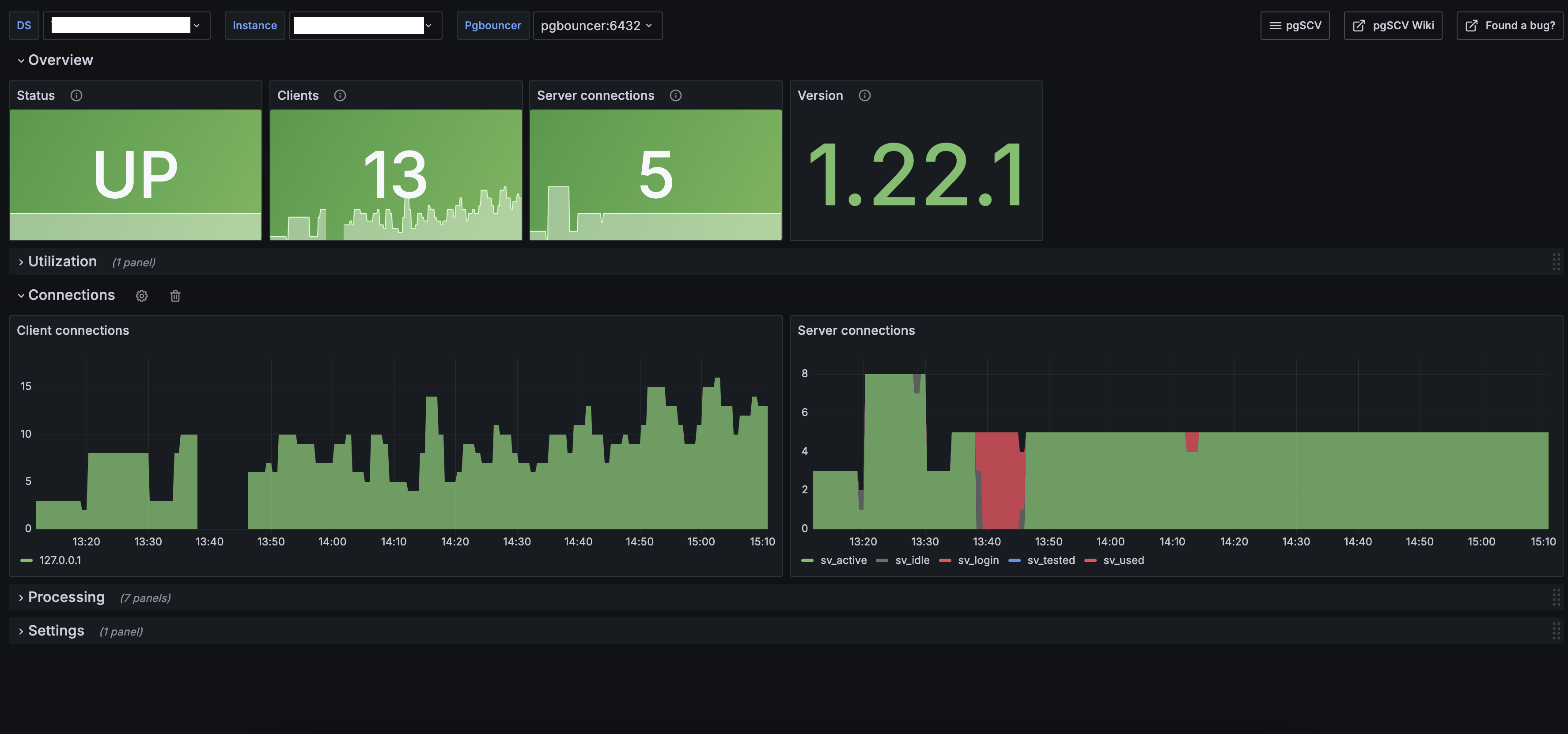
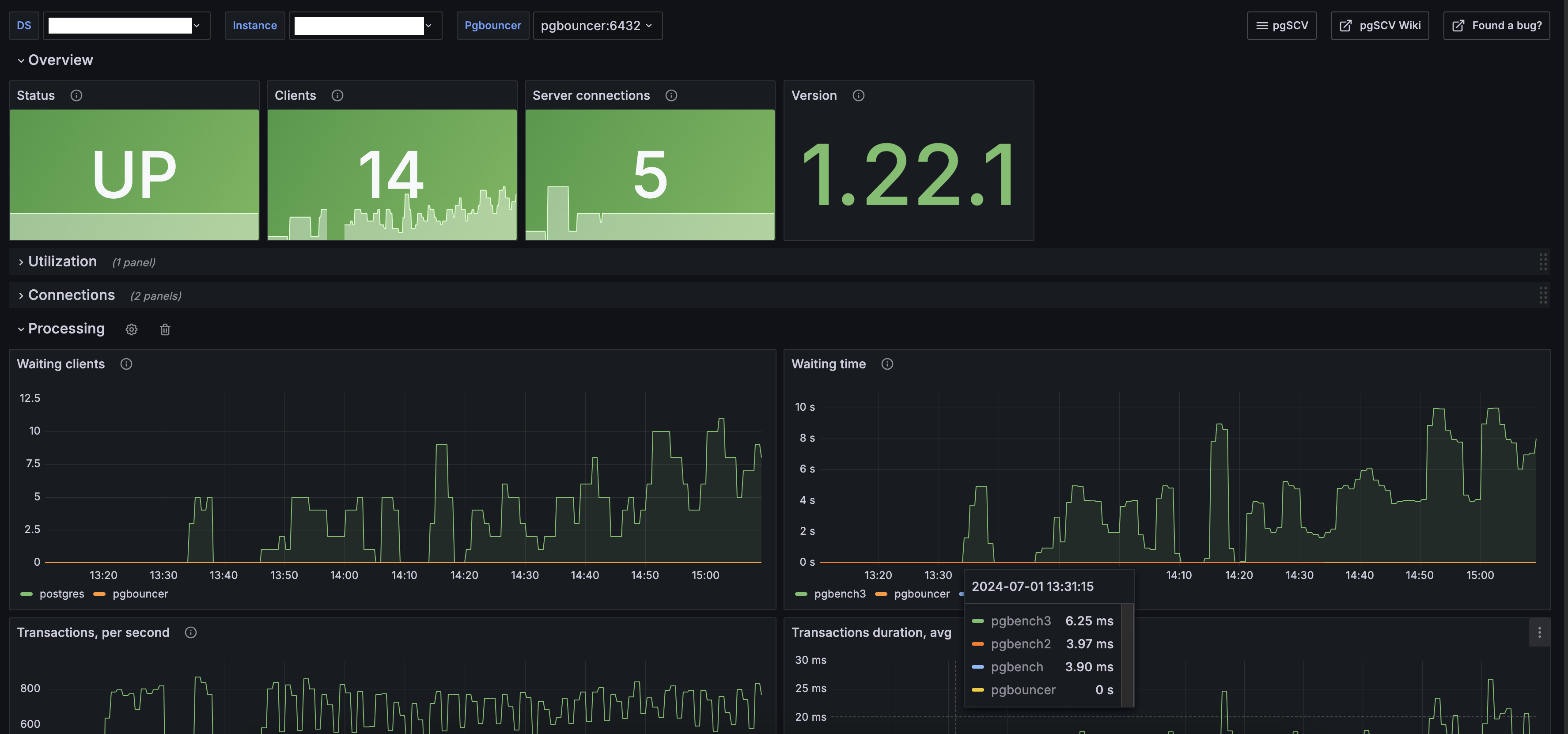
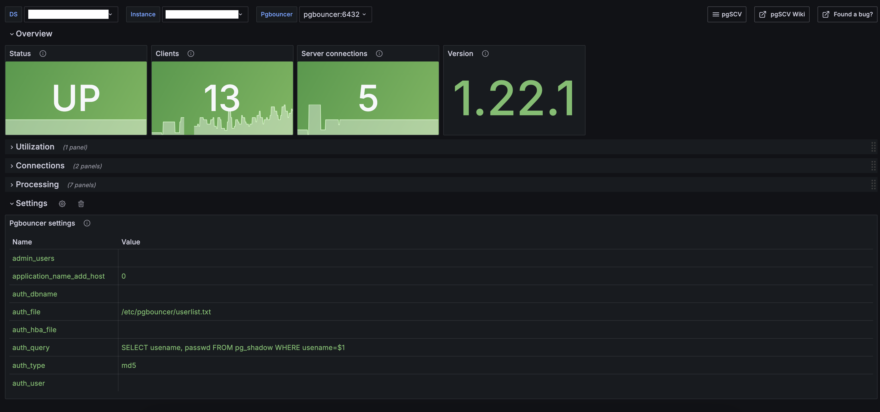
pgSCV’s Pgbouncer dashboard provides charts based on pgSCV Pgbouncer metrics - activity, processed workload, pools utilization, settings.
Data source config
Collector config:
Upload an updated version of an exported dashboard.json file from Grafana
| Revision | Description | Created | |
|---|---|---|---|
| Download |
PgBouncer
Easily monitor PgBouncer, a lightweight connection pooler for PostgreSQL databases, with Grafana Cloud's out-of-the-box monitoring solution.
Learn more