pgSCV: System (NEW)
System dashboard for pgSCV metrics (Prometheus version, pgSCV v0.9.7 edition)
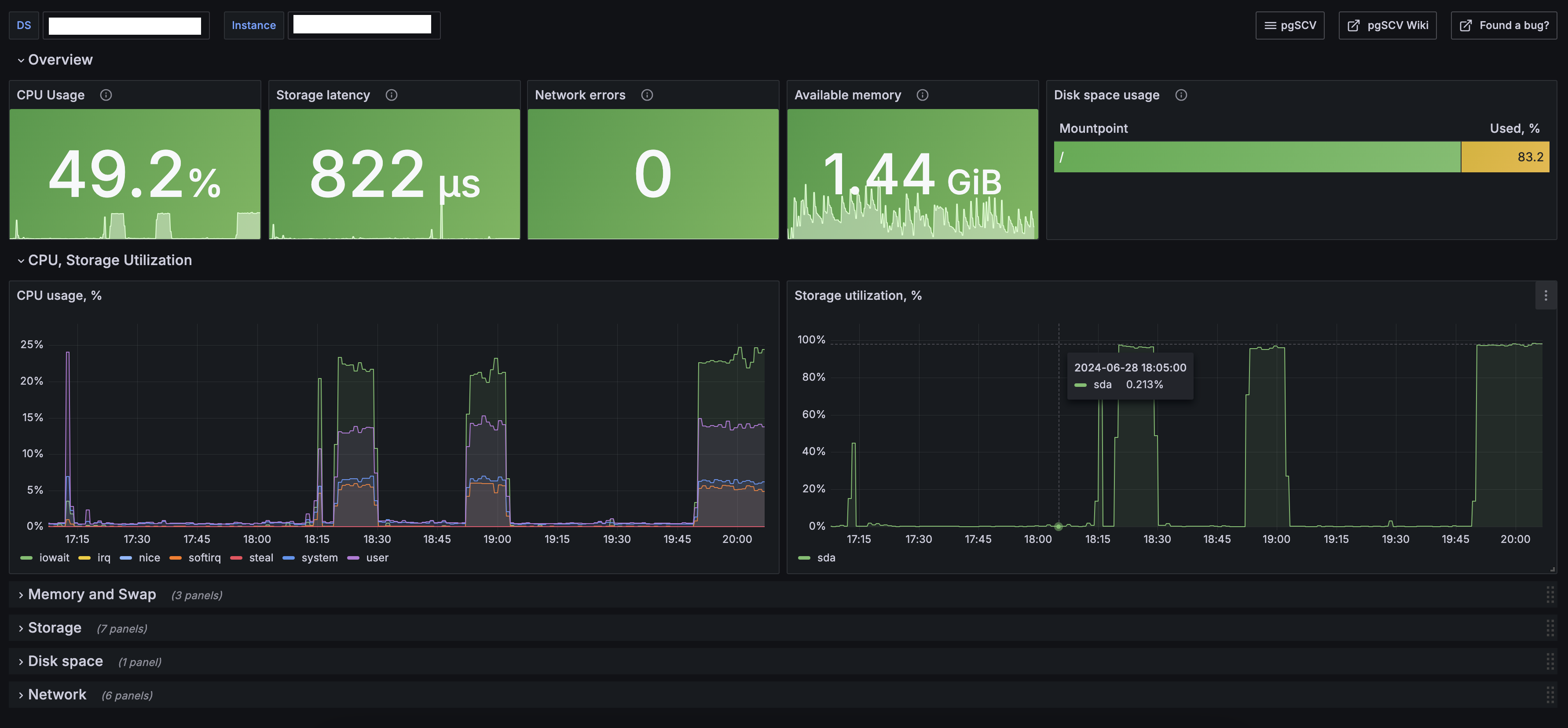
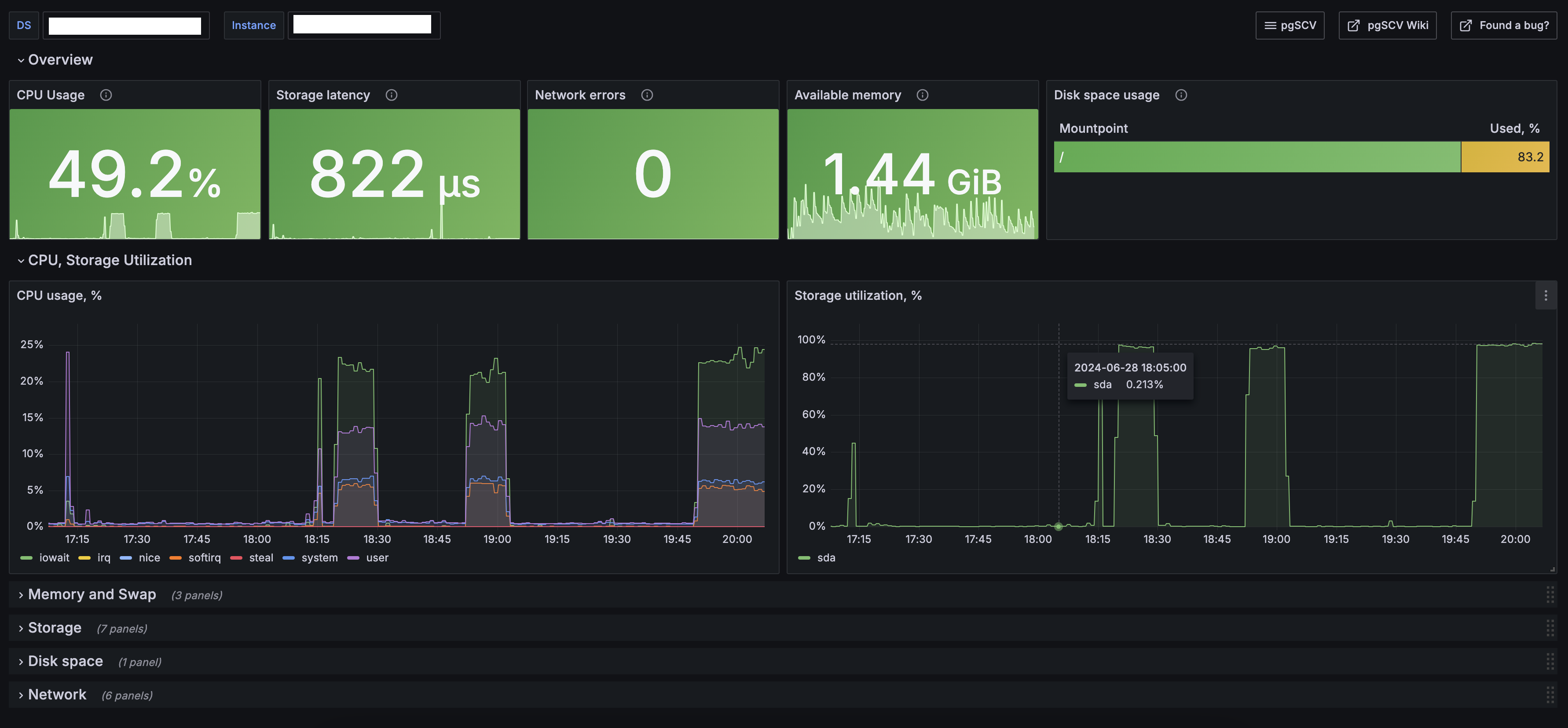
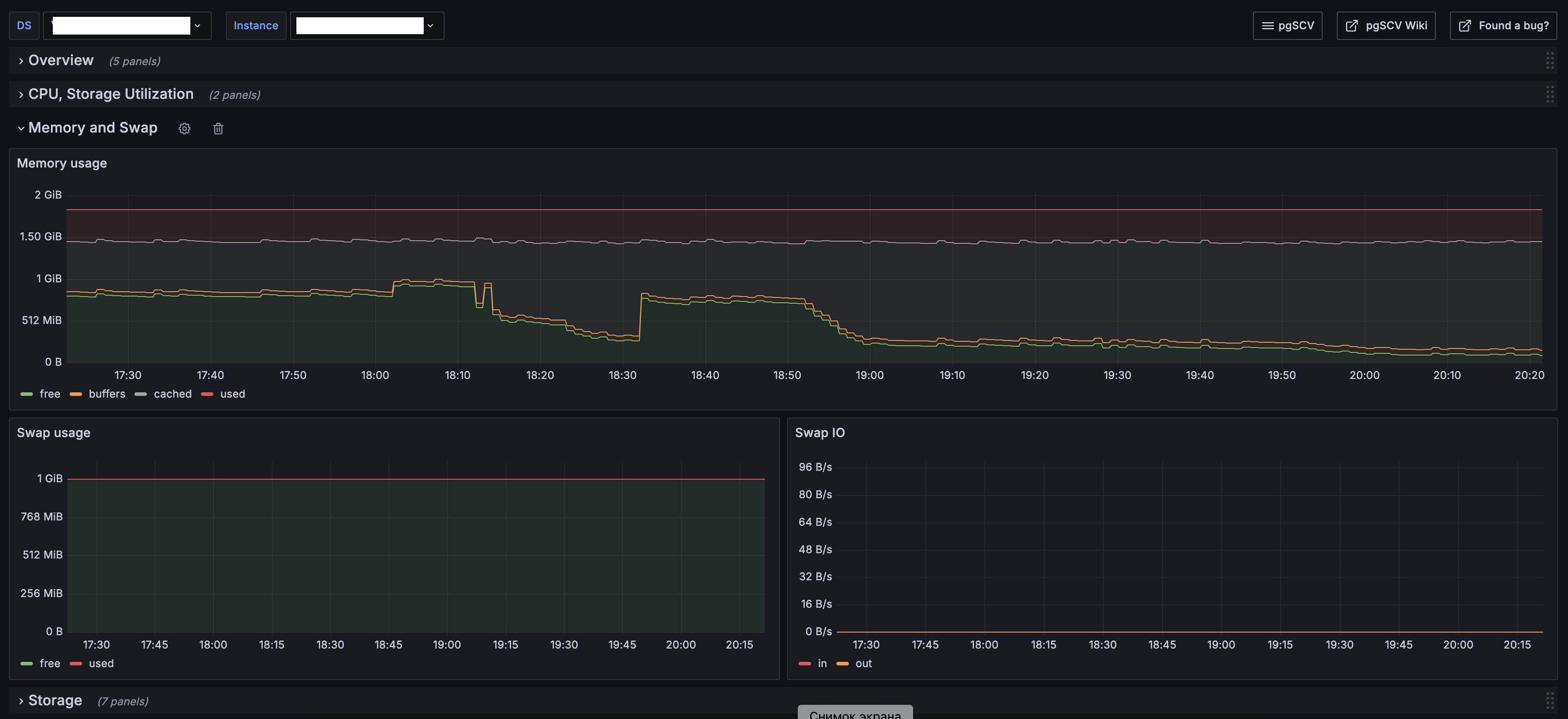
pgSCV’s system dashboard provides charts based on pgSCV system host metrics: CPU, storage, network, memory, etc.
Data source config
Collector config:
Upload an updated version of an exported dashboard.json file from Grafana
| Revision | Description | Created | |
|---|---|---|---|
| Download |
