AdGuard DNS Metrics
A dashboard for AdGuard DNS metrics.
Overview
This exporter is primarily intended to run as a sidecar container for AdGuard Home running in Kubernetes, enabling metrics visibility across multiple replica instances. It works by mounting to AdGuard’s work directory and reading lines from querylog.json, as demonstrated in the deployment example below. The exporter is written in Go and uses a distroless image running as nonroot to align with container best-practices.
Exporter sidecar container: https://hub.docker.com/r/sholdee/adguardexporter
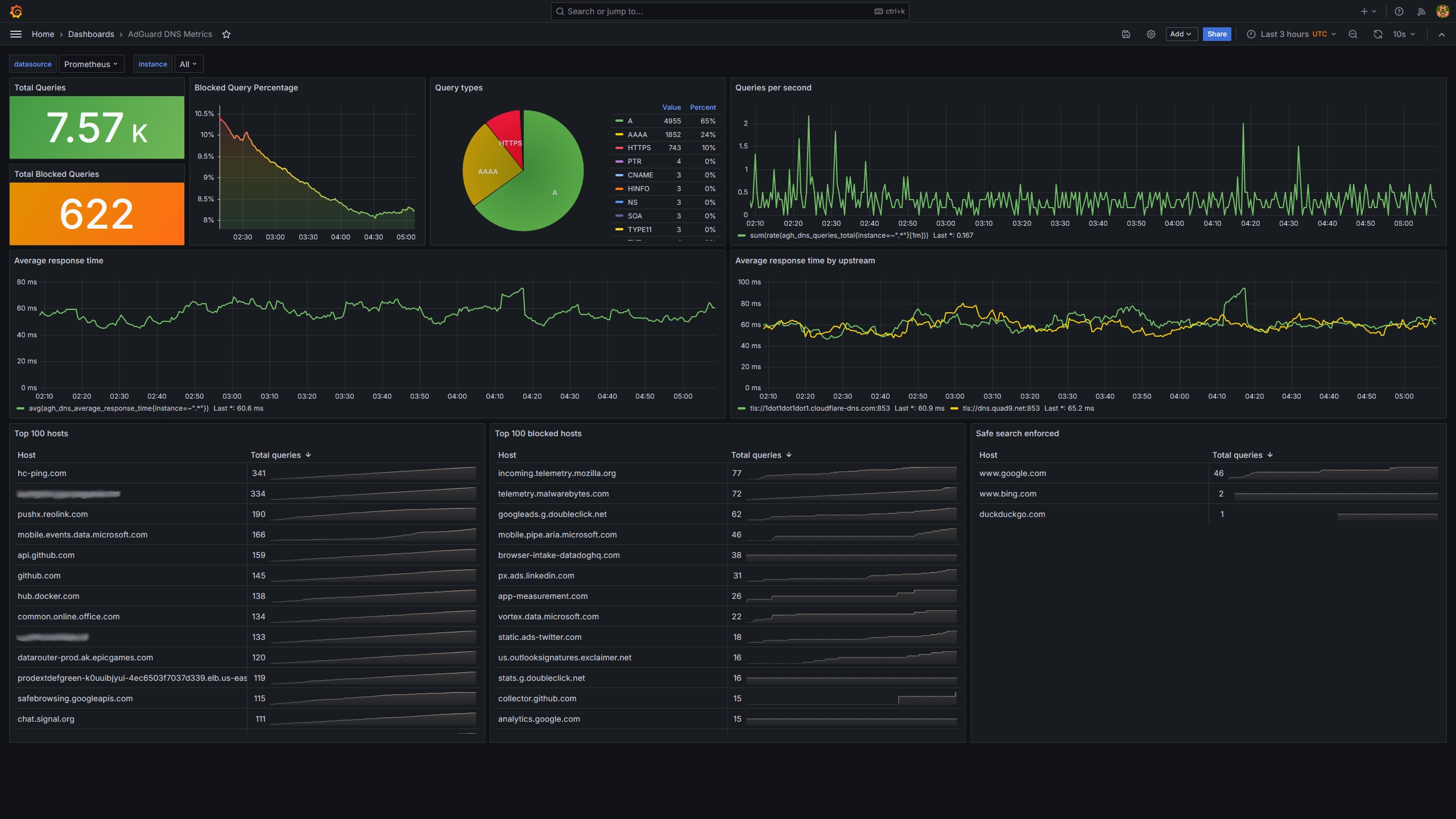
Available metrics:
agh_dns_queries_total: Total number of DNS queries
agh_blocked_dns_queries_total: Total number of blocked DNS queries
agh_dns_query_types_total: DNS query types and respective counts
agh_dns_query_hosts_total: Top 100 DNS query hosts
agh_blocked_dns_query_hosts_total: Top 100 blocked DNS query hosts
agh_safe_search_enforced_hosts_total: Safe search enforced hosts
agh_dns_average_response_time: Average response time of all queries in ms
agh_dns_average_upstream_response_time: Average response time of upstream servers in msHow to use this container.
Ensure that Adguard is configured to dump query log to file at regular interval using low size_memory setting. This example will cause queries to be logged every 5 lines:
secret.yaml
apiVersion: v1
kind: Secret
metadata:
name: adguard-secret
namespace: adguard
type: Opaque
stringData:
AdGuardHome.yaml: |
# ... [earlier configuration omitted]
querylog:
dir_path: ""
ignored:
- localhost
interval: 24h
size_memory: 5
enabled: true
file_enabled: true
# ... [remaining configuration omitted]Add the sidecar container to your existing Adguard deployment manifest.
deployment.yaml
apiVersion: apps/v1
kind: Deployment
metadata:
name: &app adguard
namespace: *app
spec:
replicas: 3
strategy:
type: RollingUpdate
selector:
matchLabels:
app: *app
template:
metadata:
labels:
app: *app
spec:
securityContext:
runAsNonRoot: true
runAsUser: 65532
runAsGroup: 65532
fsGroup: 65532
seccompProfile:
type: RuntimeDefault
topologySpreadConstraints:
- maxSkew: 1
topologyKey: kubernetes.io/hostname
whenUnsatisfiable: DoNotSchedule
labelSelector:
matchLabels:
app: *app
initContainers:
- name: adguard-init
image: busybox:1.36.1
securityContext:
capabilities:
drop:
- ALL
readOnlyRootFilesystem: true
runAsNonRoot: true
runAsUser: 65532
runAsGroup: 65532
allowPrivilegeEscalation: false
imagePullPolicy: IfNotPresent
command: ["sh", "-c", "cp /home/AdGuardHome.yaml /config/AdGuardHome.yaml; chmod 644 /config/AdGuardHome.yaml"]
volumeMounts:
- mountPath: /home
name: adguard-secret
- mountPath: /config
name: adguard-conf
containers:
- name: adguard-home
image: adguard/adguardhome:v0.107.52
securityContext:
capabilities:
drop:
- ALL
add:
- NET_BIND_SERVICE
readOnlyRootFilesystem: true
runAsNonRoot: true
runAsUser: 65532
runAsGroup: 65532
allowPrivilegeEscalation: false
imagePullPolicy: IfNotPresent
ports:
- containerPort: 53
name: dns
protocol: UDP
- containerPort: 53
name: dnstcp
protocol: TCP
- containerPort: 3000
name: http-initial
protocol: TCP
- containerPort: 80
name: http
protocol: TCP
volumeMounts:
- name: adguard-data
mountPath: /opt/adguardhome/work
- name: adguard-conf
mountPath: /opt/adguardhome/conf
resources:
requests:
memory: 150Mi
cpu: "15m"
limits:
memory: 400Mi
livenessProbe: &probe
exec:
command:
- /bin/sh
- -c
- nslookup localhost 127.0.0.1
readinessProbe: *probe
- name: adguard-exporter
image: ghcr.io/sholdee/adguard-exporter:v2.0.2
securityContext:
capabilities:
drop:
- ALL
readOnlyRootFilesystem: true
runAsNonRoot: true
runAsUser: 65532
runAsGroup: 65532
allowPrivilegeEscalation: false
imagePullPolicy: IfNotPresent
ports:
- containerPort: 8000
name: metrics
protocol: TCP
volumeMounts:
- name: adguard-data
mountPath: /opt/adguardhome/work
livenessProbe:
httpGet:
path: /livez
port: metrics
readinessProbe:
httpGet:
path: /readyz
port: metrics
volumes:
- emptyDir: {}
name: adguard-data
- emptyDir: {}
name: adguard-conf
- name: adguard-secret
secret:
secretName: adguard-secretAdd metrics port to service definition
service.yaml
apiVersion: v1
kind: Service
metadata:
name: adguard-http
namespace: adguard
labels:
app: adguard
spec:
selector:
app: adguard
ports:
- protocol: TCP
port: 80
targetPort: 80
name: http
- port: 8000
protocol: TCP
targetPort: 8000
name: metrics
type: ClusterIPCreate a service monitor for Prometheus to start scraping metrics.
servicemonitor.yaml
apiVersion: monitoring.coreos.com/v1
kind: ServiceMonitor
metadata:
name: adguard-metrics
namespace: adguard
labels:
app: adguard
spec:
selector:
matchLabels:
app: adguard
namespaceSelector:
matchNames:
- adguard
endpoints:
- port: metrics
interval: 30s
path: /metricsData source config
Collector config:
Upload an updated version of an exported dashboard.json file from Grafana
| Revision | Description | Created | |
|---|---|---|---|
| Download |
