KumoMTA
Monitor your KumoMTA instances
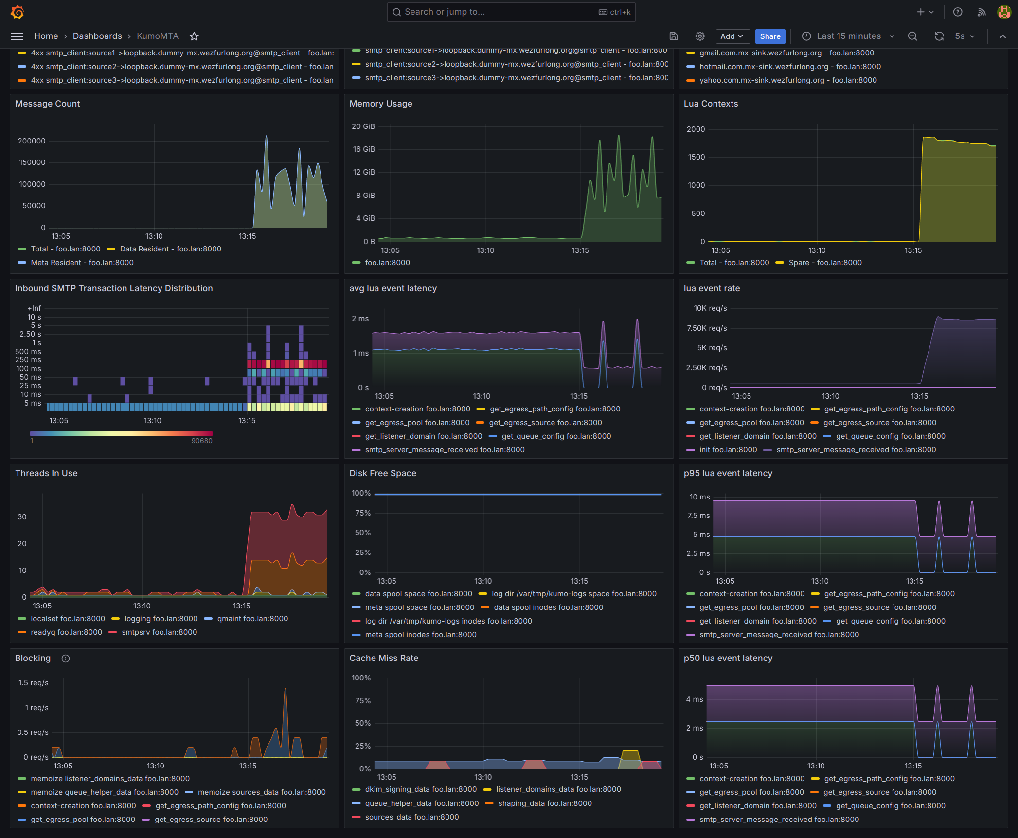
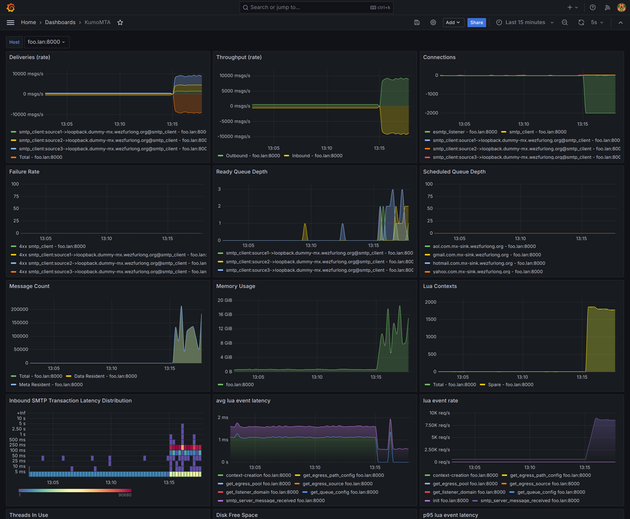
This dashboard helps you to keep track of multiple KumoMTA instances. KumoMTA is the first Open-Source high-performance MTA developed from the ground-up for high-volume email sending environments.
Recommended Prometheus scraper configuration is:
scrape_configs:
- job_name: kumomta
scrape_interval: 5s
metrics_path: /metrics
static_configs:
- targets:
- 'kumomta-1:8000'
- 'kumomta-2:8000'The targets must be running an HTTP listener on the port you specified. See start_http_listener in the KumoMTA documentation for more details.
Data source config
Collector config:
Upload an updated version of an exported dashboard.json file from Grafana
| Revision | Description | Created | |
|---|---|---|---|
| Download |
