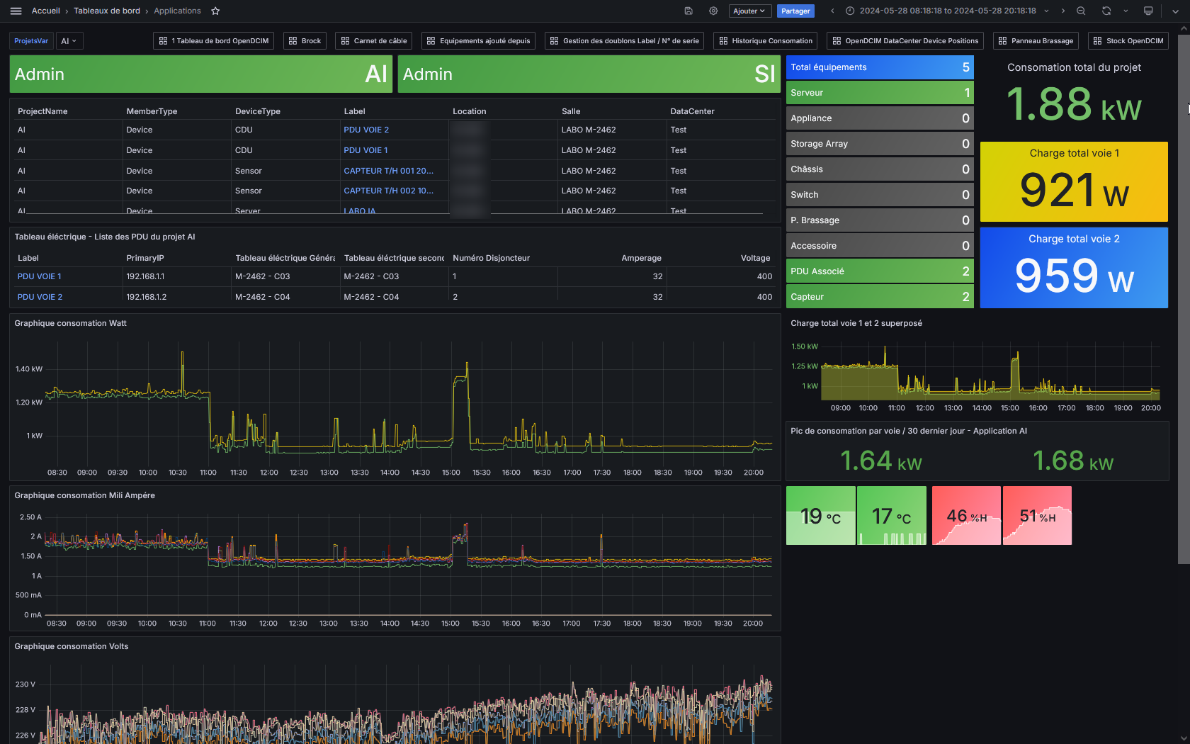
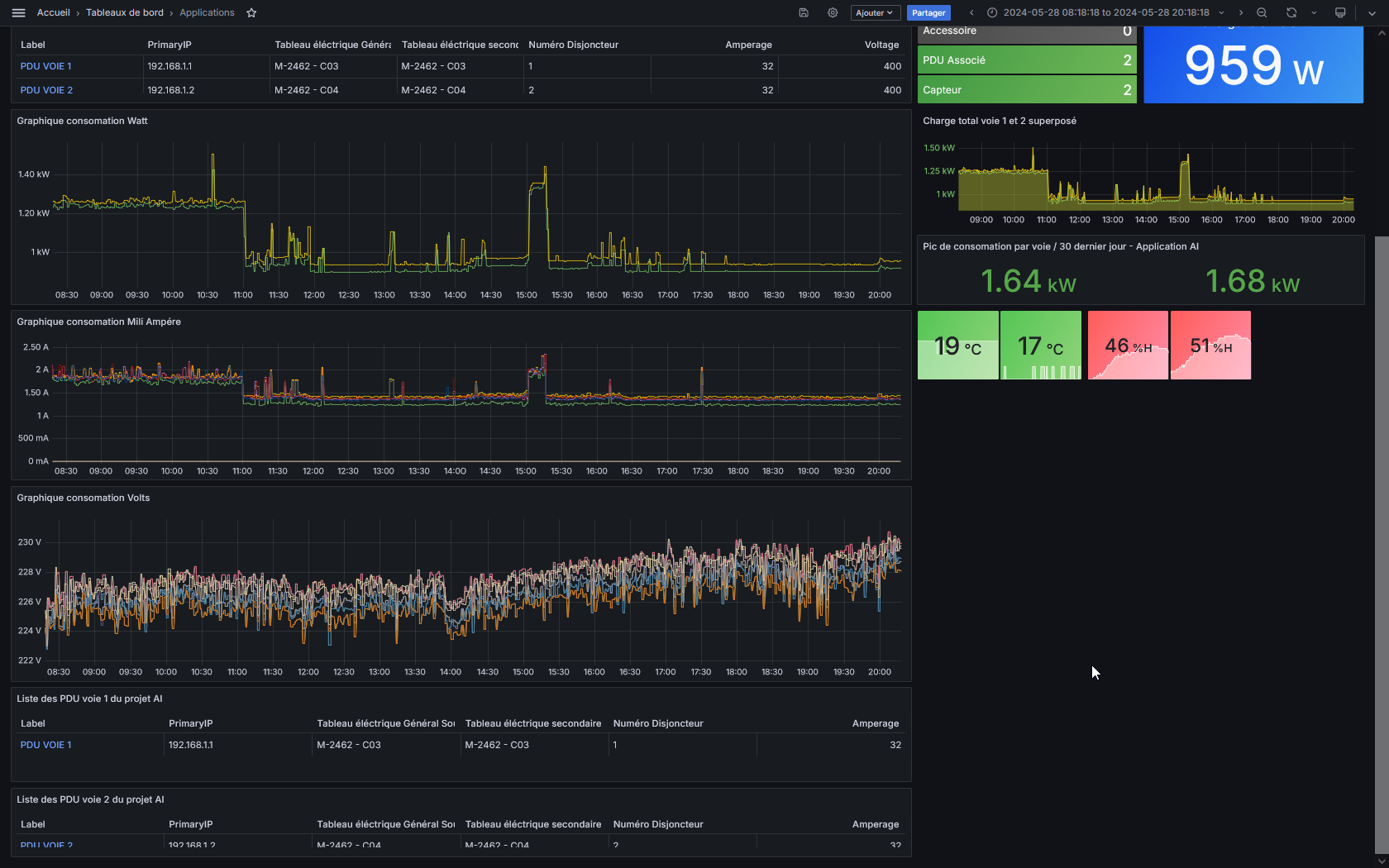
OpenDCIM Applications Projects
List select Projects and show devices and power consumption metric Prometheus
A variable displays the list of projects in a list selection, the visuals display the data according to the chosen project and the watt consumption according to the project's PDU, IP identifier “$IPlist” to consult metrics on Prometheus Show Power panels parents of PDU
Contact -> #opendcim.france@"gmail.com"#
Data source config
Collector config:
Upload an updated version of an exported dashboard.json file from Grafana
| Revision | Description | Created | |
|---|---|---|---|
| Download |
