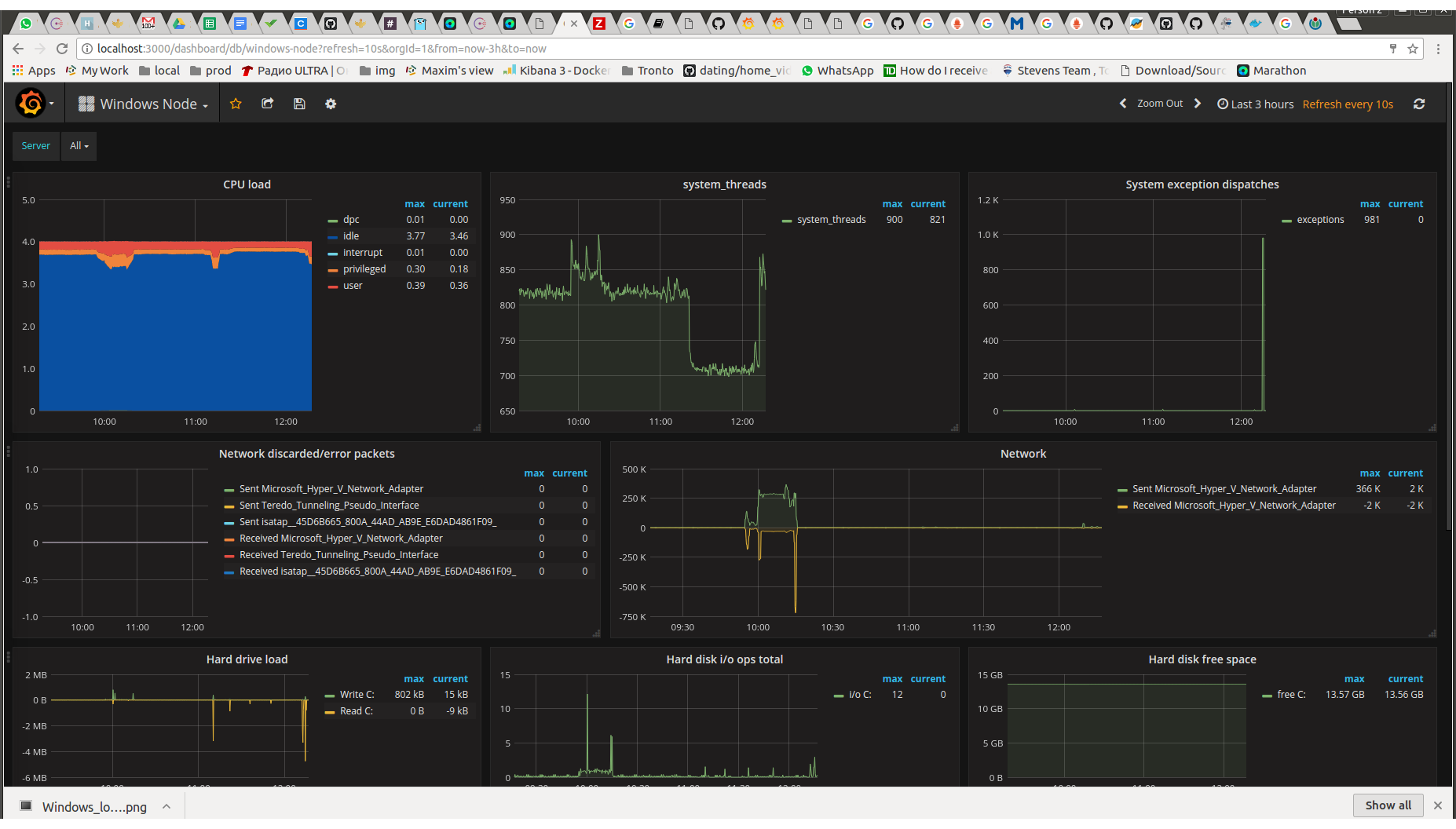
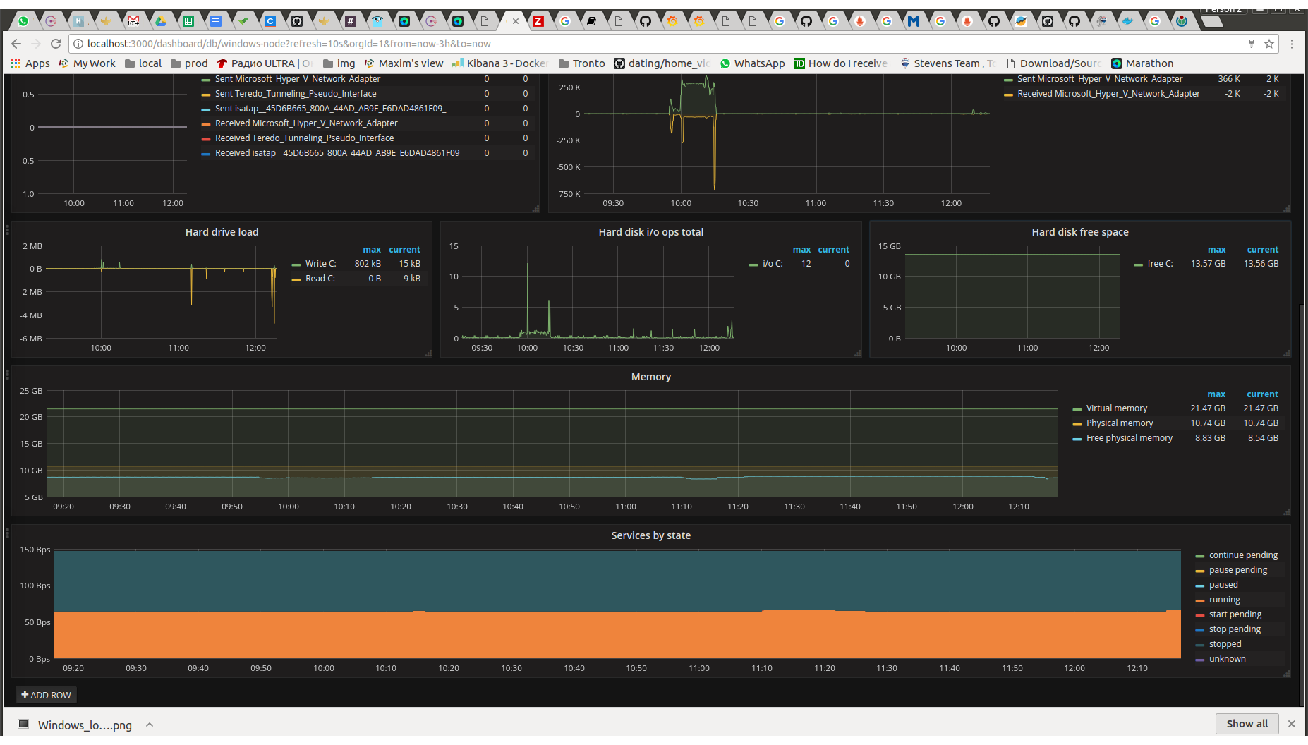
Windows Node
General stats dashboard with node selector, uses metrics from wmi_exporter
Uses metrics from https://github.com/martinlindhe/wmi_exporter
Features:
- Node selector
- Summary CPU load
- Memory stats
- Network load
- Hard disks usage
- Service state summary
Prometheus config:
- job_name: 'win-exporter'
static_configs:
- targets: ['192.168.0.1:9182']
192.168.0.1 - Windows node where wmi_exporter is installed
Use ['192.168.0.1:9182', '192.168.0.2:9182'] for multiple hosts
Data source config
Collector config:
Upload an updated version of an exported dashboard.json file from Grafana
| Revision | Description | Created | |
|---|---|---|---|
| Download |
Linux Server
Monitor Linux with Grafana. Easily monitor your Linux deployment with Grafana Cloud's out-of-the-box monitoring solution.
Learn more