Obirdability: Bird song monitoring
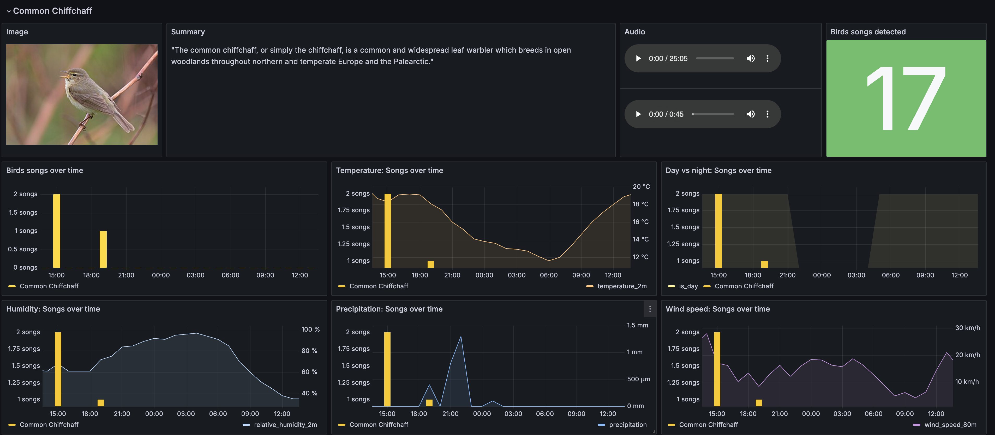
Dashboards for bird song monitoring using Loki, Mimir, Infinity and Google Sheets data sources.
Dashboards for bird song monitoring using Loki, Mimir, Infinity and Google Sheets data sources.
Data source config
Collector config:
Upload an updated version of an exported dashboard.json file from Grafana
| Revision | Description | Created | |
|---|---|---|---|
| Download |
