Datavolo Runtime Overview
A quick overview of the flow running in a Datavolo Runtime, powered by Apache NiFi.
Datavolo Runtimes, powered by Apache NiFi, replace single-use, point-to-point code with fast, flexible, reusable pipelines, freeing you to focus on what matters most—doing incredible work.
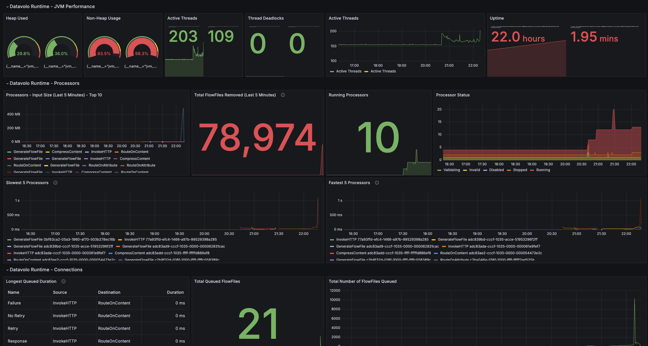
This dashboard provides an overview of the data pipeline’s performance, focusing on Processors, Connections, and the JVM. Pinpoint bottlenecks, analyze throughput trends, and experience more ways that Datavolo enables the 10X data engineer!
Data source config
Collector config:
Upload an updated version of an exported dashboard.json file from Grafana
| Revision | Description | Created | |
|---|---|---|---|
| Download |
