MadelineProto
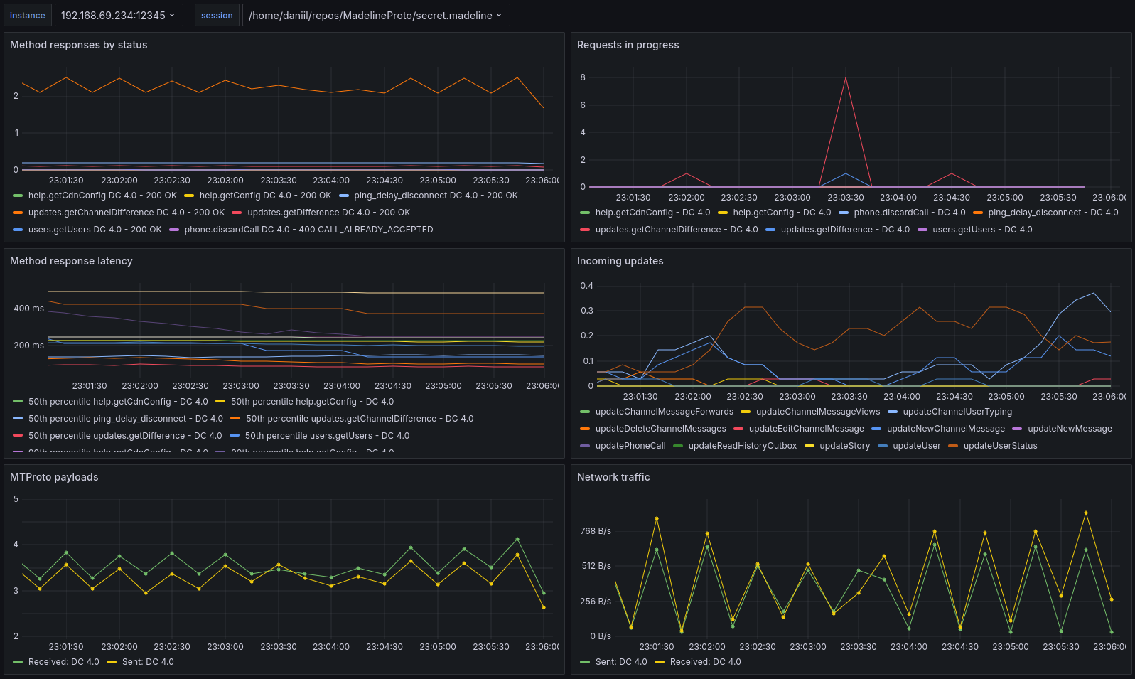
A Grafana dashboard for MadelineProto's new Prometheus metrics!
Official dashboard for MadelineProto’s new Prometheus metrics!
See the official MadelineProto grafana docs for full installation instructions!
Data source config
Collector config:
Upload an updated version of an exported dashboard.json file from Grafana
| Revision | Description | Created | |
|---|---|---|---|
| Download |
