Celestia Consensus & Validator Node
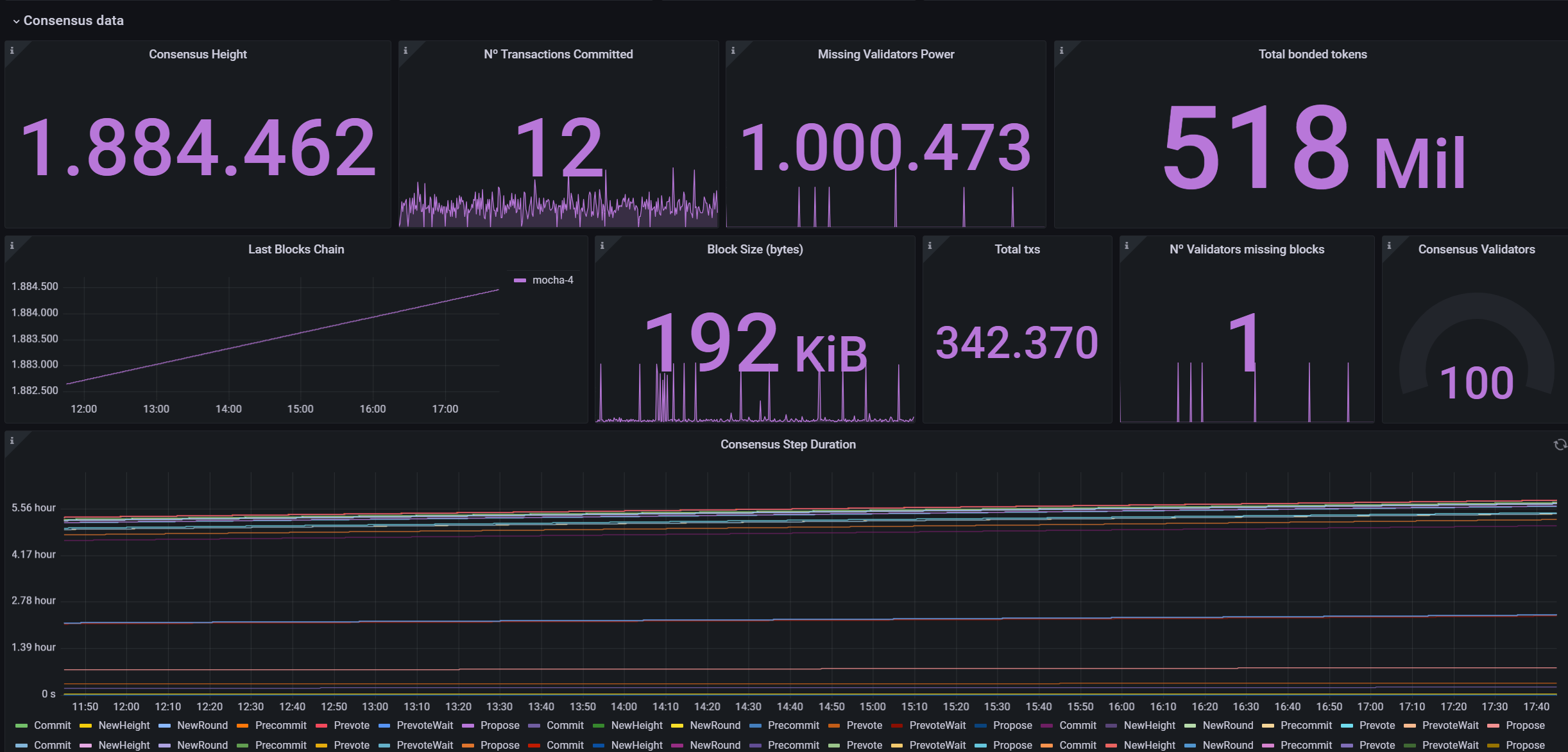
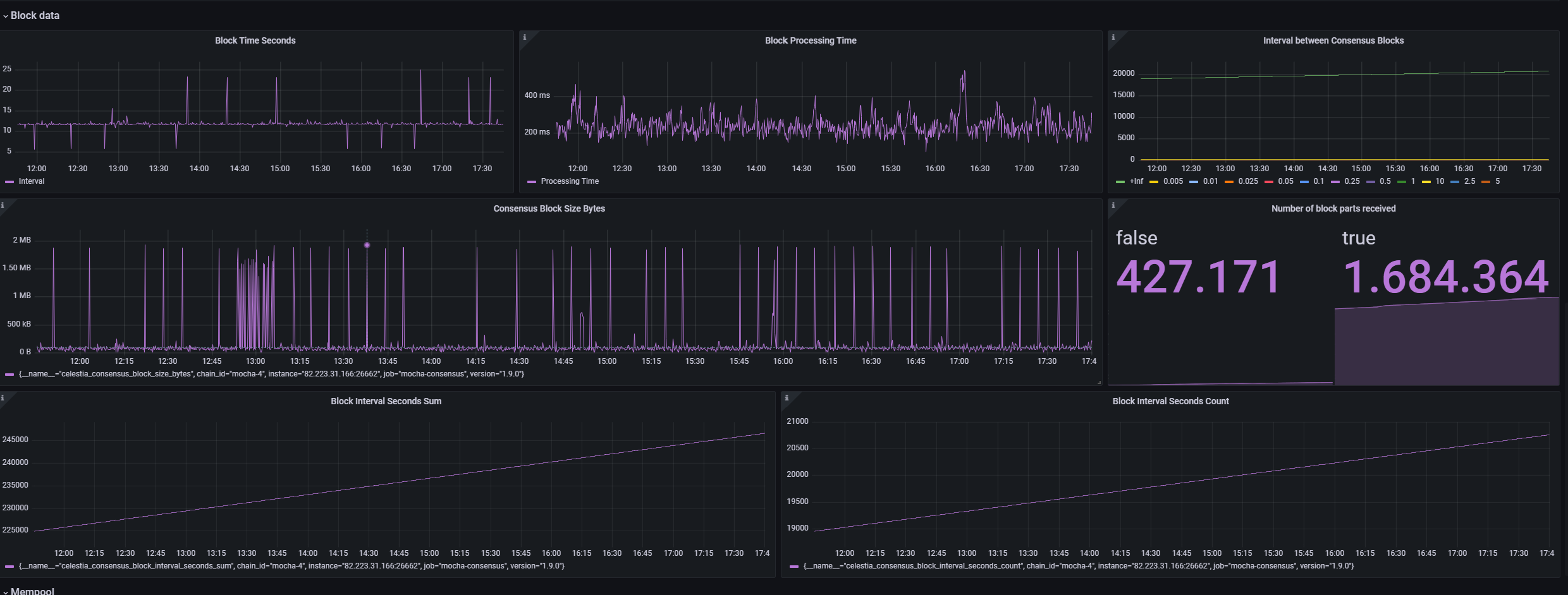
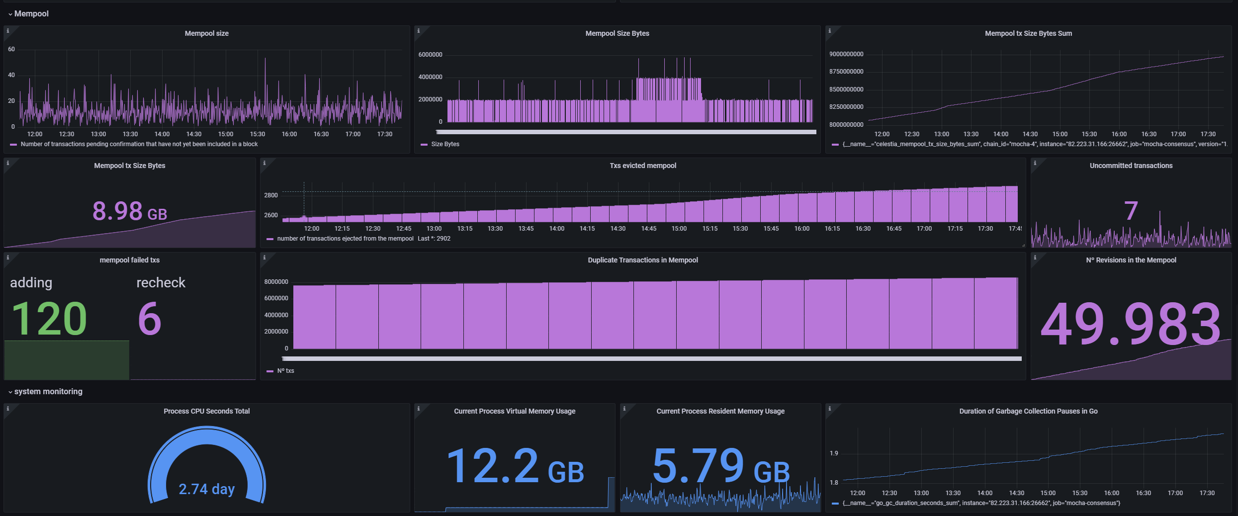
This Grafana dashboard provides a comprehensive and detailed view of the state and activity of nodes within the Celestia consensus system, allowing network administrators and developers to monitor various critical aspects of the infrastructure in real time. The interface is designed to facilitate the tracking of node synchronization performance and efficiency, as well as the participation and voting power of validators within the network. Through this panel, users can quickly identify potential issues or confirm the proper functioning of the system, ensuring optimal operation and network security for Celestia's blockchain. This resource is essential for maintaining transparency and effectiveness in upholding the integrity of the blockchain.
This Grafana dashboard provides a comprehensive and detailed view of the state and activity of nodes in the Celestia consensus system, enabling network administrators and developers to monitor critical aspects of the infrastructure in real time, with each metric documented and a documentation link available at https://github.com/Cumulo-pro/Celestia-monitoring/blob/main/grafana_consensus%20/grafana_consensus_metrics.md.
Data source config
Collector config:
Upload an updated version of an exported dashboard.json file from Grafana
| Revision | Description | Created | |
|---|---|---|---|
| Download |
Linux Server
Monitor Linux with Grafana. Easily monitor your Linux deployment with Grafana Cloud's out-of-the-box monitoring solution.
Learn more