OPNSense Exporter
Dashboard for the OPNsense Prometheus Exporter https://github.com/AthennaMind/opnsense-exporter From the AthennaMind Team
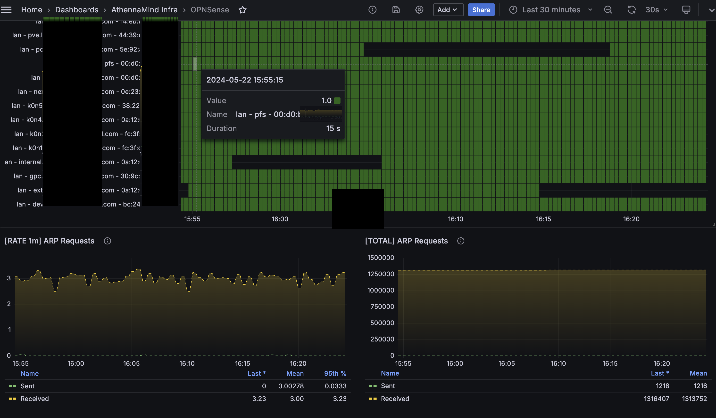
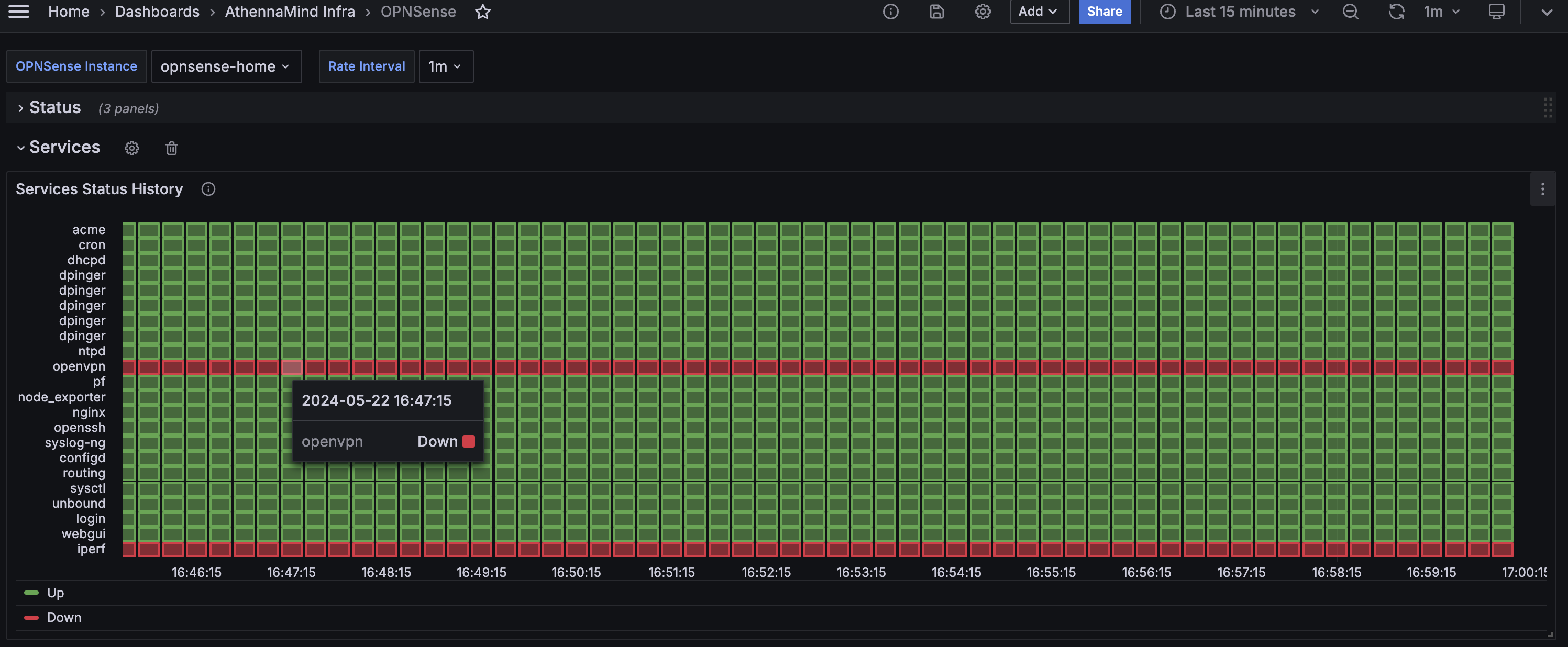
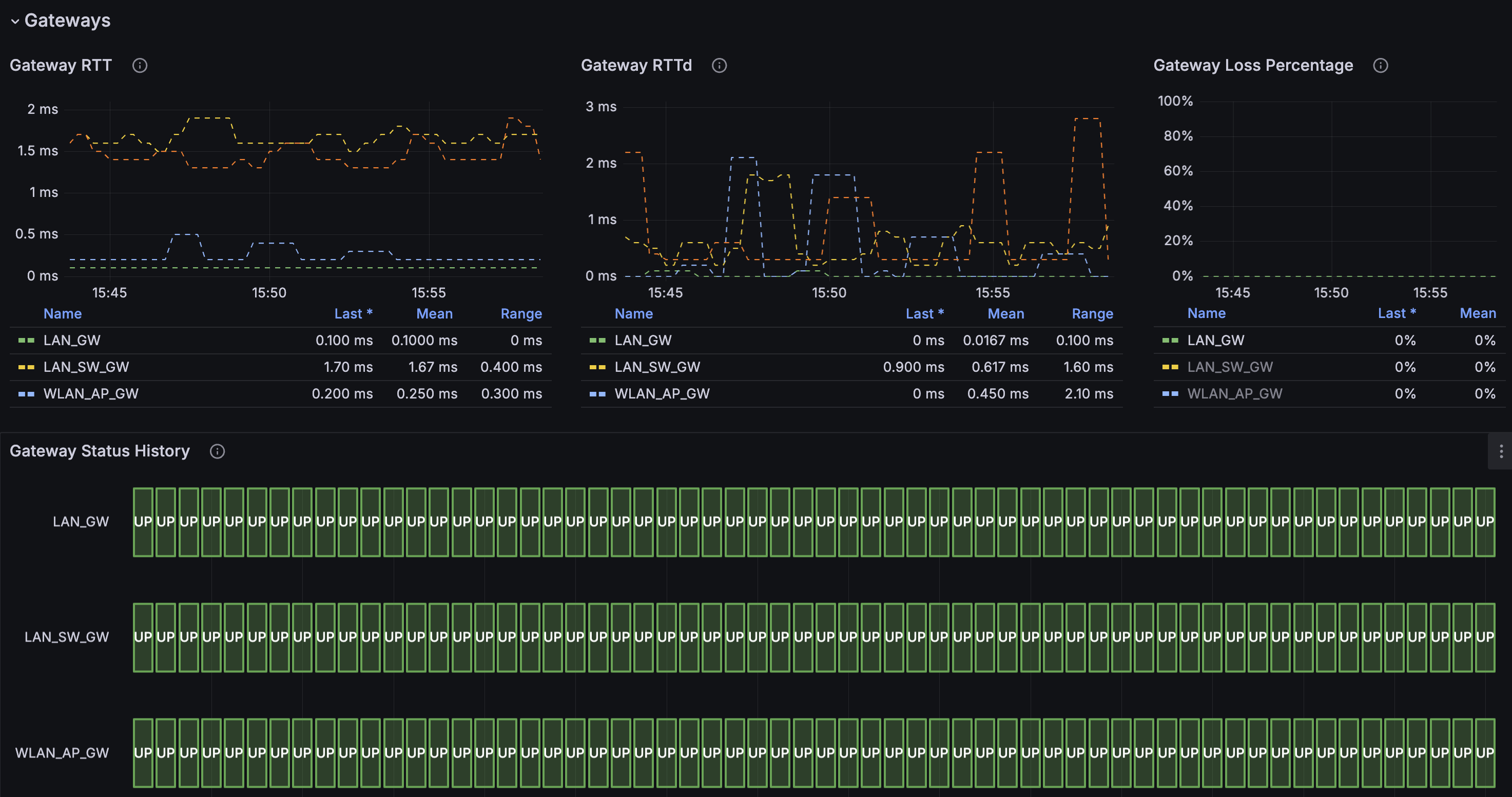
Focusing specifically on OPNsense, this exporter provides metrics about OPNsense, the plugin ecosystem and the services running on the firewall.
Data source config
Collector config:
Upload an updated version of an exported dashboard.json file from Grafana
| Revision | Description | Created | |
|---|---|---|---|
| Download |
