Chaos Mesh / StressChaos
A dashboard for visualizing metrics related to Chaos Mesh StressChaos experiments.
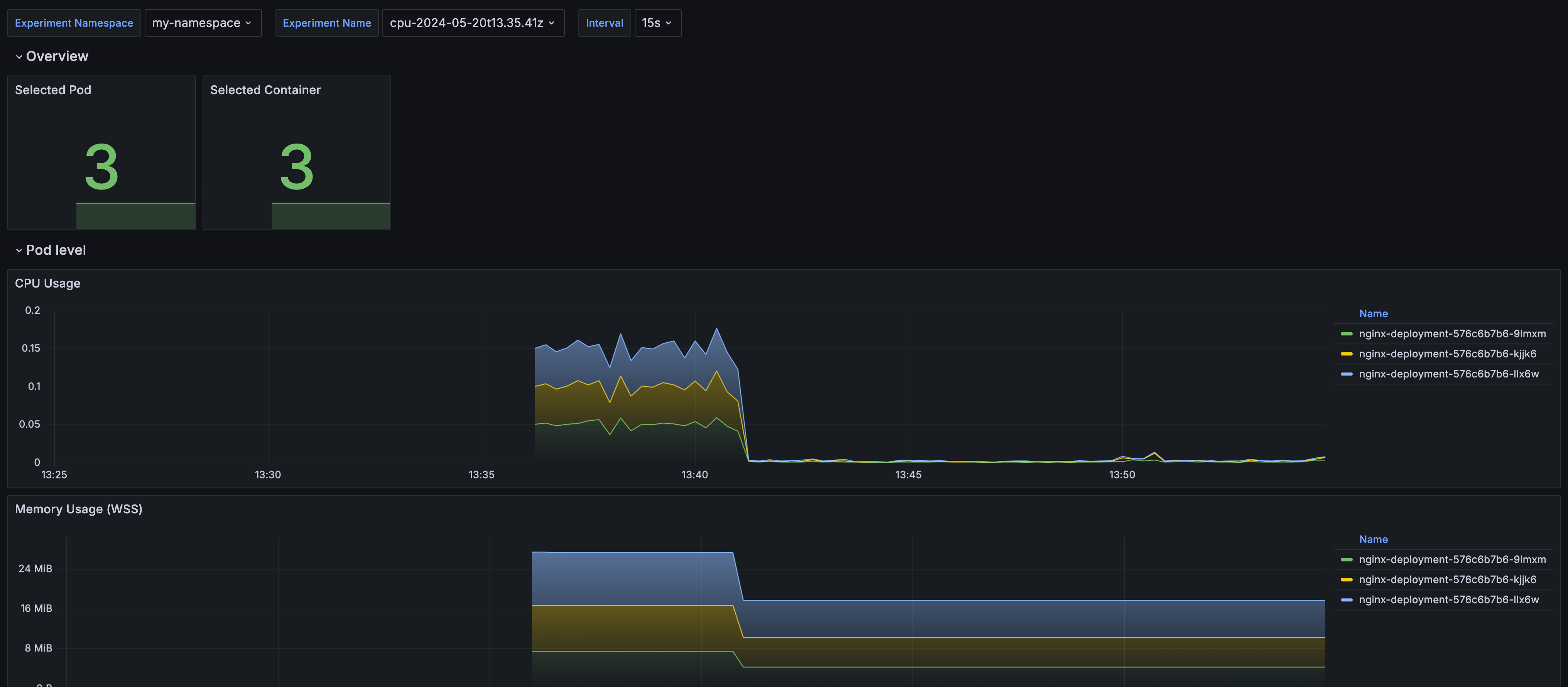
A dashboard for visualizing metrics related to Chaos Mesh StressChaos experiments. Please note that this dashboard requires a drafted feature of Chaos Mesh, see: https://github.com/chaos-mesh/rfcs/pull/47
Data source config
Collector config:
Upload an updated version of an exported dashboard.json file from Grafana
| Revision | Description | Created | |
|---|---|---|---|
| Download |
