Livebox
Dashboard for Livebox Exporter. See https://github.com/eric-b/livebox-exporter
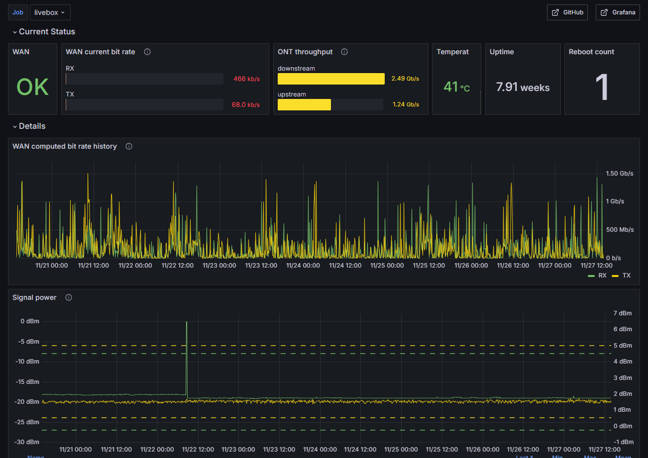
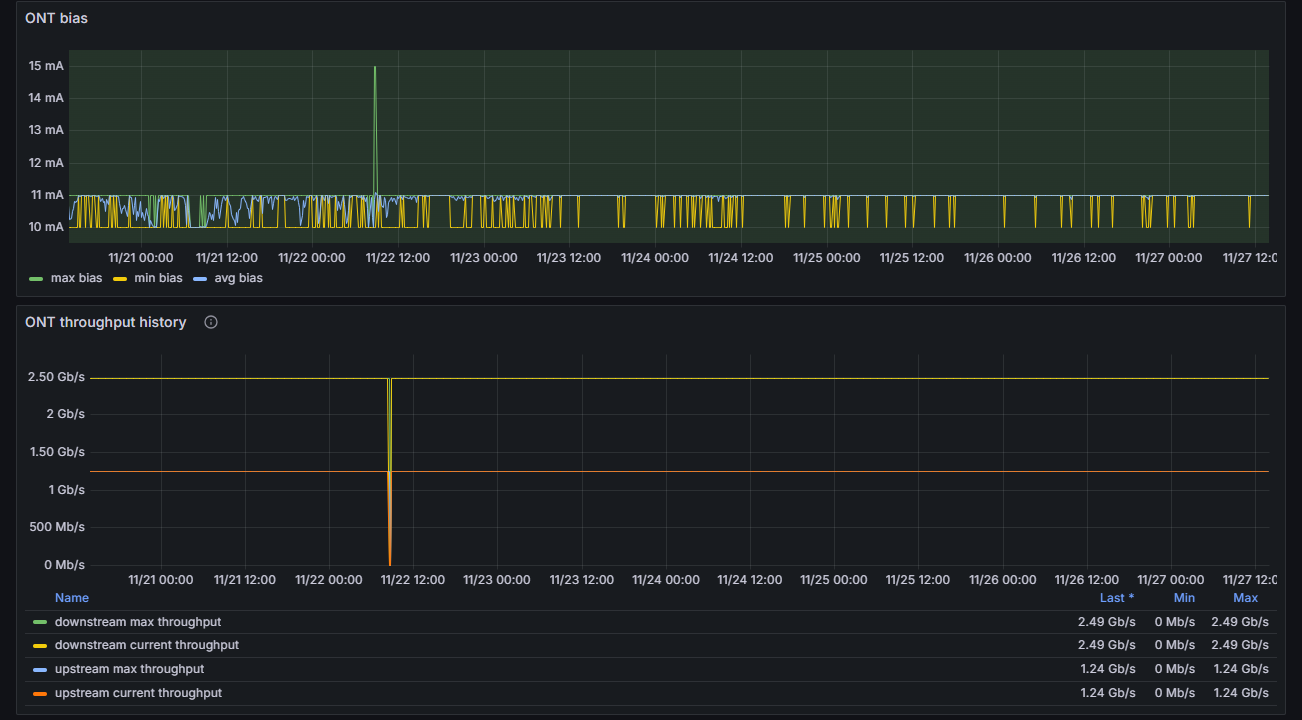
Displays basic status and stats of WAN (ONT) connection of a Livebox 5 (router).
Requires livebox-exporter available at https://github.com/eric-b/livebox-exporter
Scrape config in ‘/etc/prometheus/prometheus.yml’:
- job_name: 'livebox'
scheme: http
static_configs:
- targets: ["localhost:9105"]Data source config
Collector config:
Upload an updated version of an exported dashboard.json file from Grafana
| Revision | Description | Created | |
|---|---|---|---|
| Download |
