KAFKA Dashboard CN 20240520 StarsL.cn
【中文版本】2024.05.20更新,基于Prometheus的kafka_exporter,KAFKA资源全面展示!包括KAFKA整体的资源状态,生产者与消费者关系,消息积压的明细信息,生产与消费的速率,以及各分区的积压与消费明细。https://grafana.com/orgs/starsliao/dashboards
KAFKA监控一条龙:史上最强Kafka看板+监控配置与告警规则
https://mp.weixin.qq.com/s/ZG3DjRoJ3IDeln-_KbvTDQ
KAFKA Grafana Dashboard
【中文版本】2024.05.20更新,基于Prometheus的kafka_exporter,KAFKA资源展示、问题排查、快速积压分析!
- 看板的所有Panel支持最新样式,优化展示性能,已兼容Grafana10.X版本.
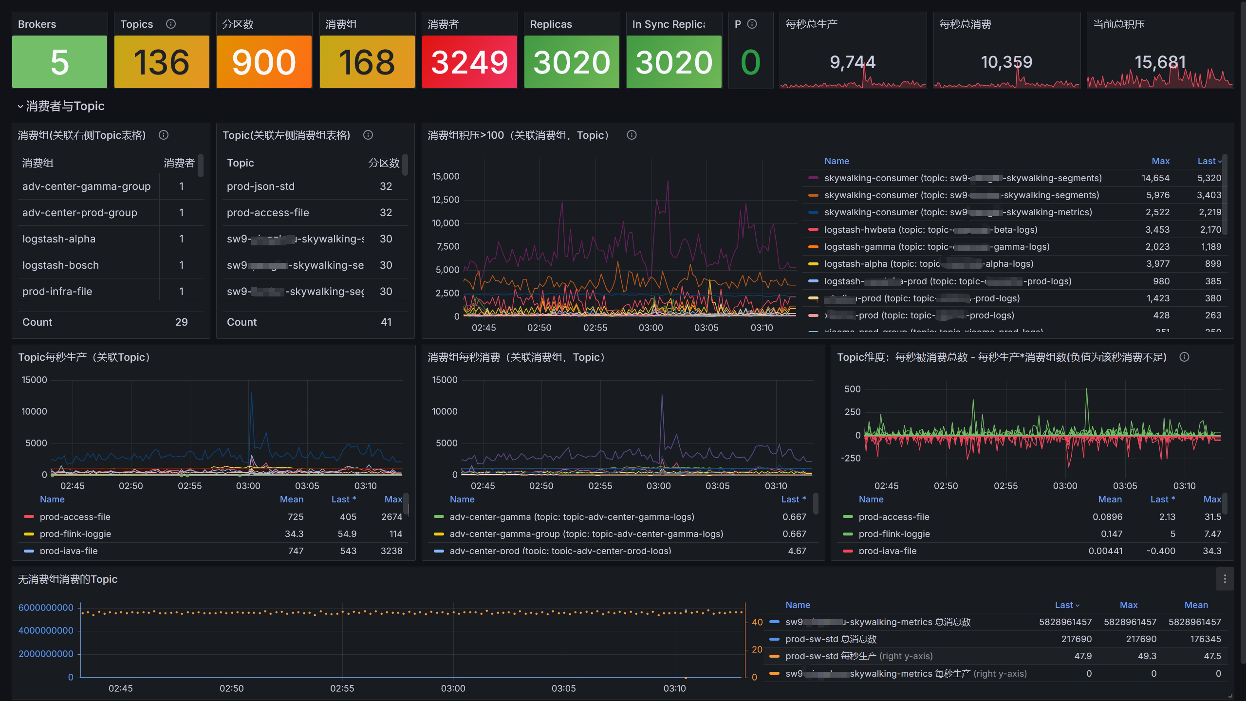
- 包括KAFKA整体的资源状态,
- 生产者与消费者关系
- 消息积压的明细信息
- 生产与消费的速率
- 异常的消费与Topic展示
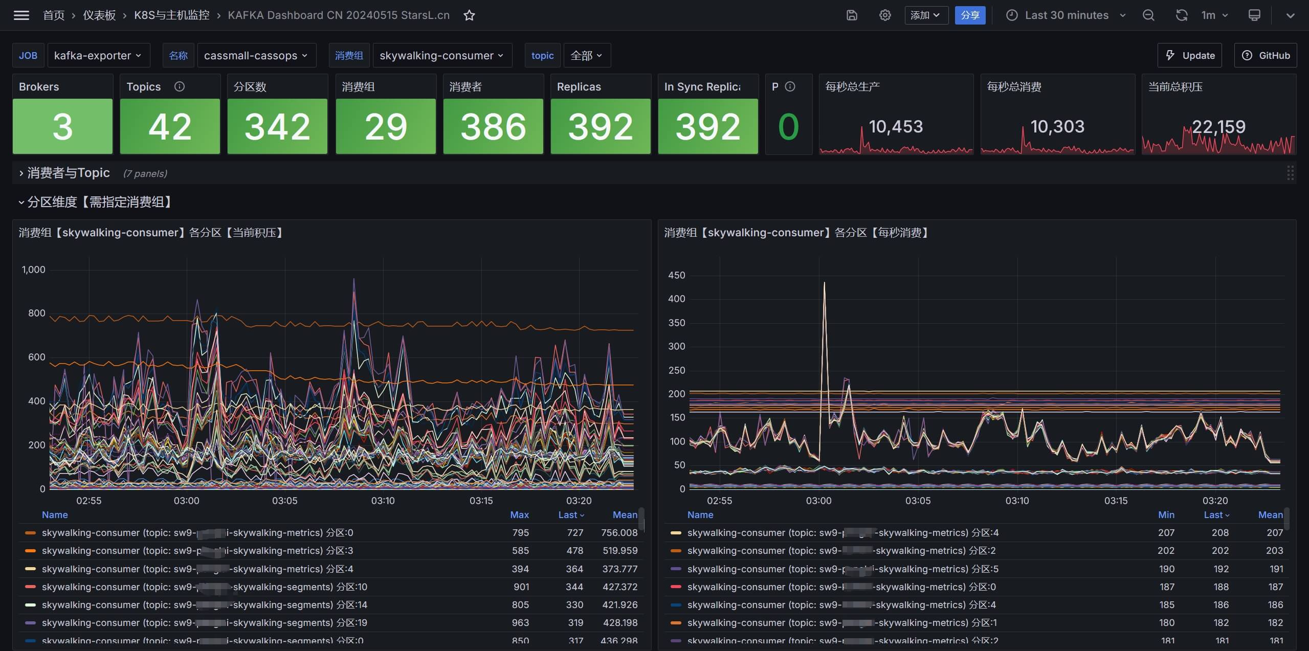
- 分区级别的积压与消费明细
赞赏与关注公众号【云原生DevOps】加入交流群(请备注:kafka),获取更多…
如果看不到图片请点击该链接:https://starsl.cn/static/img/thanks.png

截图
- 全局信息、消费者与Topic、异常与积压分析
- 分区维度明细
看板下载
- Grafana看板ID:21078
- Grafana看板地址:https://grafana.com/grafana/dashboards/21078
- 项目仓库:https://github.com/starsliao/Prometheus/tree/master/kafka
Data source config
Collector config:
Upload an updated version of an exported dashboard.json file from Grafana
| Revision | Description | Created | |
|---|---|---|---|
| Download |
Kafka
Easily monitor your Kafka deployment with Grafana Cloud's out-of-the-box monitoring solution.
Learn more