DORA Version Control System Capability Metrics
Displays the Trunk Based Development and Pervasive Security capabilities with accompanying signals. These metrics are scraped using the OpenTelemetry GitHub (or soon to come GitLab) Receiver.
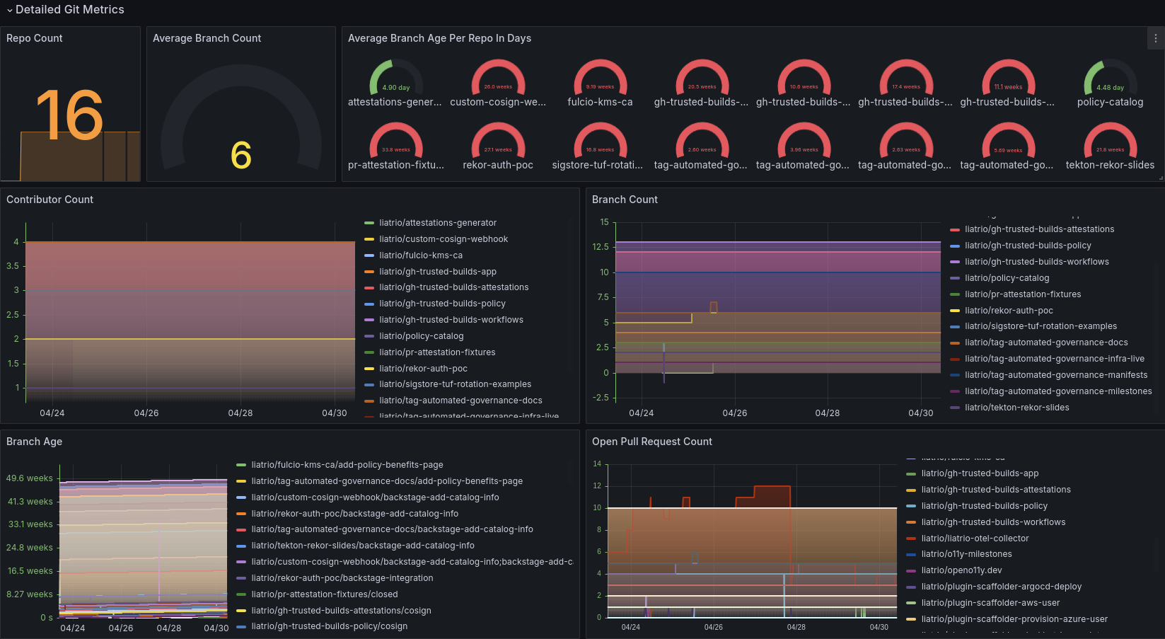
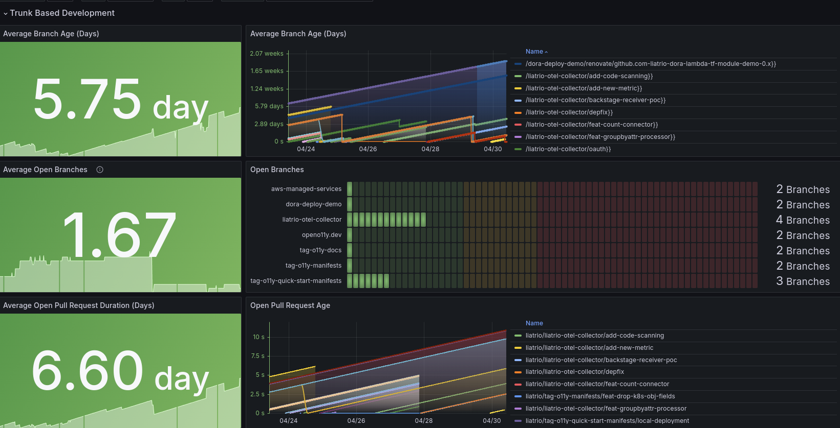
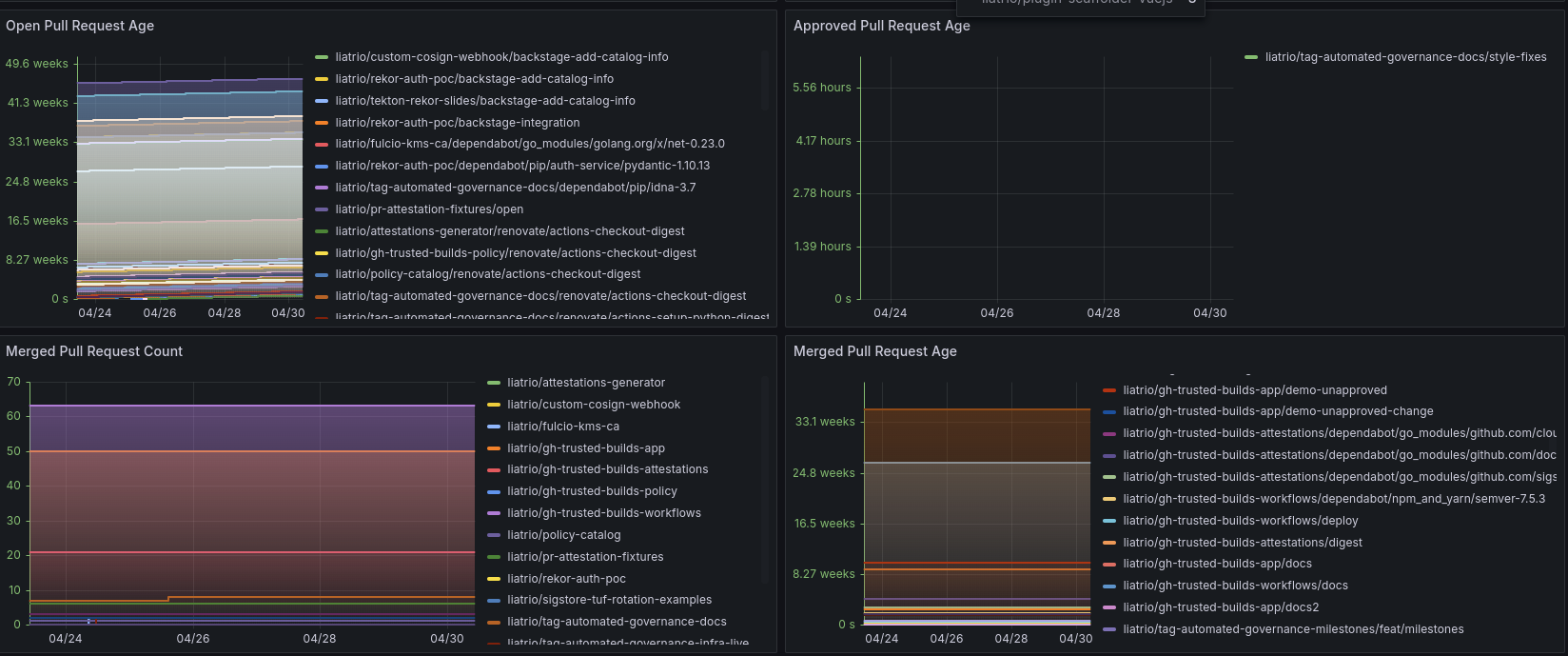
Displays the Trunk Based Development and Small Batch Delivery capabilities with accompanying signals. These metrics are retrieved from the OpenTelemetry GitHub Receiver. The upstream contribution only has GitHub and does not contain security metrics from GHAS. GitLab may can be found in the Liatrio OTEL Collector Distribution.
- To learn more about the GitHub Receiver check here
- To learn more about the signals check openo11y.dev and dora.dev.
An example configuration can be found at this GitHub Gist and is also defined below:
extensions:
bearertokenauth/team1:
token: ${env:TOKEN}
receivers:
github/team1:
initial_delay: 10s
collection_interval: 300s
scrapers:
scraper:
github_org: myorg
auth:
authenticator: bearertokenauth/team1
metrics:
vcs.contributor.count:
enabled: true
# 09/16/24 - CVE metrics are only in the Liatrio Distro at this time.
vcs.cve.count:
enabled: true
service:
extensions: [bearertokenauth/team1]
pipelines:
metrics:
receivers: [github/team1]
processors: []
exporters: [debug, otlp]Data source config
Collector config:
Upload an updated version of an exported dashboard.json file from Grafana
| Revision | Description | Created | |
|---|---|---|---|
| Download |
