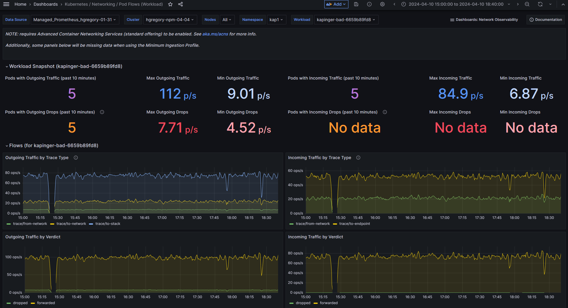
Kubernetes / Networking / Pod Flows (Workload)
NOTE: requires Advanced Container Networking Services (standard offering) to be enabled. See aka.ms/acns for more info.
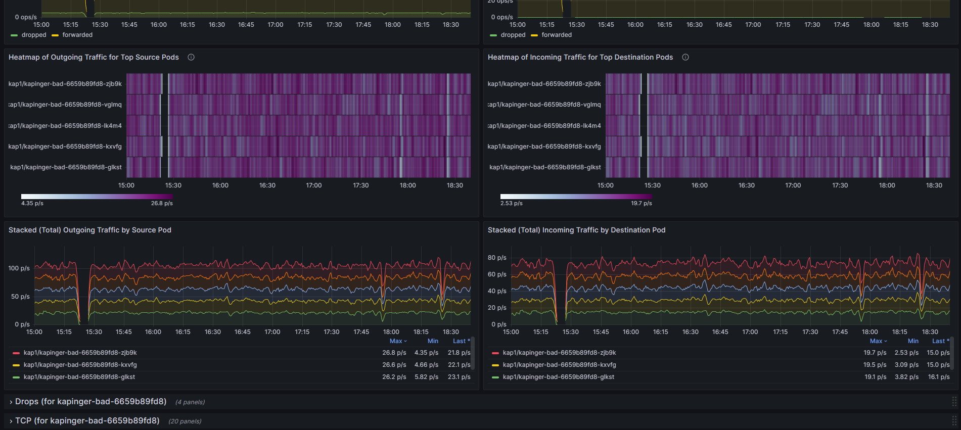
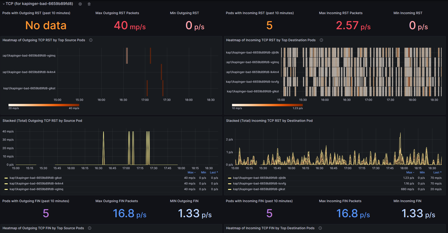
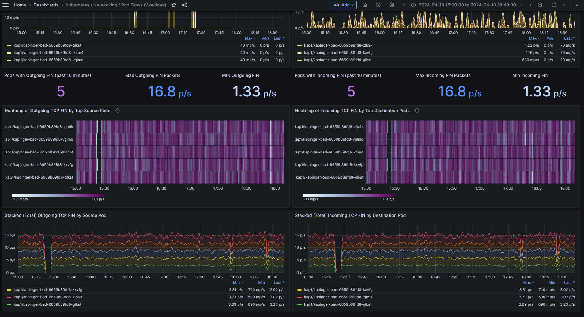
Shows L4/L7 packet flows to/from the specified workload (e.g. Pods of a Deployment or DaemonSet).
The snapshots serve to summarize traffic flow for namespaces. In general, there’s Pod-level info on packet forwards, drops, and TCP Flags (e.g. TCP resets).
Data source config
Collector config:
Upload an updated version of an exported dashboard.json file from Grafana
| Revision | Description | Created | |
|---|---|---|---|
| Download |
Kubernetes
Monitor your Kubernetes deployment with prebuilt visualizations that allow you to drill down from a high-level cluster overview to pod-specific details in minutes.
Learn more