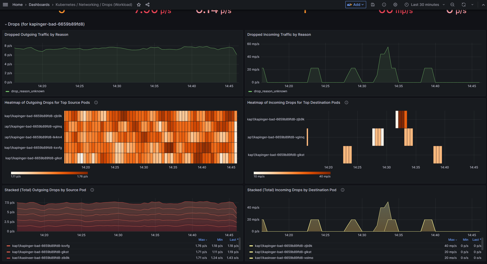
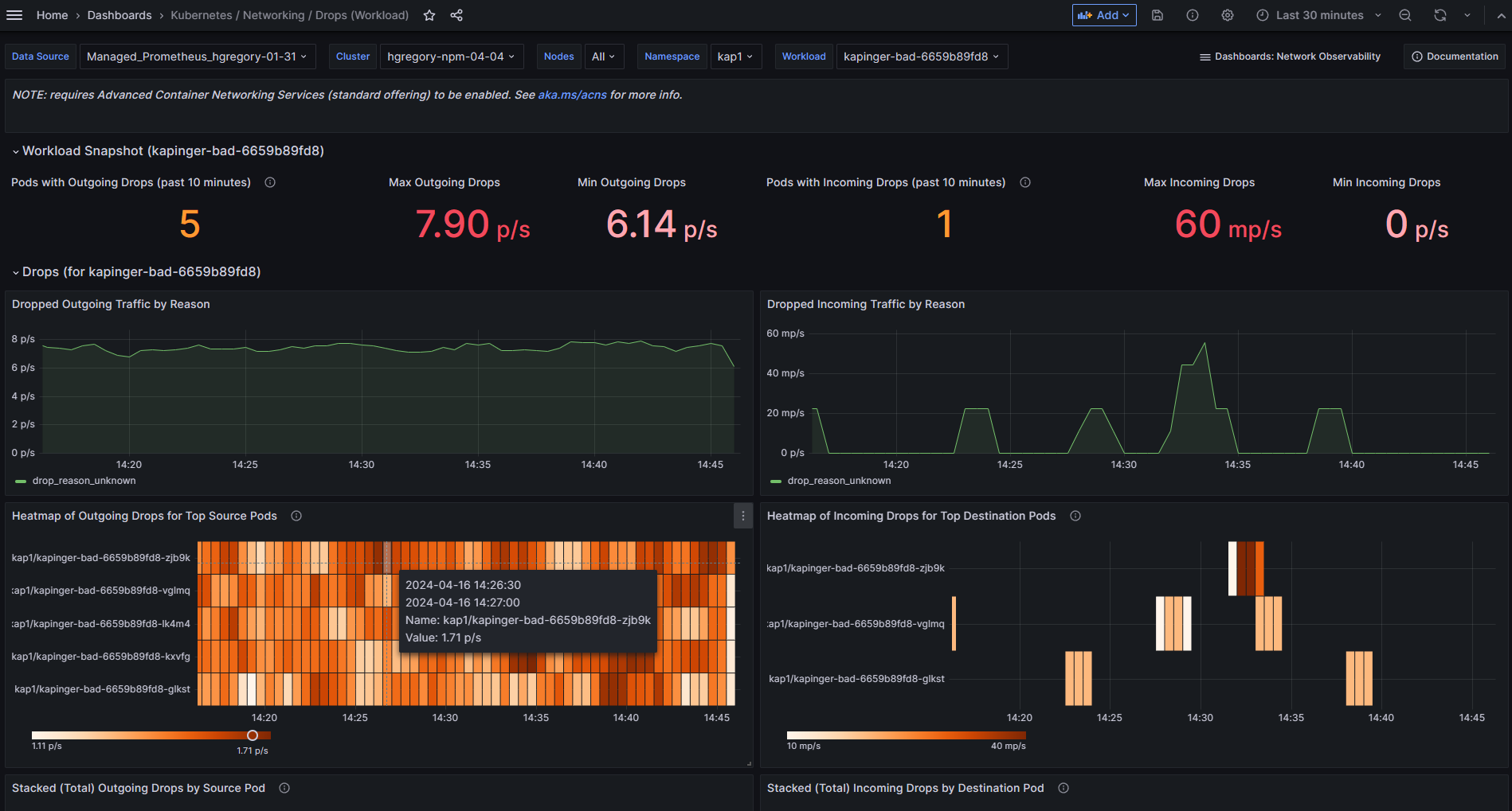
Kubernetes / Networking / Drops (Workload)
NOTE: requires Advanced Container Networking Services (standard offering) to be enabled. See aka.ms/acns for more info.
Shows drops to/from the specified workload (e.g. Pods of a Deployment or DaemonSet).
The workload snapshot serves to quickly assess current drops. In general, there’s Pod-level info on packet drop rates and the reason for drop.
Data source config
Collector config:
Upload an updated version of an exported dashboard.json file from Grafana
| Revision | Description | Created | |
|---|---|---|---|
| Download |
Kubernetes
Monitor your Kubernetes deployment with prebuilt visualizations that allow you to drill down from a high-level cluster overview to pod-specific details in minutes.
Learn more