Kubernetes / Networking / DNS (Workload)
NOTE: requires Advanced Container Networking Services (standard offering) to be enabled. See aka.ms/acns for more info.
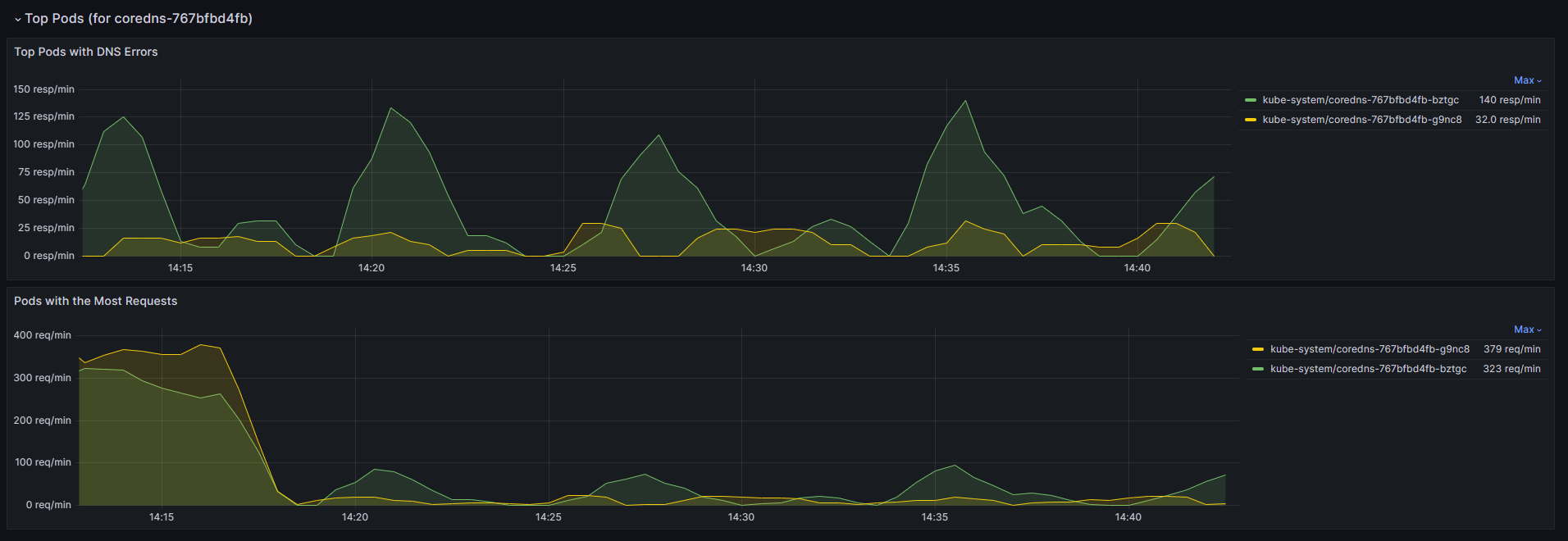
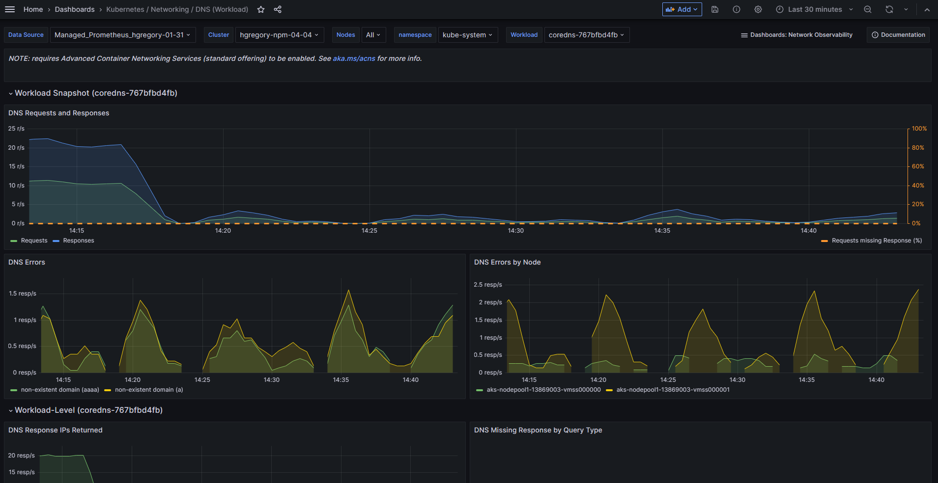
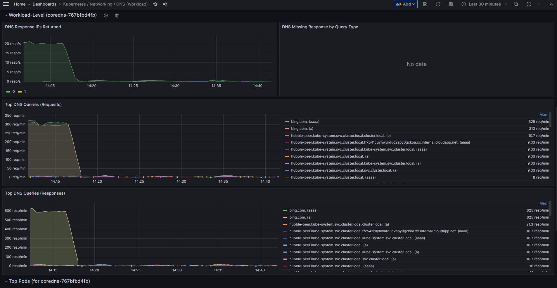
Shows DNS metrics for the specified workload (e.g. Pods of a DaemonSet or Deployment such as CoreDNS).
The workload snapshot serves to quickly check for DNS issues. In general, there’s info on DNS requests and responses, including details about errors, queries, response IPs, etc. aggregated at the:
- Workload-level.
- Pod-level (showing “top Pods” of the workload).
Data source config
Collector config:
Upload an updated version of an exported dashboard.json file from Grafana
| Revision | Description | Created | |
|---|---|---|---|
| Download |
Kubernetes
Monitor your Kubernetes deployment with prebuilt visualizations that allow you to drill down from a high-level cluster overview to pod-specific details in minutes.
Learn more