Mongodb Dashboard
MongoDB Dashboard using Mongodb Exporter by percona for MongoDB deployed in Kubernetes (inspired by Opstree dashboard)
Data source config
Collector config:
Upload an updated version of an exported dashboard.json file from Grafana
| Revision | Description | Created | |
|---|---|---|---|
| Download |
MongoDB
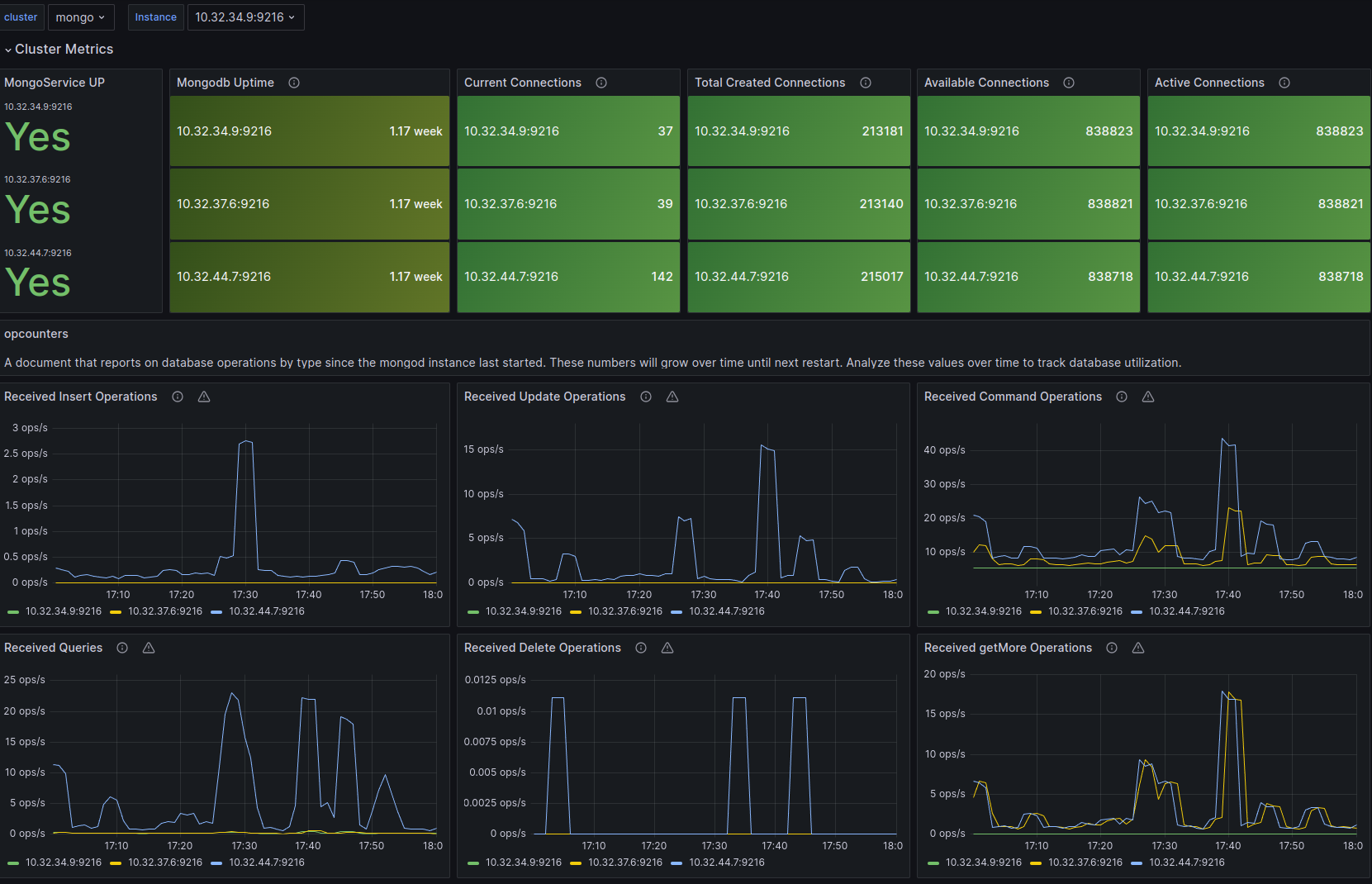
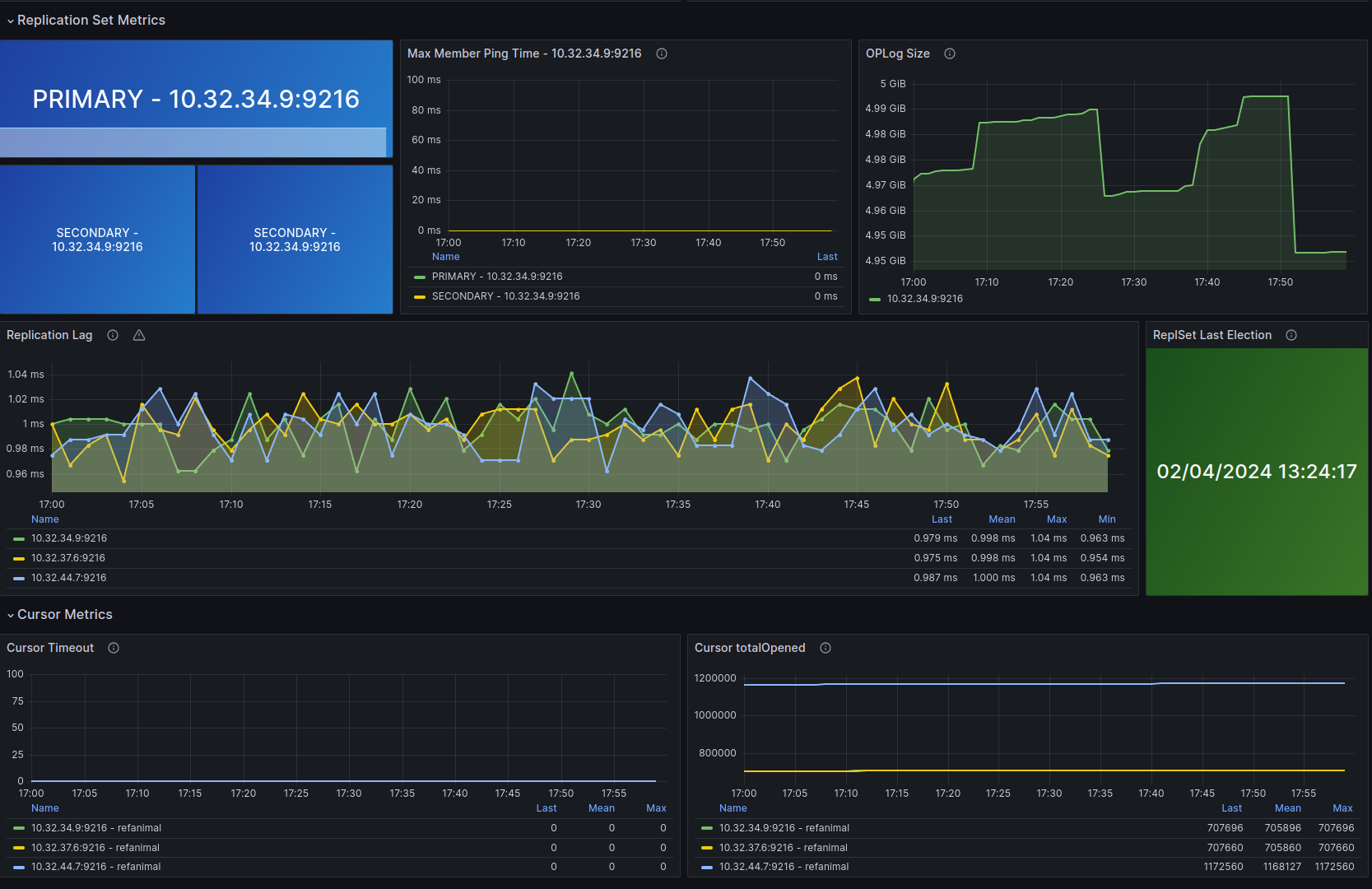
Easily monitor MongoDB, a general purpose, document-based, distributed database, with Grafana Cloud's out-of-the-box monitoring solution.
Learn more