Memcached Pods monitoring (via Prometheus) v1

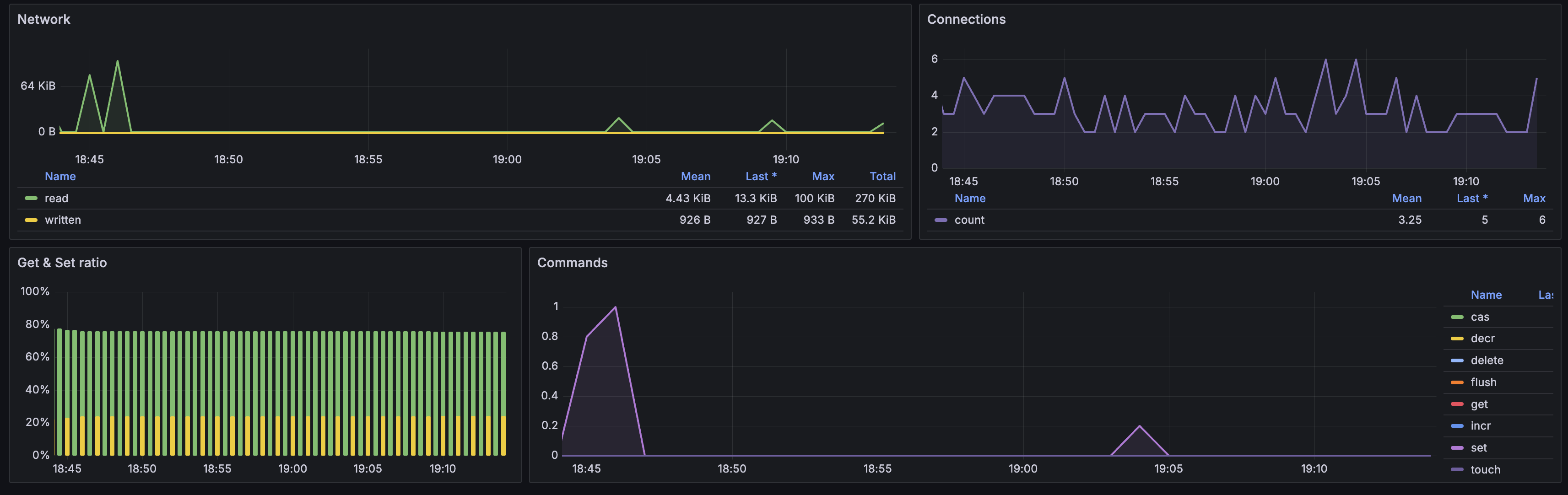
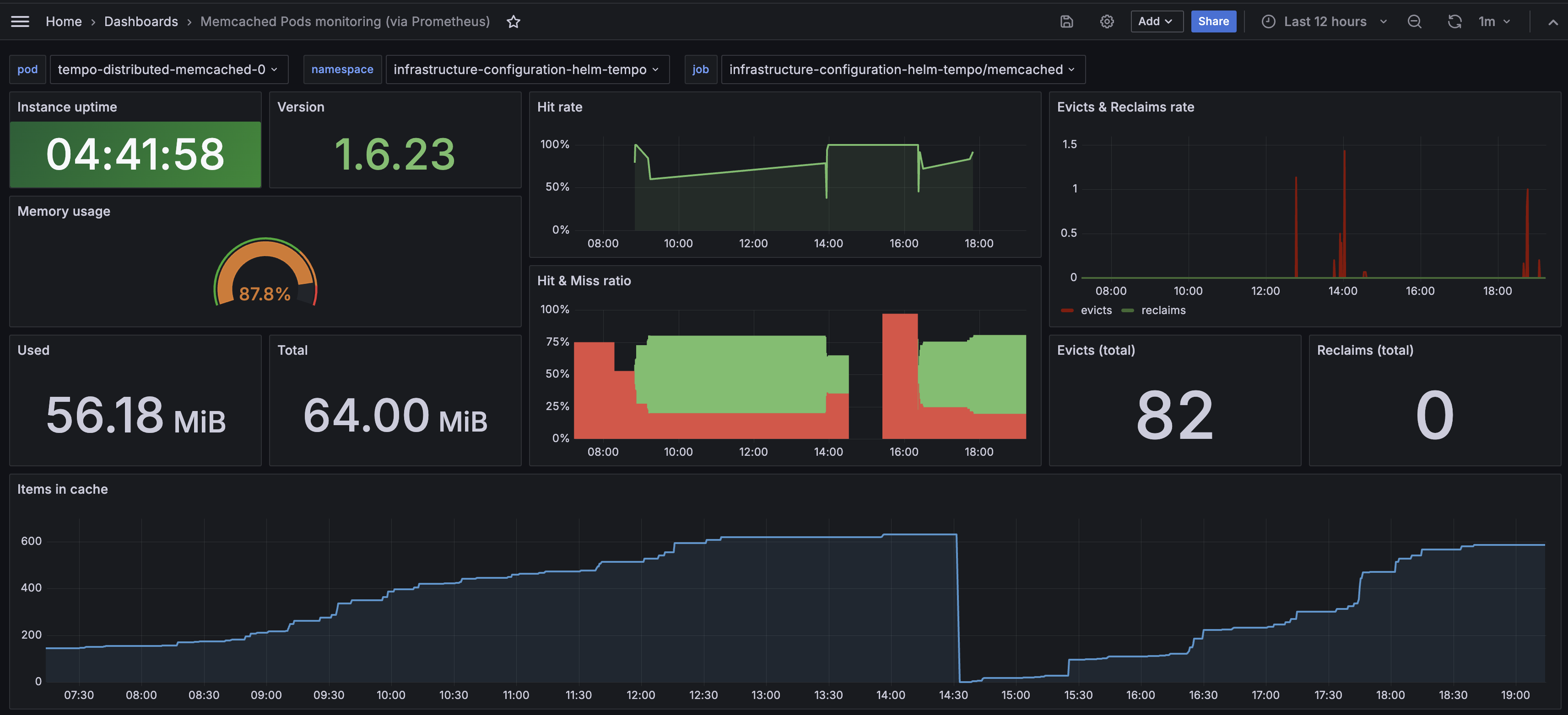
Monitors Kubernetes Memcached Pods. Shows memory usage, hit rate, evicts and reclaims rate, items in cache, network stats, commands rate. Requires Memcached Exporter for Prometheus.

Memcached Pods monitoring (via Prometheus) v1 screenshot 1
Memcached Pods monitoring (via Prometheus) v1 screenshot 2
The Memcached Pods monitoring (via Prometheus) v1 dashboard uses the prometheus data source to create a Grafana dashboard with the gauge, stat and timeseries panels.
Revisions
RevisionDescriptionCreated
Memcached

Memcached

by Grafana Labs
Grafana Labs solution

Easily monitor Memcached, the distributed, in-memory key-value store, with Grafana Cloud's out-of-the-box monitoring solution.

Learn more

Get this dashboard

Import the dashboard template

or

Download JSON

Datasource
Dependencies