Fail2Ban Logs

Fail2Ban log analyses based on Loki and Promtail.

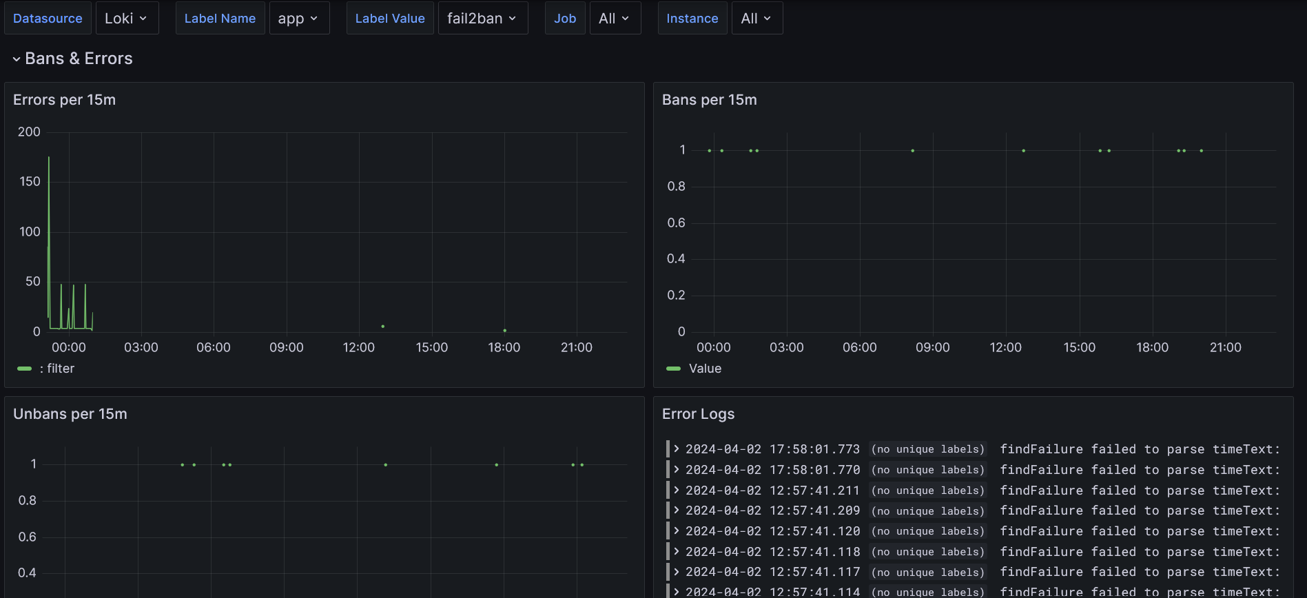
Fail2Ban Logs screenshot 1

This Dashboard uses loki and promtail to scrape fail2ban logs. You need separate loki and promtail instances running to serve the data for Grafana. You can rename the labels to arbitrary values - the Dashboard supports selection based on labels.
I do use the solution with a fail2ban docker image, so mind this when reading through the docs.
The dashboard and the config are mostly based on this great gist and this piece.
This is the docker-compose.yml I use:

version: '3'  

services:

fail2ban: image: crazymax/fail2ban:latest container_name: fail2ban restart: "unless-stopped" network_mode: "host" cap_add: - NET_ADMIN - NET_RAW volumes: # stores filter.d, action.d and jail.d folders - ./fail2ban-data:/data # accesses logs from host machine - /var/log:/var/log:ro - /var/lib/docker/containers/:/container-logs/:ro - /etc/localtime:/etc/localtime:ro # shared folder for logs - ./fail2ban-logs:/fail2ban-logs environment: # reroute log to fail2ban.log file - F2B_LOG_TARGET=/fail2ban-logs/fail2ban.log - F2B_LOG_LEVEL=INFO - F2B_DB_PURGE_AGE=1d - F2B_MAX_RETRY=3 logging: driver: "json-file" options: max-size: "5m" max-file: "10"

promtail: image: grafana/promtail:latest container_name: promtail restart: unless-stopped command: -config.file=/etc/promtail/docker-config.yaml volumes: # folder for promtail config - ./promtail:/etc/promtail # accesses fail2ban shared folder - ./fail2ban-logs:/var/log/fail2ban:ro

loki: image: grafana/loki:main container_name: loki restart: always ports: - 3100:3100 volumes: - ./loki:/loki

And this is used for the ./promtail/docker-config.yaml:
(Please feel free to adjust instance, app and env labels according to your preferences)

server:
  http_listen_port: 9080
  grpc_listen_port: 0
positions:
  filename: /tmp/positions.yaml
clients:
  - url: http://loki:3100/loki/api/v1/push
scrape_configs:
  • job_name: fail2ban static_configs:
    • targets:
      • localhost labels: path: /var/log/fail2ban/fail2ban.log instance: your-instance-identifier app: fail2ban env: test-env pipeline_stages:
    • multiline: firstline: '\d{4}-\d{2}-\d{2} \d{2}:\d{2}:\d{2}'
    • regex: expression: >- ^(?s)(?P<time>\S+? \S+?) (fail2ban.)(?P<component>\S+)\s* [(?P<pid>\S+)]: (?P<priority>\S+)\s* (?P<message>.*?)$
    • timestamp: source: time format: '2006-01-02 15:04:05,000'
    • labels: component: priority:
    • output: source: message

    Extract jail from message, if present

    • match:

      Note: backticks do not work in promtail, so weird escaping is needed

      selector: '{job="fail2ban"} |~ "\\[\\S+\\] ."' stages: - regex: expression: '([(?P<jail>\S+)] )?(?P<message>.?)$' - labels: jail: - output: source: message
    • labeldrop:
      • filename
Revisions
RevisionDescriptionCreated
Grafana Loki (self-hosted)

Grafana Loki (self-hosted)

by Grafana Labs
Grafana Labs solution

Easily monitor Grafana Loki (self-hosted), a horizontally scalable, highly available, multi-tenant log aggregation system inspired by Prometheus, with Grafana Cloud's out-of-the-box monitoring solution.

Learn more

Get this dashboard

Import the dashboard template

or

Download JSON

Datasource
Dependencies