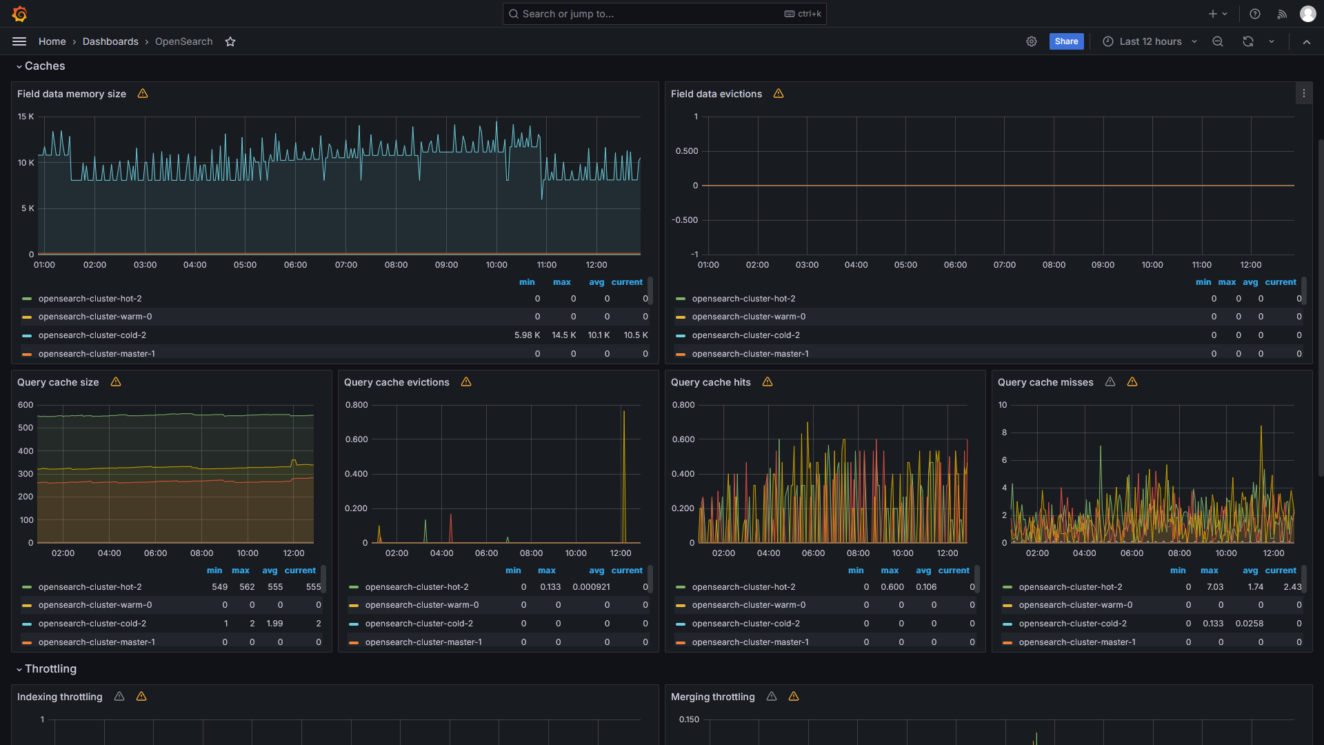
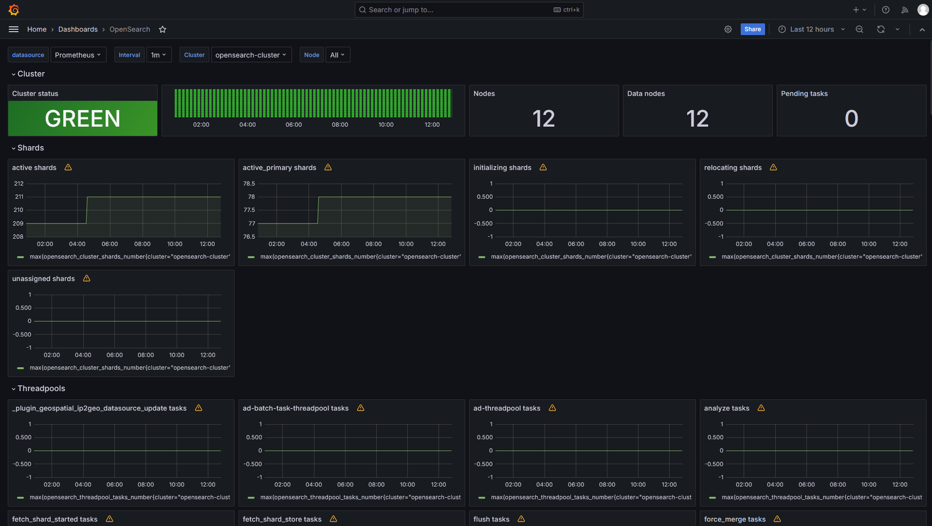
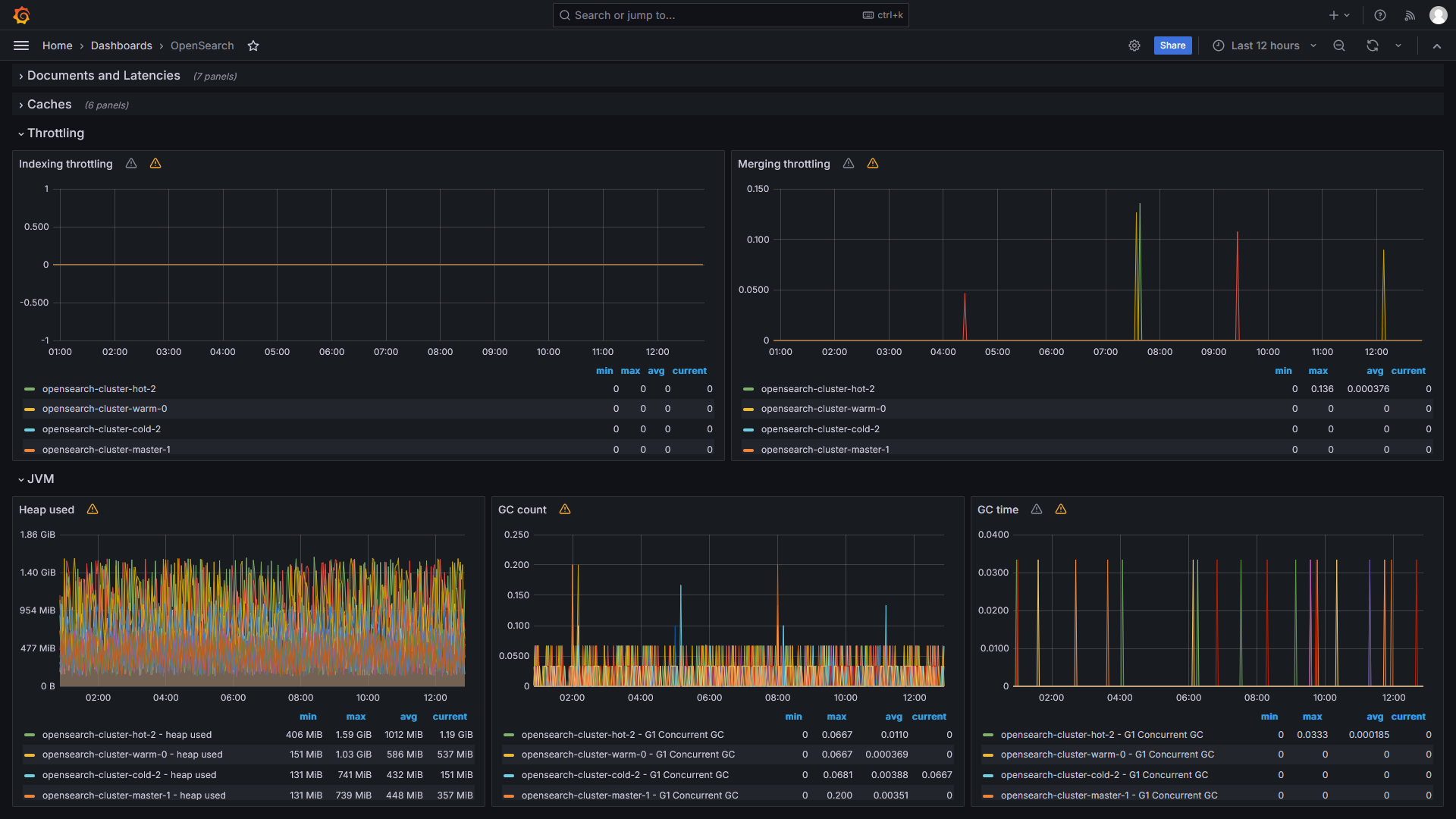
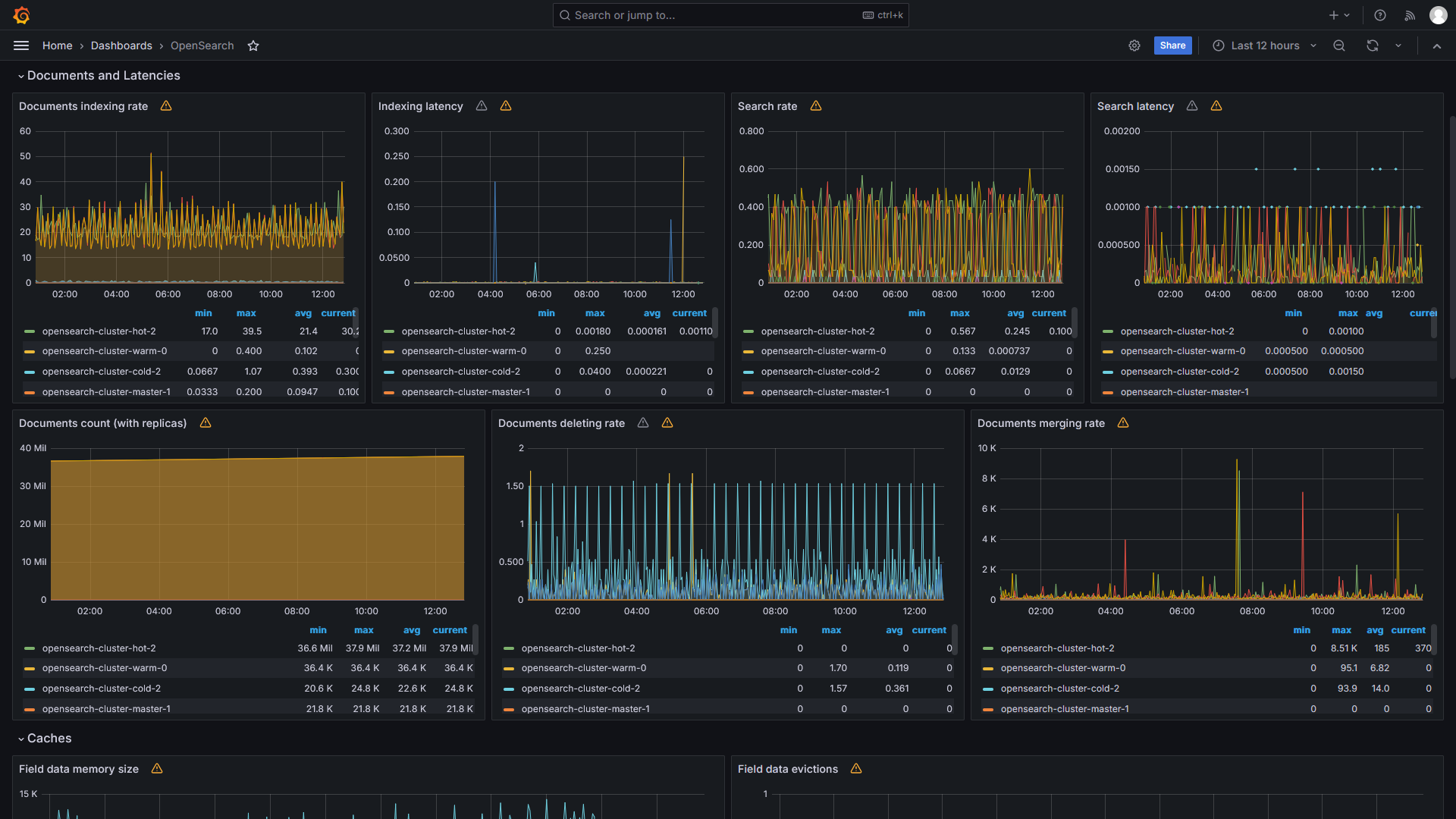
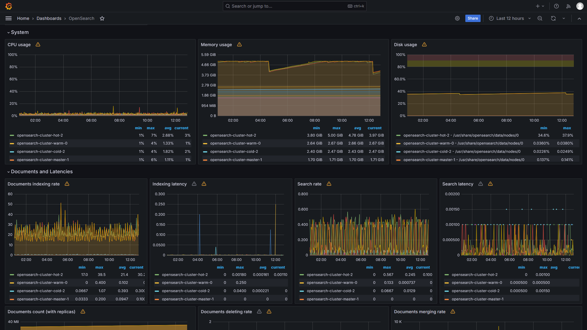
OpenSearch Prometheus Exporter (Aiven Plugin)
This dashboard is the result of the build of the mixin dashboards published by the OpenSearch Prometheus Exporter plugin by Aiven (https://github.com/Aiven-Open/prometheus-exporter-plugin-for-opensearch/tree/mixin)
Data source config
Collector config:
Upload an updated version of an exported dashboard.json file from Grafana
| Revision | Description | Created | |
|---|---|---|---|
| Download |
Metrics Endpoint (Prometheus)
Easily monitor any Prometheus-compatible and publicly accessible metrics URL with Grafana Cloud's out-of-the-box monitoring solution.
Learn more