Power Monitoring

Home Power Meter Monitoring Dashboard

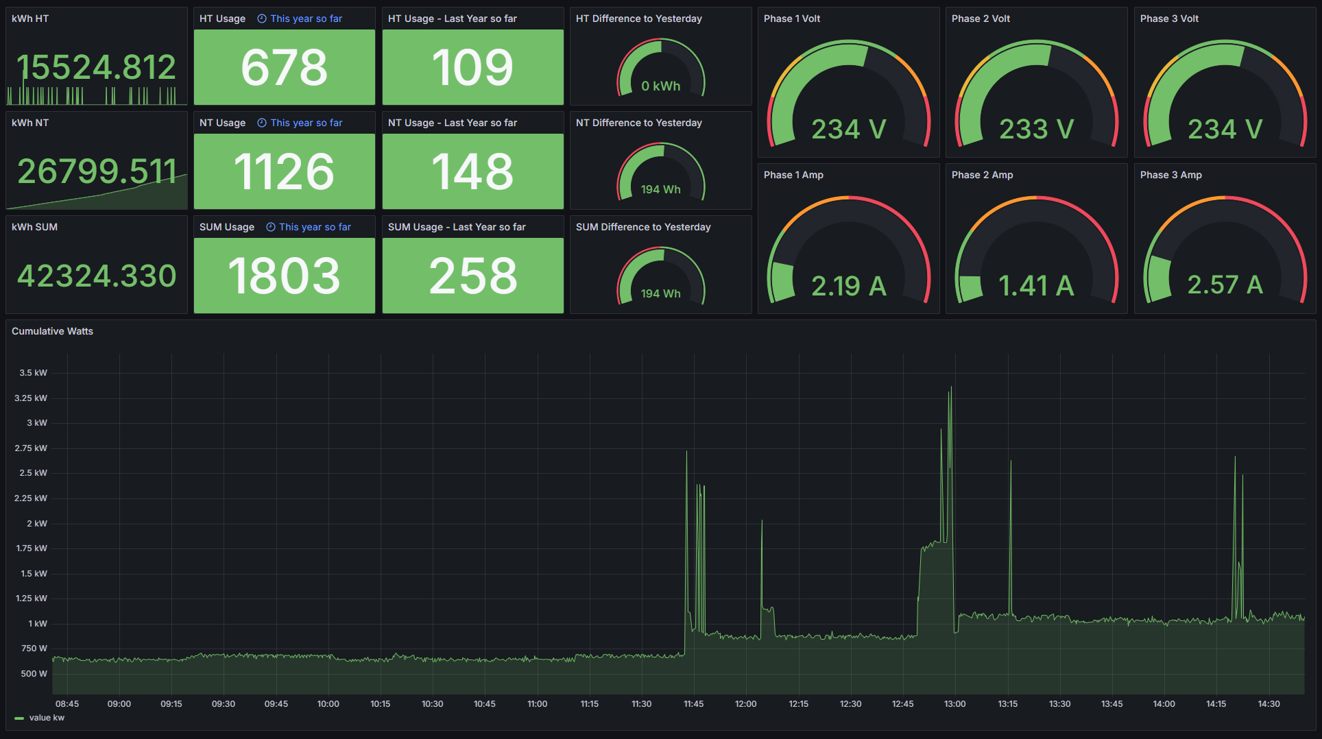
Power Monitoring screenshot 1

use vzlogger from https://github.com/volkszaehler/vzlogger on a raspberry pi hooked up to an IR comms head ( https://de.elv.com/elv-bausatz-lesekopf-mit-usb-schnittstelle-fuer-digitale-zaehler-usb-iec-155523?fs=3191120167 ) to push information to influxdb, example config for vzlogger (replace influx_auth_token and influx.example.org with your own values, and make sure the pullseq and device are correct for your meter:

{
  "retry": 0,
  "verbosity": 0,
  "log": "/var/log/vzlogger.log",
  "local": {
    "enabled": true,
    "port": 8080,
    "index": true,
    "timeout": 0,
    "buffer": -1
  },
  "meters": [
    {
      "enabled": true,
      "allowskip": false,
      "interval": 0,
      "aggtime": -1,
      "aggfixedinterval": false,
      "channels": [
        {
          "api": "influxdb",
          "host": "https://influx.example.org",
          "database": "crystalnet",
          "measurement_name": "homeautomation",
          "tags": "tarif=ht,type=kwh",
          "token": "influx_auth_token",
          "organization": "crystalnet",
          "send_uuid": false,
          "uuid": "6836dd20-00d5-11e0-bab1-856ed5f959ae",
          "identifier": "1.8.1",
          "aggmode": "none",
          "duplicates": 0
        },
        {
          "api": "influxdb",
          "host": "https://influx.example.org",
          "database": "crystalnet",
          "measurement_name": "homeautomation",
          "tags": "tarif=nt,type=kwh",
          "token": "influx_auth_token",
          "organization": "crystalnet",
          "send_uuid": false,
          "uuid": "86b68b8e-5130-4a82-893a-6c1bcea62075",
          "identifier": "1.8.2",
          "aggmode": "none",
          "duplicates": 0
        },
        {
          "api": "influxdb",
          "host": "https://influx.example.org",
          "database": "crystalnet",
          "measurement_name": "homeautomation",
          "tags": "type=kw",
          "token": "influx_auth_token",
          "organization": "crystalnet",
          "send_uuid": false,
          "uuid": "760ca2e2-c404-4632-bb03-93b3bcb6a1f8",
          "identifier": "16.7.255",
          "aggmode": "none",
          "duplicates": 0
        },
        {
          "api": "influxdb",
          "host": "https://influx.example.org",
          "database": "crystalnet",
          "measurement_name": "homeautomation",
          "tags": "type=voltage,phase=1",
          "token": "influx_auth_token",
          "organization": "crystalnet",
          "send_uuid": false,
          "uuid": "db341f7c-0527-4f99-96ef-5769cc0155d4",
          "identifier": "32.7.255",
          "aggmode": "none",
          "duplicates": 0
        },
        {
          "api": "influxdb",
          "host": "https://influx.example.org",
          "database": "crystalnet",
          "measurement_name": "homeautomation",
          "tags": "type=voltage,phase=2",
          "token": "influx_auth_token",
          "organization": "crystalnet",
          "send_uuid": false,
          "uuid": "ce887db5-5e7a-4616-8c63-fcdf68b6ee07",
          "identifier": "52.7.255",
          "aggmode": "none",
          "duplicates": 0
        },
        {
          "api": "influxdb",
          "host": "https://influx.example.org",
          "database": "crystalnet",
          "measurement_name": "homeautomation",
          "tags": "type=voltage,phase=3",
          "token": "influx_auth_token",
          "organization": "crystalnet",
          "send_uuid": false,
          "uuid": "299ad778-eb58-47b2-9637-451c6c812d0c",
          "identifier": "72.7.255",
          "aggmode": "none",
          "duplicates": 0
        },
        {
          "api": "influxdb",
          "host": "https://influx.example.org",
          "database": "crystalnet",
          "measurement_name": "homeautomation",
          "tags": "type=ampere,phase=1",
          "token": "influx_auth_token",
          "organization": "crystalnet",
          "send_uuid": false,
          "uuid": "80d8d08e-1dba-44bb-9de7-f1c2cb39784f",
          "identifier": "31.7.255",
          "aggmode": "none",
          "duplicates": 0
        },
        {
          "api": "influxdb",
          "host": "https://influx.example.org",
          "database": "crystalnet",
          "measurement_name": "homeautomation",
          "tags": "type=ampere,phase=2",
          "token": "influx_auth_token",
          "organization": "crystalnet",
          "send_uuid": false,
          "uuid": "1131b5bd-db94-43db-a7e7-223b51479344",
          "identifier": "51.7.255",
          "aggmode": "none",
          "duplicates": 0
        },
        {
          "api": "influxdb",
          "host": "https://influx.example.org",
          "database": "crystalnet",
          "measurement_name": "homeautomation",
          "tags": "type=ampere,phase=3",
          "token": "influx_auth_token",
          "organization": "crystalnet",
          "send_uuid": false,
          "uuid": "d4ba4795-2951-4d7f-a2de-94337d8a8a6e",
          "identifier": "71.7.255",
          "aggmode": "none",
          "duplicates": 0
        }
      ],
      "protocol": "d0",
      "device": "/dev/ttyUSB0",
      "pullseq": "2F3F210D0A",
      "ackseq": "auto",
      "baudrate": 300,
      "parity": "7E1"
    }
  ]
}
Revisions
RevisionDescriptionCreated

Get this dashboard

Import the dashboard template

or

Download JSON

Datasource
Dependencies