AWS API Gateway CloudWatch (logs + metrics)
AWS API Gateway logs and metrics
API Gateway
Reference: https://docs.aws.amazon.com/apigateway/latest/developerguide/api-gateway-metrics-and-dimensions.html
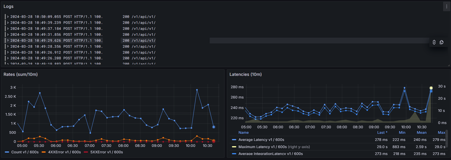
This dashboard monitors rates (count and errors) and latencies.

Data source config
Collector config:
Upload an updated version of an exported dashboard.json file from Grafana
| Revision | Description | Created | |
|---|---|---|---|
| Download |
AWS
Easily visualize and alert on more than 60 Amazon Web Services (AWS) resources using the fully managed Grafana Cloud platform.
Learn more