Etcd Sample
Etcd Dashboard for Prometheus metrics scraper
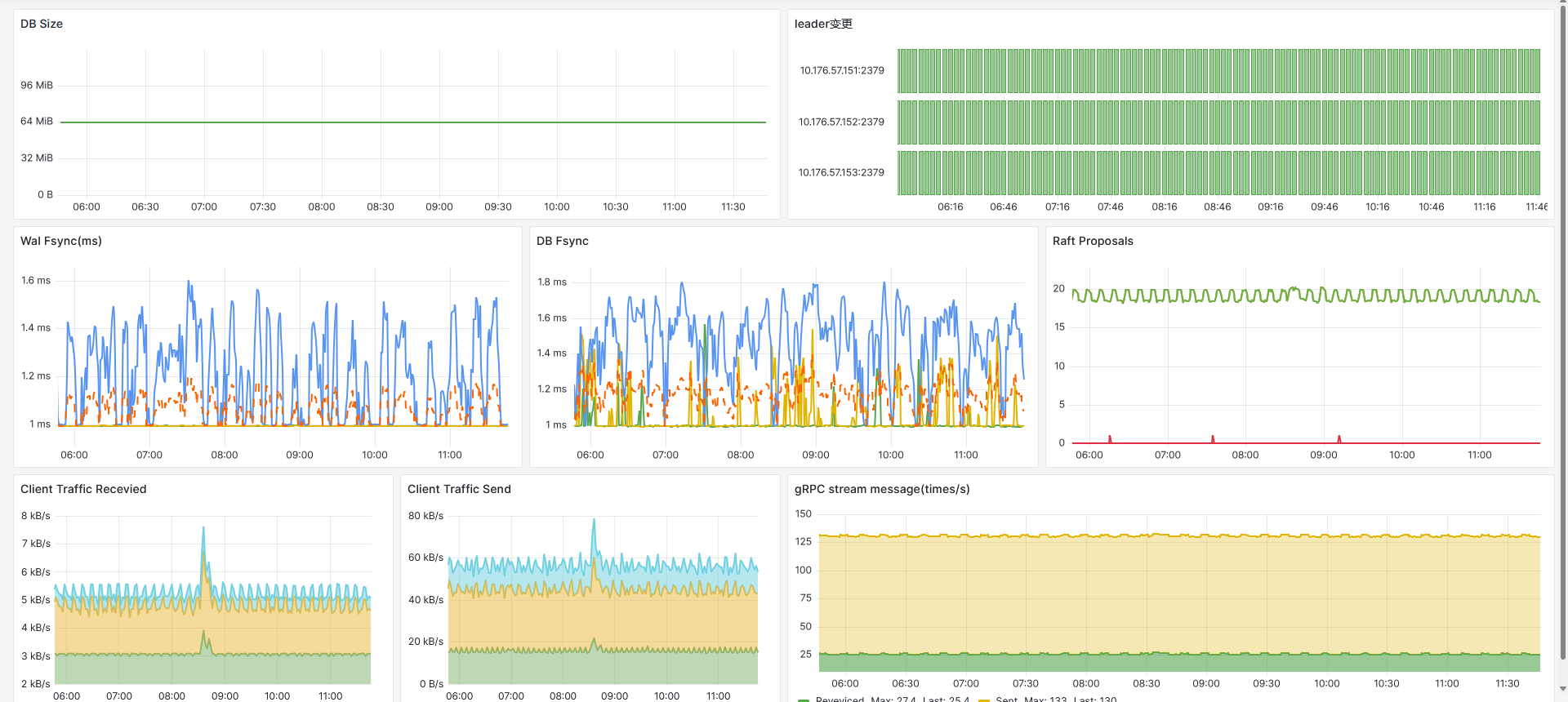
用于收集一些ETCD Cluster 的简单监控数据。
更多dashboard可访问: https://github.com/OranYee/grafana-dashboard
Data source config
Collector config:
Upload an updated version of an exported dashboard.json file from Grafana
| Revision | Description | Created | |
|---|---|---|---|
| Download |
etcd
Easily monitor etcd, a distributed key-value store, ewith Grafana Cloud's out-of-the-box monitoring solution.
Learn more