Spring Boot Kafka Templates
Spring Boot (Micrometer) with Kafka Templates.
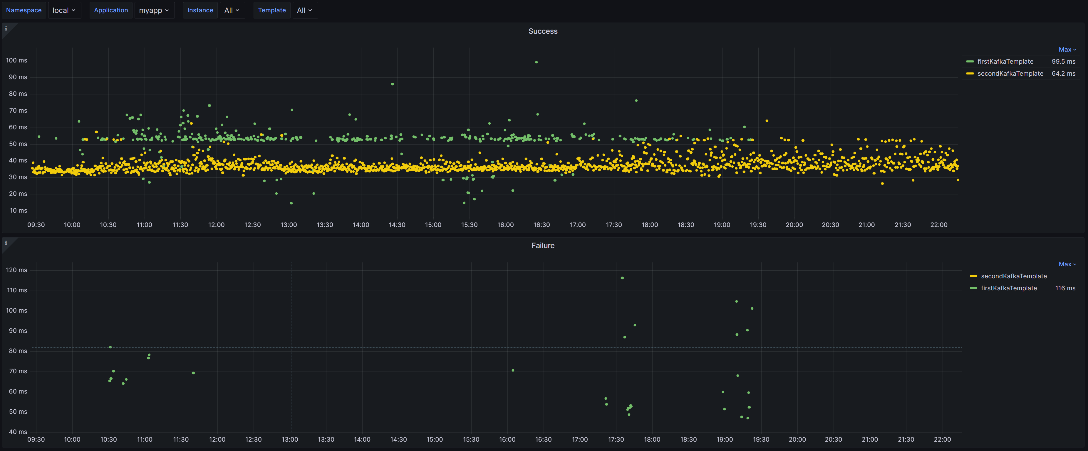
Grafana Dashboard
of
Spring Boot
(by
Micrometer
metrics from
Prometheus)
for KafkaTemplate (by Spring Kafka).
Supported Spring Boot 3.x.
See details in GitHub.
Data source config
Collector config:
Upload an updated version of an exported dashboard.json file from Grafana
| Revision | Description | Created | |
|---|---|---|---|
| Download |
Kafka
Easily monitor your Kafka deployment with Grafana Cloud's out-of-the-box monitoring solution.
Learn more