Nextcloud
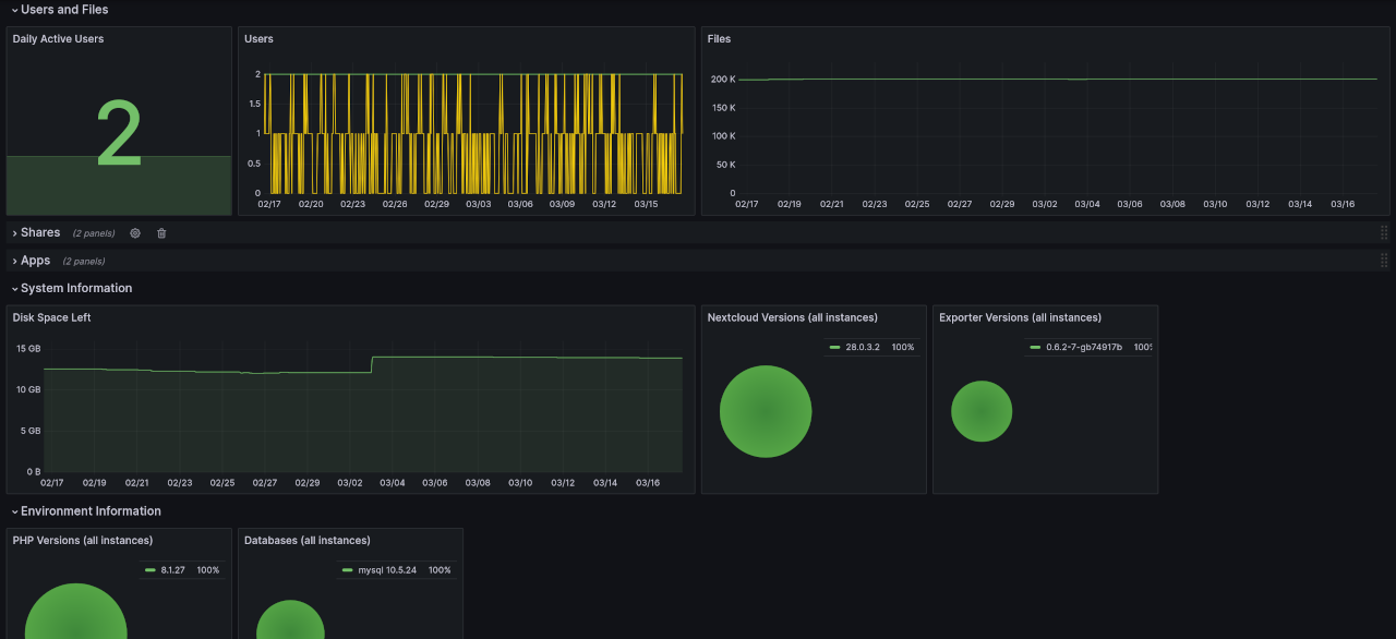
Dashboard showing metrics gathered from an instance of the Nextcloud personal cloud service using the nextcloud-exporter. The dashboard gives an overview of the usage of a single instance but can also be used to track software and environment versions across multiple instances.
Data source config
Collector config:
Upload an updated version of an exported dashboard.json file from Grafana
| Revision | Description | Created | |
|---|---|---|---|
| Download |
