Arian Dashboard
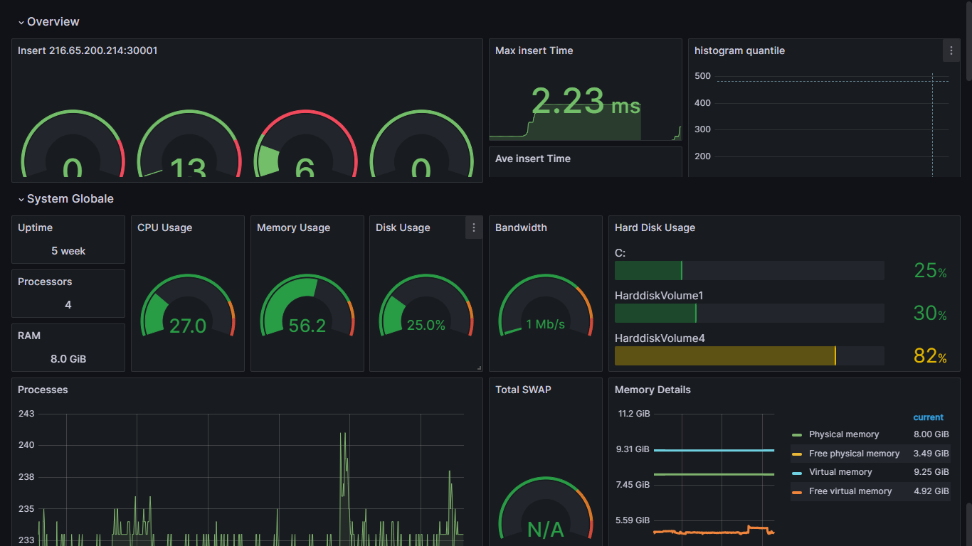
Arian System Dashboard whit Windows Exporter Created By Hossein Ali zare in 7 feb 2024
Arian system
Data source config
Collector config:
Upload an updated version of an exported dashboard.json file from Grafana
| Revision | Description | Created | |
|---|---|---|---|
| Download |
