RabbitMQ Connections Overview - Seventh State RabbitMQ Support
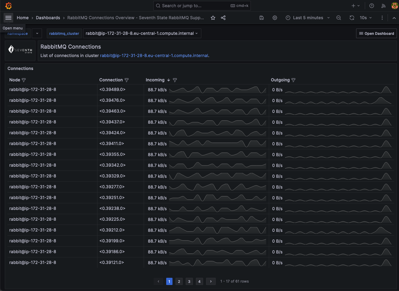
Overview of all connections in a RabbitMQ Cluster
This dashboard focuses on RabbitMQ connections, presenting key metrics like connection throughput.
This dashboard is part of a collection of RabbitMQ Monitoring Dashboards by Seventh State RabbitMQ Support to enhance your monitoring capabilities, leveraging the built in RabbitMQ Prometheus integration.
Discover more and connect with us at Seventh State RabbitMQ Website for RabbitMQ health checks and consultancy: https://seventhstate.io/rabbitmq-monitoring-dashboards
Data source config
Collector config:
Upload an updated version of an exported dashboard.json file from Grafana
| Revision | Description | Created | |
|---|---|---|---|
| Download |
RabbitMQ
Easily monitor RabbitMQ, the most widely deployed open source message broker, with Grafana Cloud's out-of-the-box monitoring solution.
Learn more