Growatt Inverter Power
Dashboard for visualizing power consumption and generation data from a Growatt inverter.
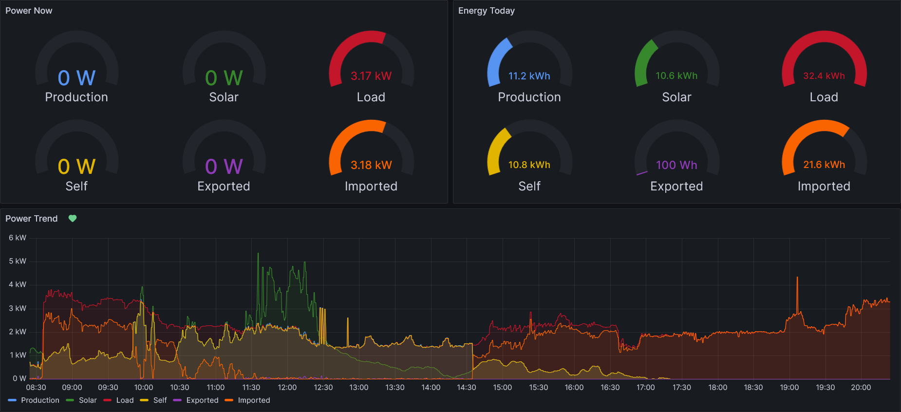
This Grafana dashboard helps homeowners visualize their Growatt inverter’s performance.
Features:
- Real-time values: Monitor instant power production, consumption, self-consumption, exported, and imported power.
- Daily totals: Track daily totals for production, consumption, self-consumption, exported, and imported energy, and visualize them alongside real-time data.
- Historical trends: Analyze trends for all monitored values with user-selectable time intervals.
- Battery: View battery state of charge (SoC) trend and daily totals for charged and discharged energy.
The metrics used by this dashboard are obtained from a monitoring device running the OpenInverterGateway firmware.
Data source config
Collector config:
Upload an updated version of an exported dashboard.json file from Grafana
| Revision | Description | Created | |
|---|---|---|---|
| Download |
