Gitlab Runner - Docker Executor

Metrics from gitlab runners

Gitlab Runner - Docker Executor screenshot 1
Gitlab Runner - Docker Executor screenshot 2
Gitlab Runner - Docker Executor screenshot 3

Gitlab Runner - Docker Executor

Introduction

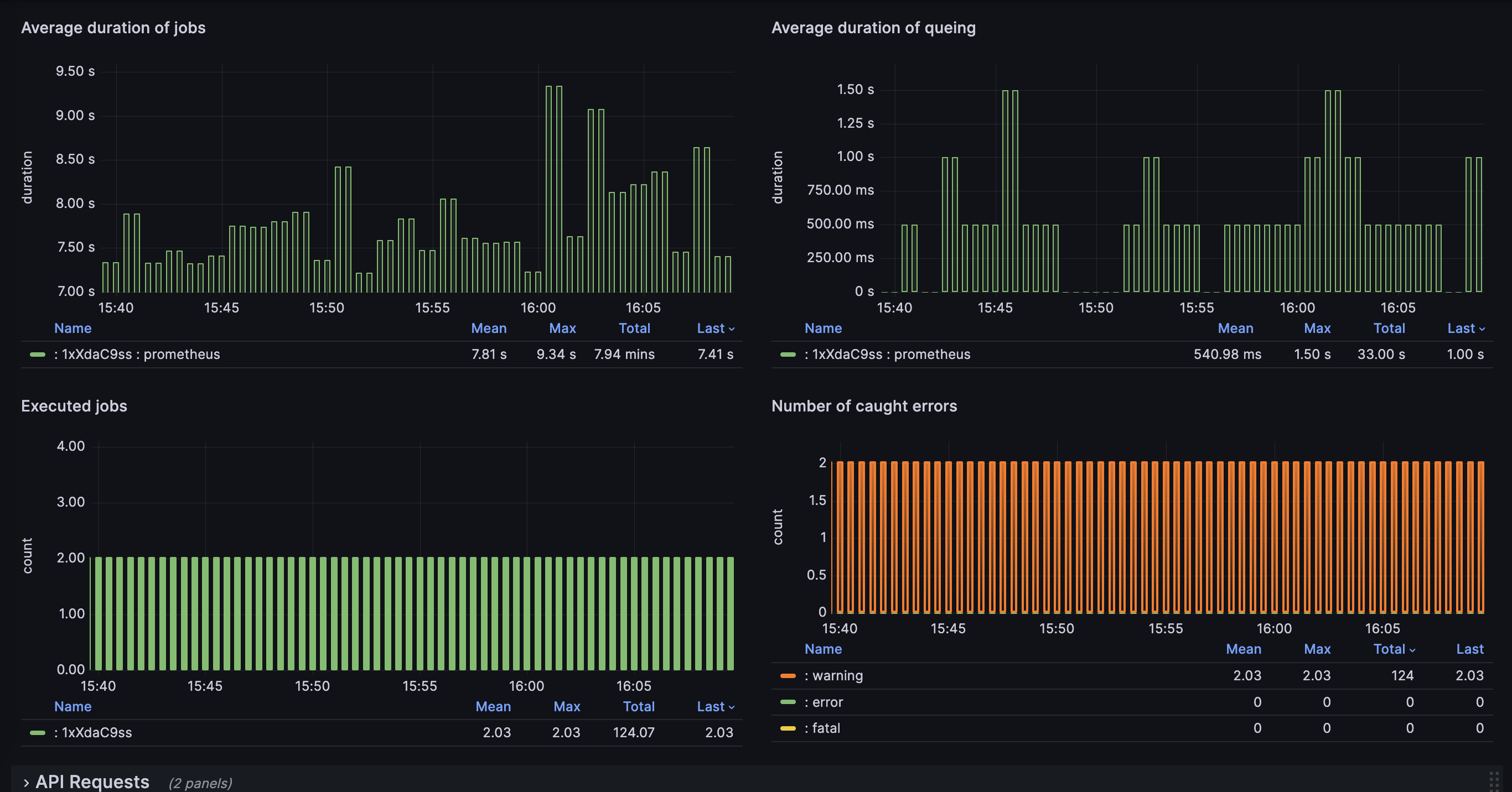
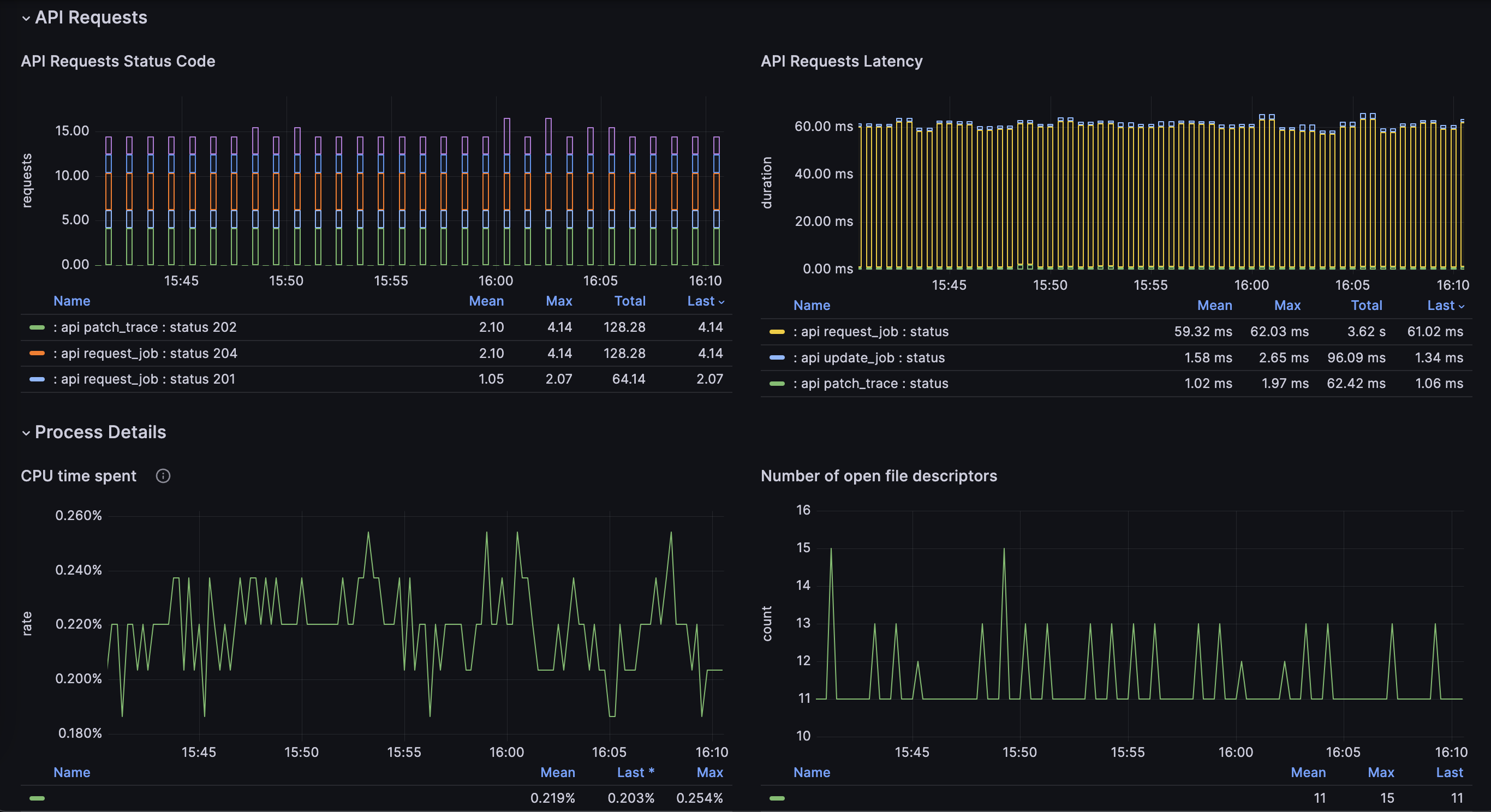
"Gitlab Runner - Docker Executor" is a specialized dashboard designed for monitoring GitLab Runners, specifically tailored for Docker executors, starting from version 16.8. This README provides essential information for using the dashboard effectively.

Prerequisites

  • Grafana installed and configured
  • Prometheus data source configured
  • GitLab Runner metrics exported to Prometheus

Usage

  • Ensure that monitoring is enabled in the gitlab runner configuration using the listen_addressattribute
  • Ensure that each Prometheus static group contains a name attribute to be displayed correctly in this Dashboard.

Example of Gitlab Runner Configuration:

listen_address = ":10000"
concurrent = 4
check_interval = 1
shutdown_timeout = 0

[session_server] session_timeout = 1800

[[runners]] name = "my-gitlab-runner"

Example of Prometheus Configuration:

To verify if your Prometheus configuration is suitable for this Dashboard, you can use the following command:


...
scrape_configs:
  # The job name is added as a label `job=<job_name>` to any timeseries scraped from this config.
  - job_name: "prometheus"
    static_configs:
      - targets: ["<IP Address Of The Gitlab Runner>:10000"]
        labels:
          name: my-gitlab-runner

About Us

This dashboard is utilized internally within Cloud-Runner to manage over a hundred GitLab Runners under our management. If you're seeking high-performance and cost-effective GitLab Runners, visit Cloud-Runner.

Revisions
RevisionDescriptionCreated
Docker

Docker

by Grafana Labs
Grafana Labs solution

Easily monitor Docker with Grafana Cloud's out-of-the-box monitoring solution.

Learn more

Get this dashboard

Import the dashboard template

or

Download JSON

Datasource
Dependencies