EFA Metrics
Dashboard for metrics emitted by EFA Node Exporter
EFA Node Exporter
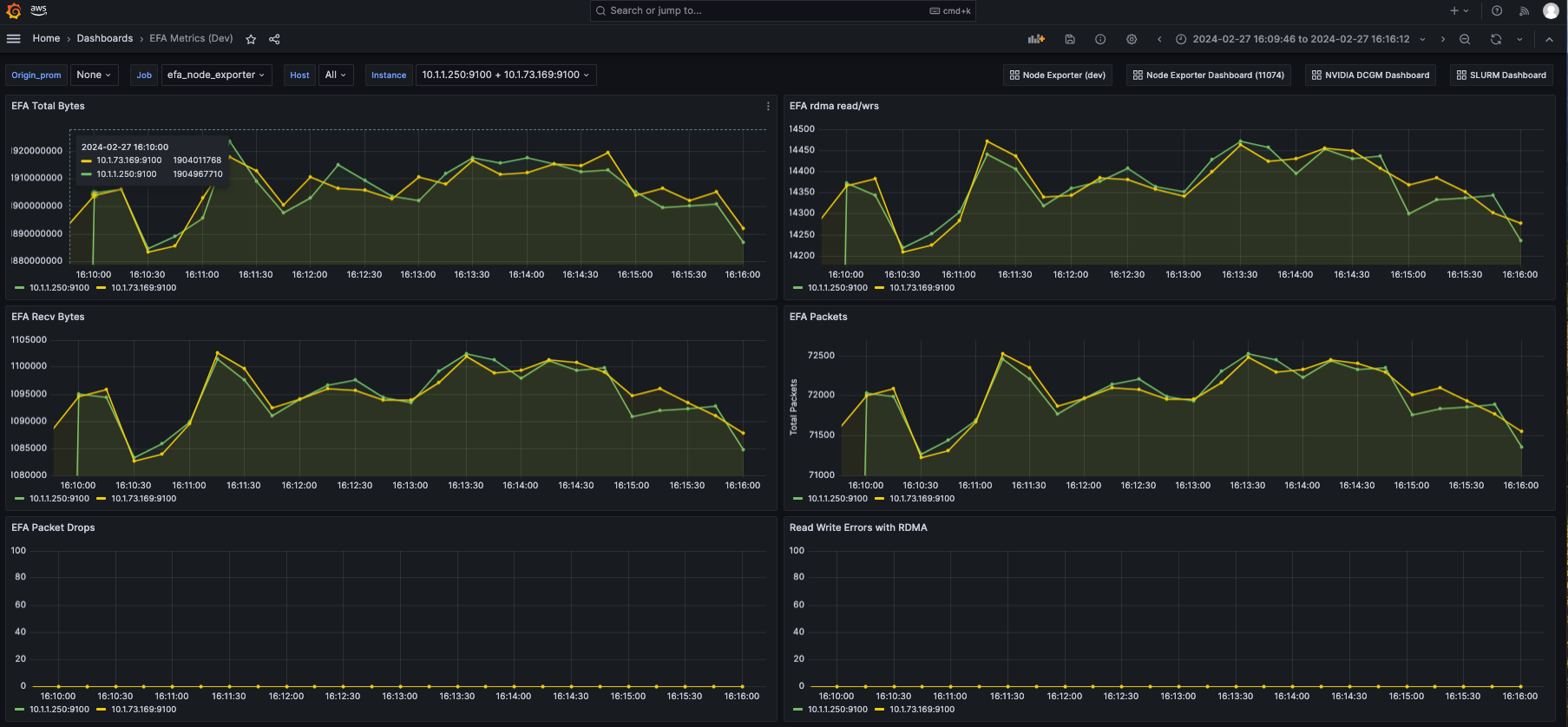
This dashboard can be used to display EFA specific metrics emitted by EFA Node Exporter, a scripted fork of the Prometheus Node Exporter and ProcFS repositories on compatible instances including p5.48xlarge, p4d.24xlarge, p4de.24xlarge, trn1.32xlarge, g5.48xlarge. The Dashboard uses Amazon Managed Prometheus as a datasource.
Data source config
Collector config:
Upload an updated version of an exported dashboard.json file from Grafana
| Revision | Description | Created | |
|---|---|---|---|
| Download |
