Netatmo Energy Dashboard

This dashboard is meant to be used with the Prometheus output Netatmo energy exporter. Docker image: https://hub.docker.com/r/vremenar/netatmo-energy-exporter Image built from: https://github.com/tipok/netatmo_energy_exporter

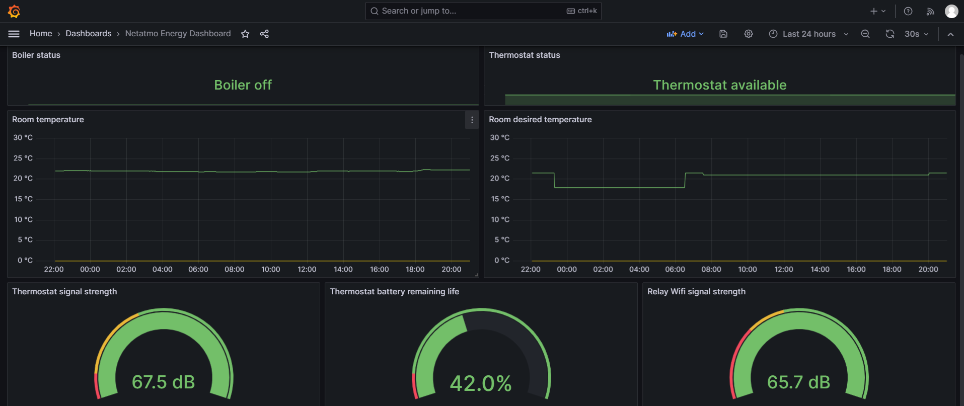
Netatmo Energy Dashboard screenshot 1

Netatmo Energy Prometheus Exporter

This is a Netatmo Energy exporter for Prometheus. It only works with Netatmo Energy (Comfort) products: Thermostat, Valves, etc. It has been tested with Netatmo Smart Thermostat.

Images are based on the work of tipok and his netatmo_energy_exporter.

How to run

Credentials

In order to access the Netatmo data you will need an active Netatmo account and you'll need to create Client ID, Client Secret and Refresh Token on Netatmo Developer Portal.

Easiest way to run it

docker run -d -p 2112:2112 vremenar/netatmo-energy-exporter:arm64 \
   --client-id=${CLIENT_ID} --client-secret=${CLIENT_SECRET} \
   --username=${USERNAME} --password=${PASSWORD} \
   --refresh-token=${REFRESH_TOKEN}

Docker Compose

services:
  netatmo-exporter:
    container_name: netatmo-exporter
    image: vremenar/netatmo-energy-exporter:arm64
    command:
      - '--client-id=${CLIENT_ID}' 
      - '--client-secret=${CLIENT_SECRET}'
      - '--refresh-token=${REFRESH_TOKEN}'
      - '--username=${USERNAME}'
      - '--password=${PASSWORD}'
    logging:
      driver: "json-file"
      options:
        max-size: "5k"
        max-file: "5"
    healthcheck:
      test: ["CMD", "wget", "--spider", "http://localhost:2112/metrics"]
      interval: 300s
      retries: 5
      timeout: 10s
    restart: always
Revisions
RevisionDescriptionCreated

Get this dashboard

Import the dashboard template

or

Download JSON

Datasource
Dependencies