OpenTelemetry dotnet webapi
OpenTelemetry .Net (dotnet) ASP.NET using RED and USE method
OpenTelemetry dotnet webapi
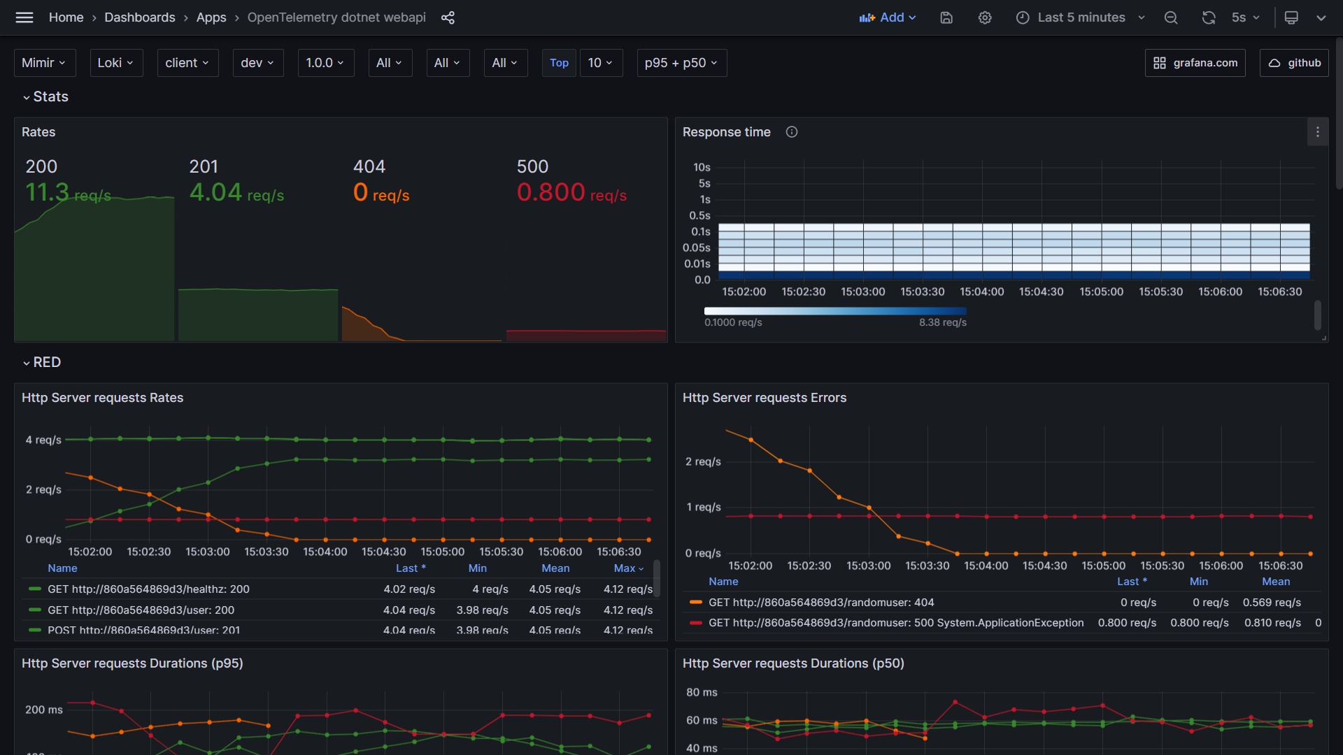
OpenTelemetry dotnet webapi dashboard using RED method

Blog post with live demo
A complete live demo and blog post with docker compose is available at github.
Stats

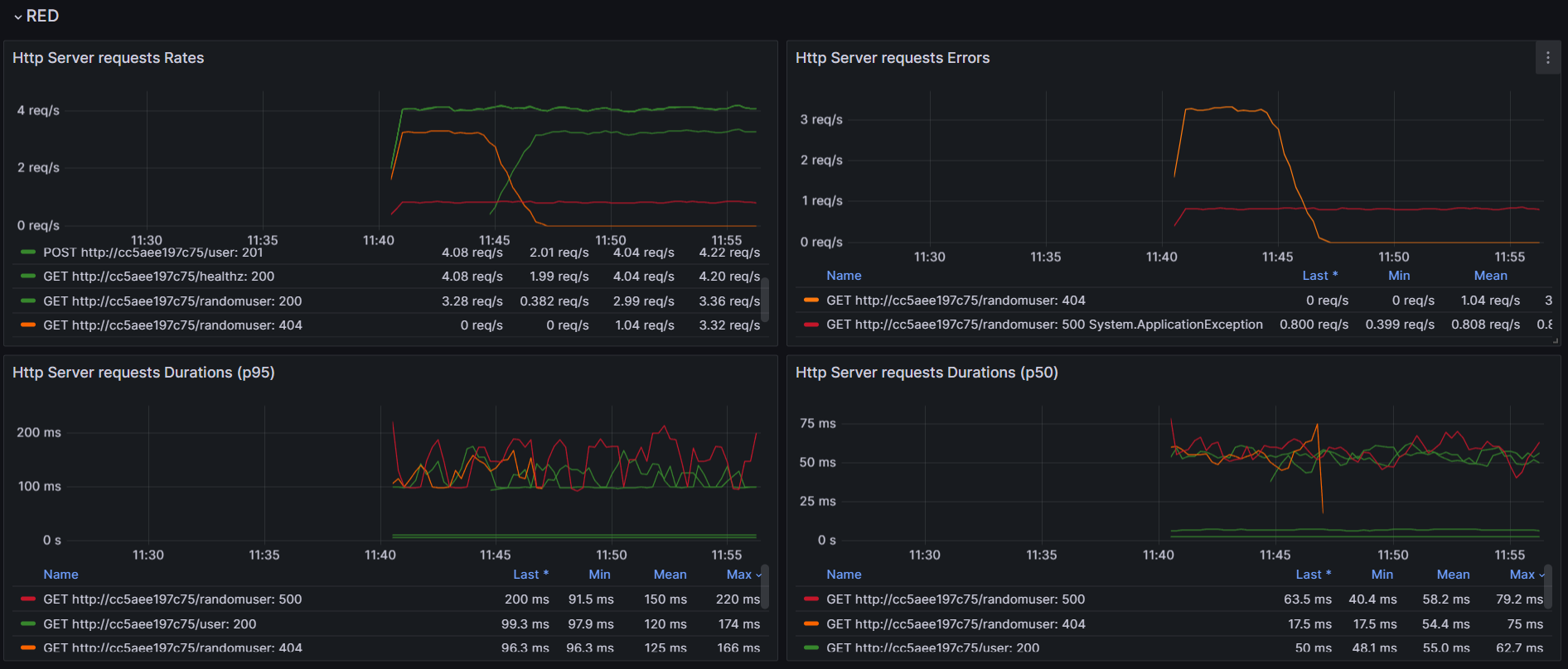
RED

Metrics to traces

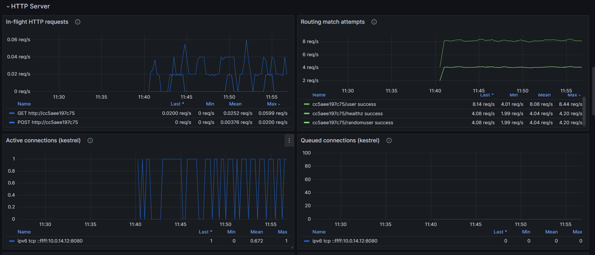
HTTP Server

Process

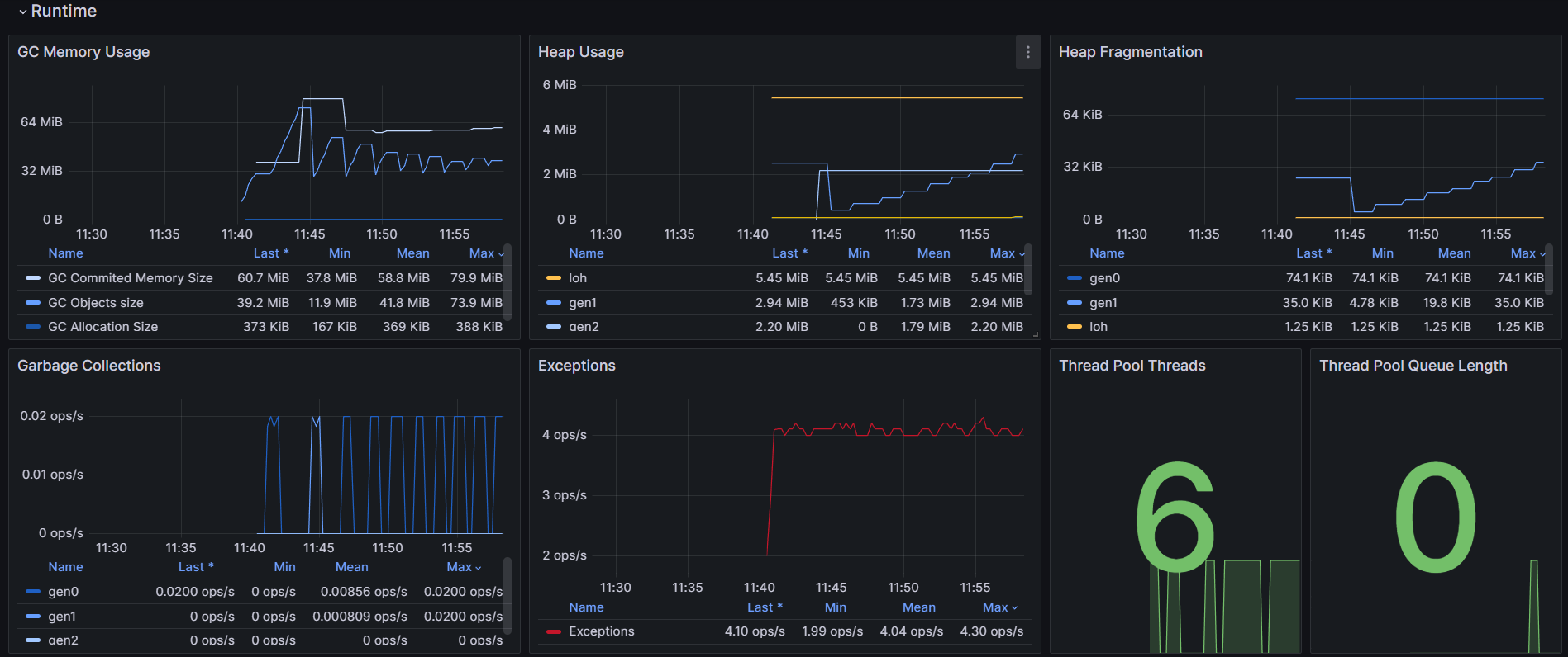
Runtime

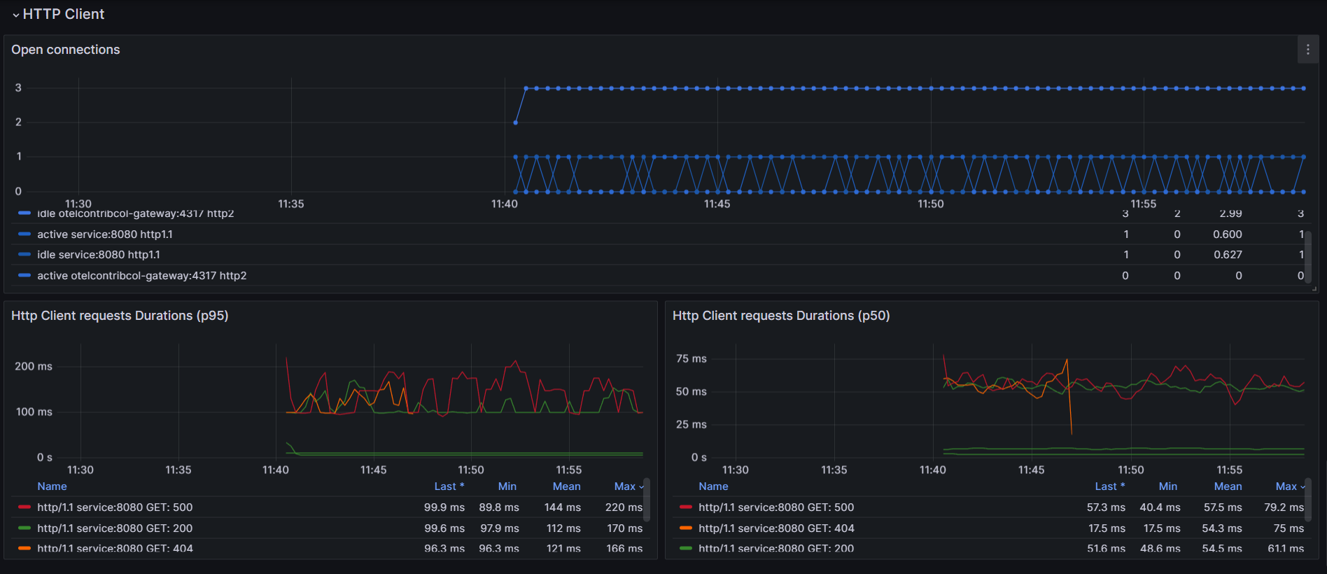
HTTP Client

Logs

Setup dotnet dependencies
dotnet add package OpenTelemetry.Exporter.OpenTelemetryProtocol
dotnet add package OpenTelemetry.Instrumentation.AspNetCore
dotnet add package OpenTelemetry.Instrumentation.Http
dotnet add package OpenTelemetry.Instrumentation.Runtime
dotnet add package System.Diagnostics.DiagnosticSource
dotnet add package OpenTelemetry.Instrumentation.Process
Data source config
Collector config:
Upload an updated version of an exported dashboard.json file from Grafana
| Revision | Description | Created | |
|---|---|---|---|
| Download |
