Kube Eagle dashboard
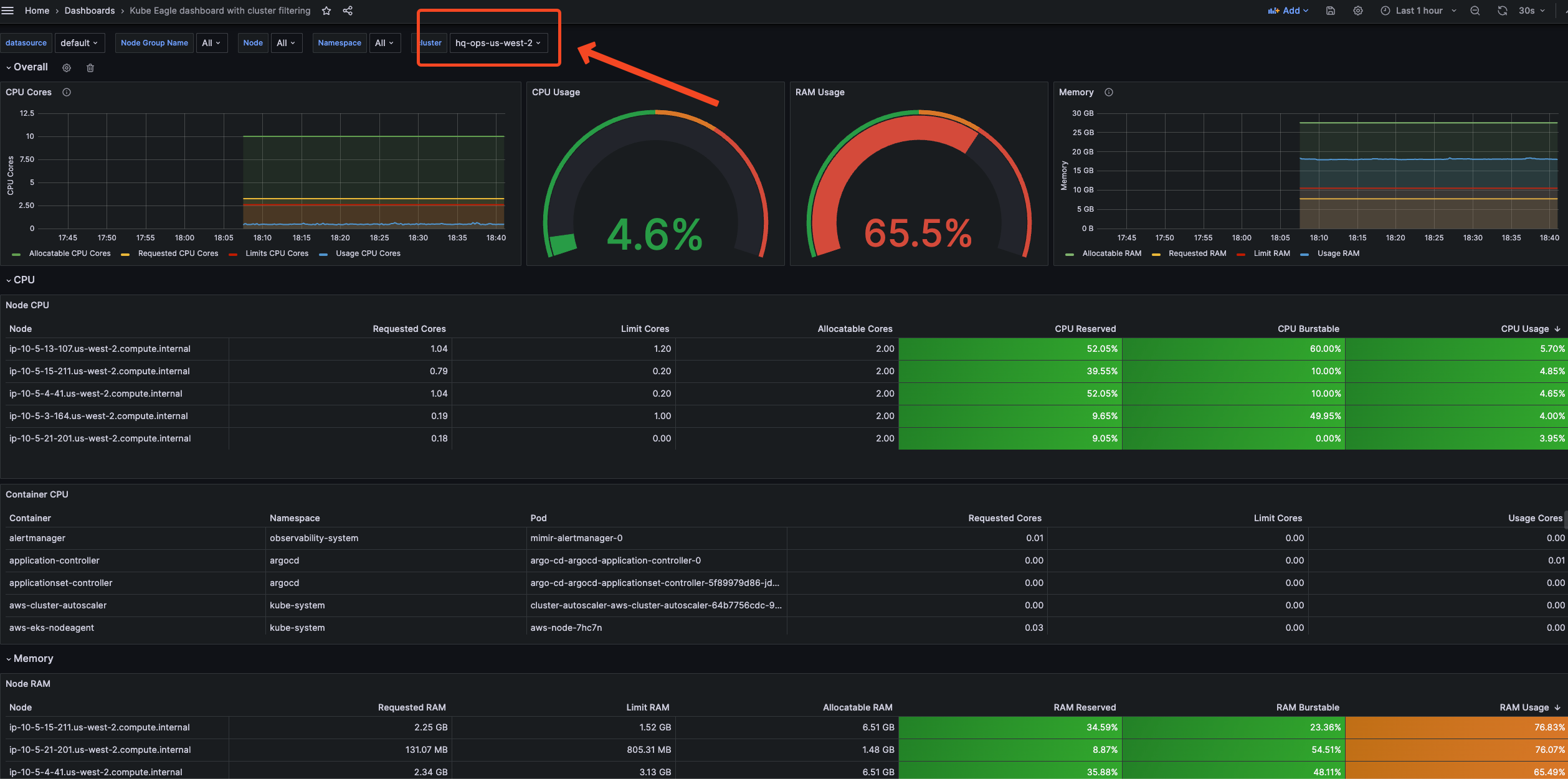
Overview of all pod & node resource requests, limits and usages WITH CLUSTER & DATASOURCE SELECTOR
helm chart to accompany https://github.com/luong-komorebi/kube-eagle-eks-helm-chart
Data source config
Collector config:
Upload an updated version of an exported dashboard.json file from Grafana
| Revision | Description | Created | |
|---|---|---|---|
| Download |
Kubernetes
Monitor your Kubernetes deployment with prebuilt visualizations that allow you to drill down from a high-level cluster overview to pod-specific details in minutes.
Learn more