GrafanaCloud Monitoring / Billing / Usage
GrafanaCloud Monitoring / Billing / Usage using GrafanaCloud usage telemetry
GrafanaCloud Monitoring / Billing / Usage
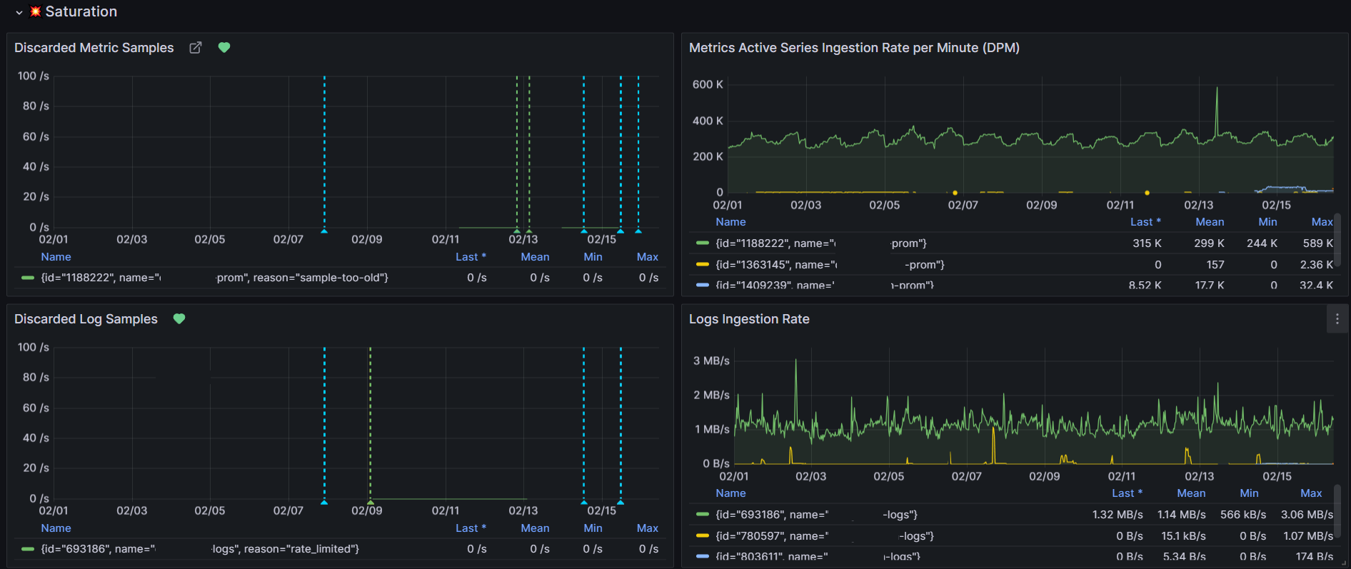
This dashboard helps GrafanaCloud admin to monitor telemetry rate limiting, drops and errors to increase quotas for GrafanaCloud.

Costs

Alerting

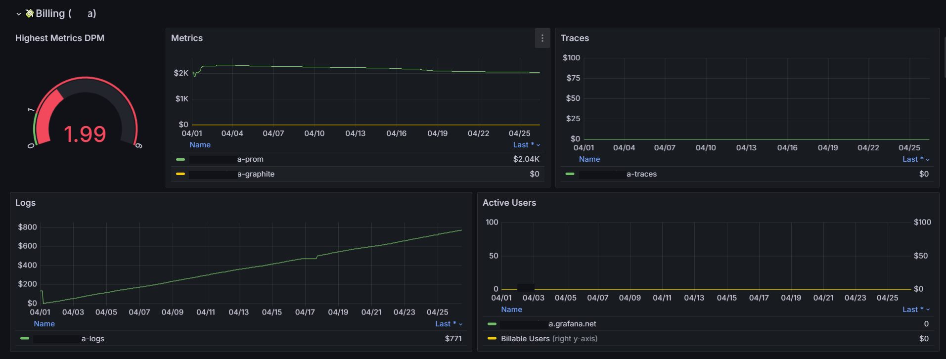
Billing per tenant

Billing usage

Saturation

Errors

Top Dashboard

Data source config
Collector config:
Upload an updated version of an exported dashboard.json file from Grafana
| Revision | Description | Created | |
|---|---|---|---|
| Download |
