GrafanaCloud Monitoring / Audit Log
GrafanaCloud Monitoring / Audit Log using GrafanaCloud telemetry
GrafanaCloud Monitoring / Audit log
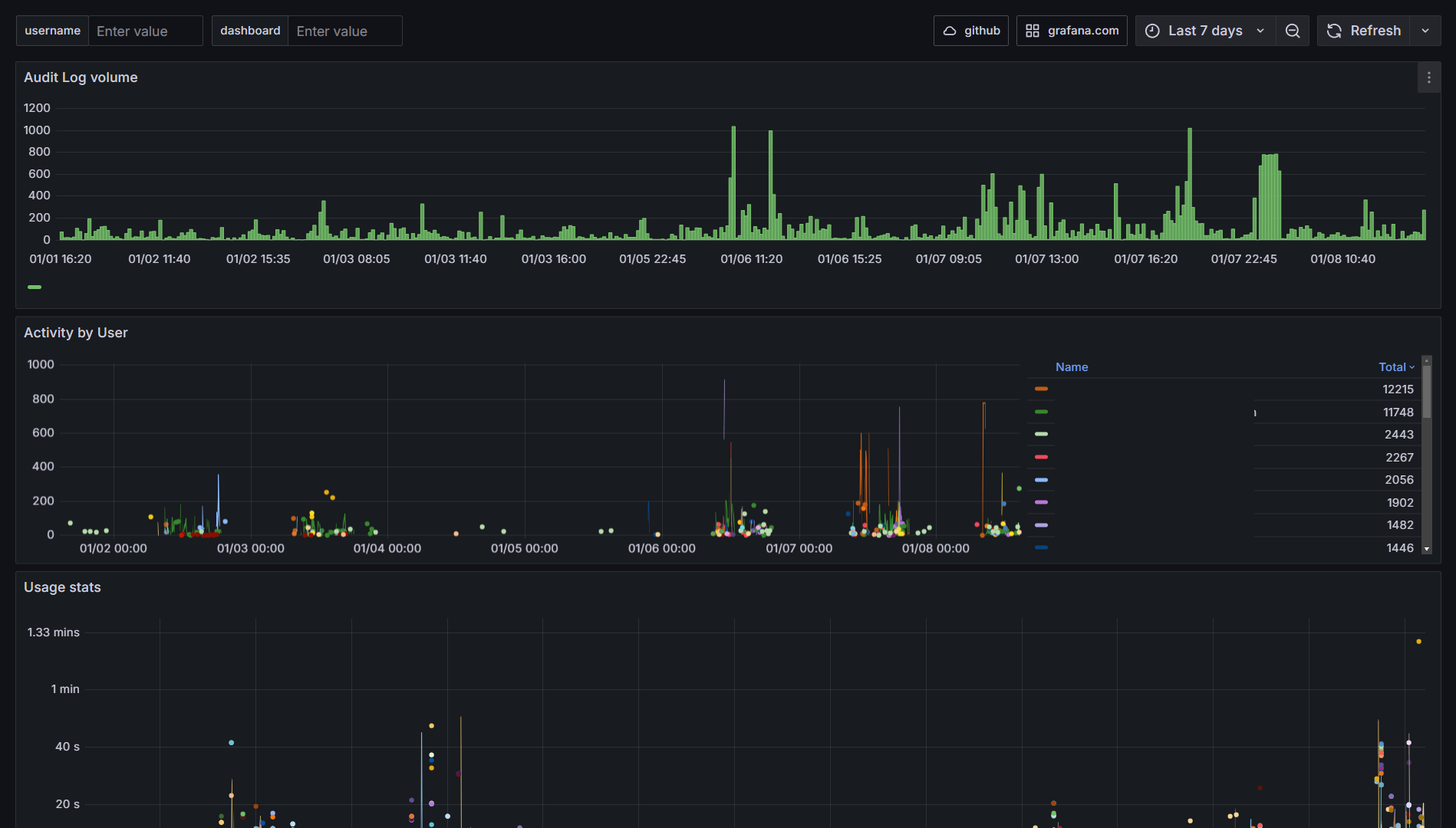
This dashboard helps to monitor activity by user for security reason and is useful for companies needing audit logs for security purpose.
It is useful to understand the activity and identify abuse of usage to quickly fix usage / quota and best practices.

Audit log volume

Audit log by user

Usage Stats

Data source config
Collector config:
Upload an updated version of an exported dashboard.json file from Grafana
| Revision | Description | Created | |
|---|---|---|---|
| Download |
