Subspace
Subspace network node and farmer dashboard
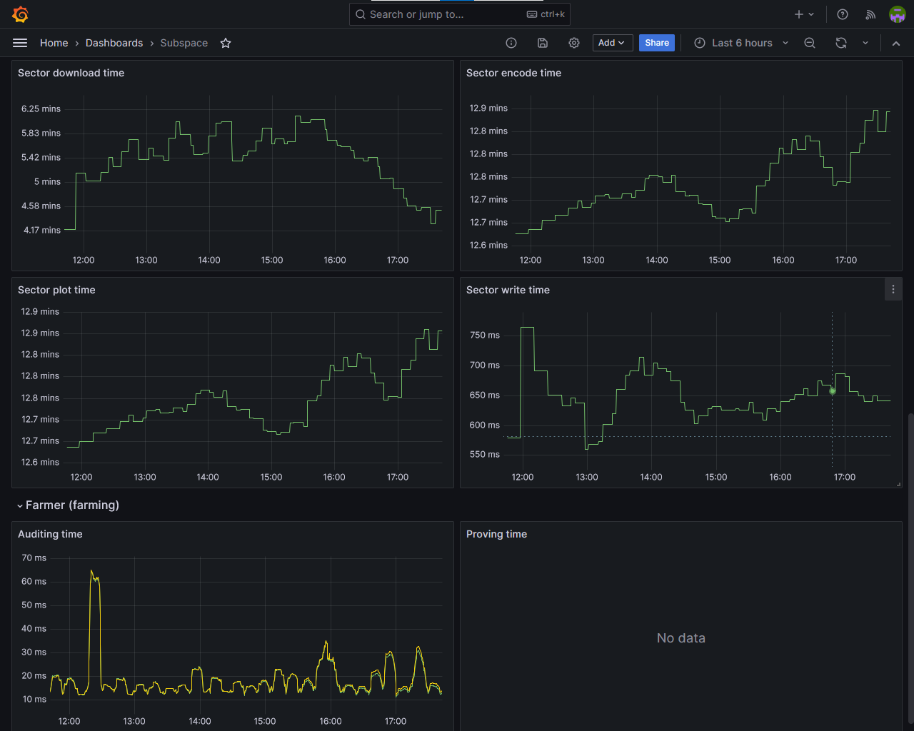
Subspace (Autonomys) network node and farmer monitoring dashboard. Setup guide: https://docs.subspace.network/docs/farming-&-staking/farming/additional-guides/grafana-dashboard
Data source config
Collector config:
Upload an updated version of an exported dashboard.json file from Grafana
| Revision | Description | Created | |
|---|---|---|---|
| Download |
