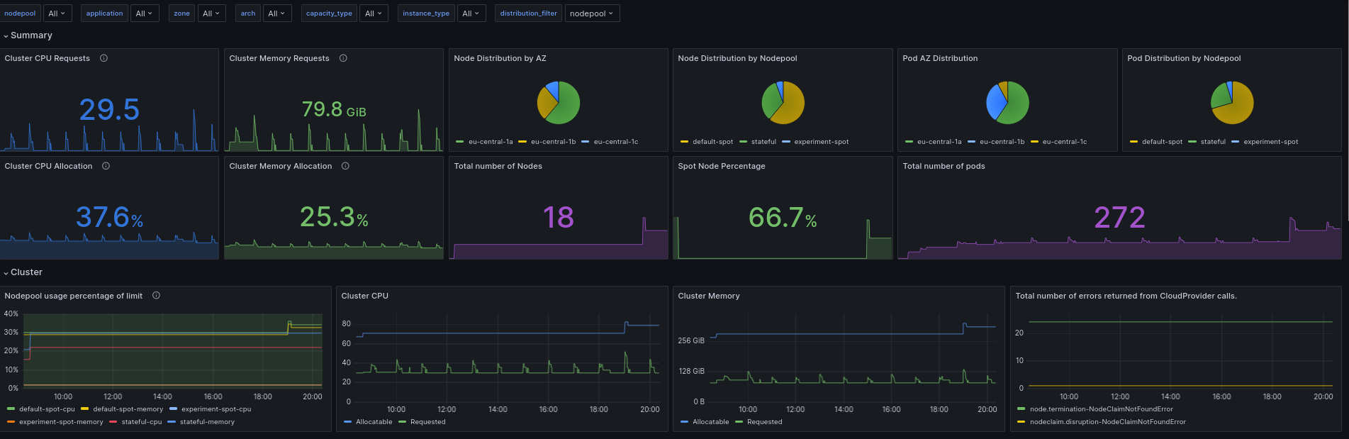
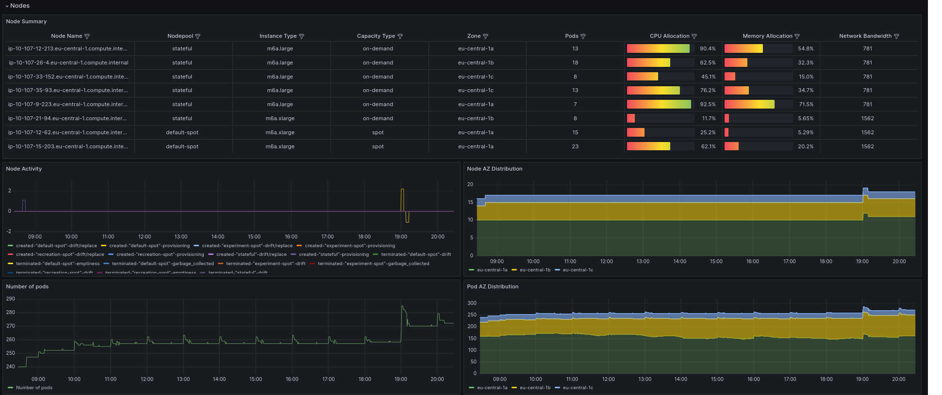
Karpenter
Display all useful Karpenter metrics
This dashboard fully works only with v1.0 and higher version of the Karpenter( in < 1.0 version some panels do not work )
Data source config
Collector config:
Upload an updated version of an exported dashboard.json file from Grafana
| Revision | Description | Created | |
|---|---|---|---|
| Download |
