freebox-monitoring
Monitoring dashboard for the freebox delta.
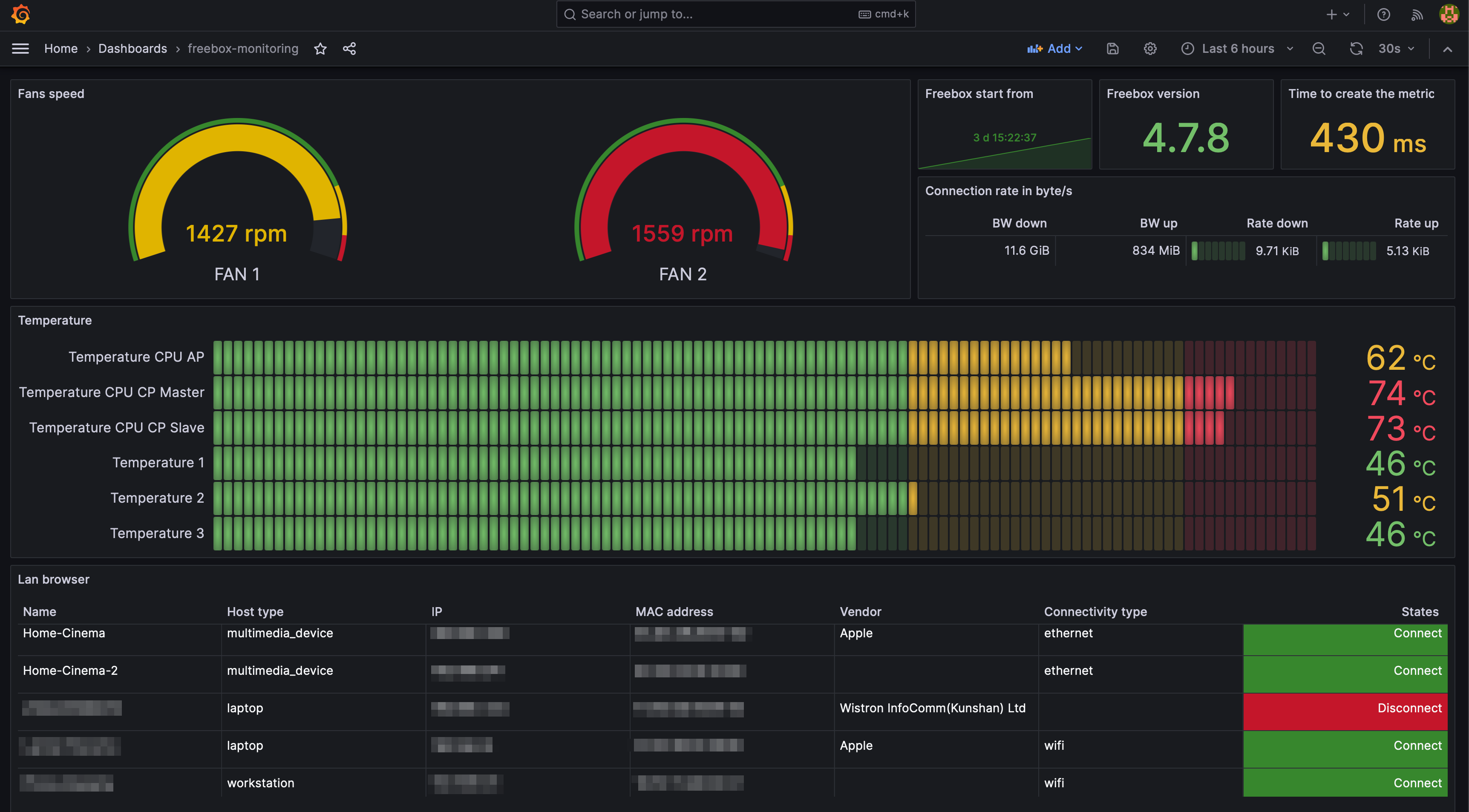
Monitoring dashboard for the freebox delta. Tool available here: https://github.com/mazama923/freebox-monitoring
Data source config
Collector config:
Upload an updated version of an exported dashboard.json file from Grafana
| Revision | Description | Created | |
|---|---|---|---|
| Download |
