MongoDB Profiler Exporter
Mongo DB Profiler Prometheus Exporter. Check https://github.com/andrii29/mongodb-profiler-exporter for additional info
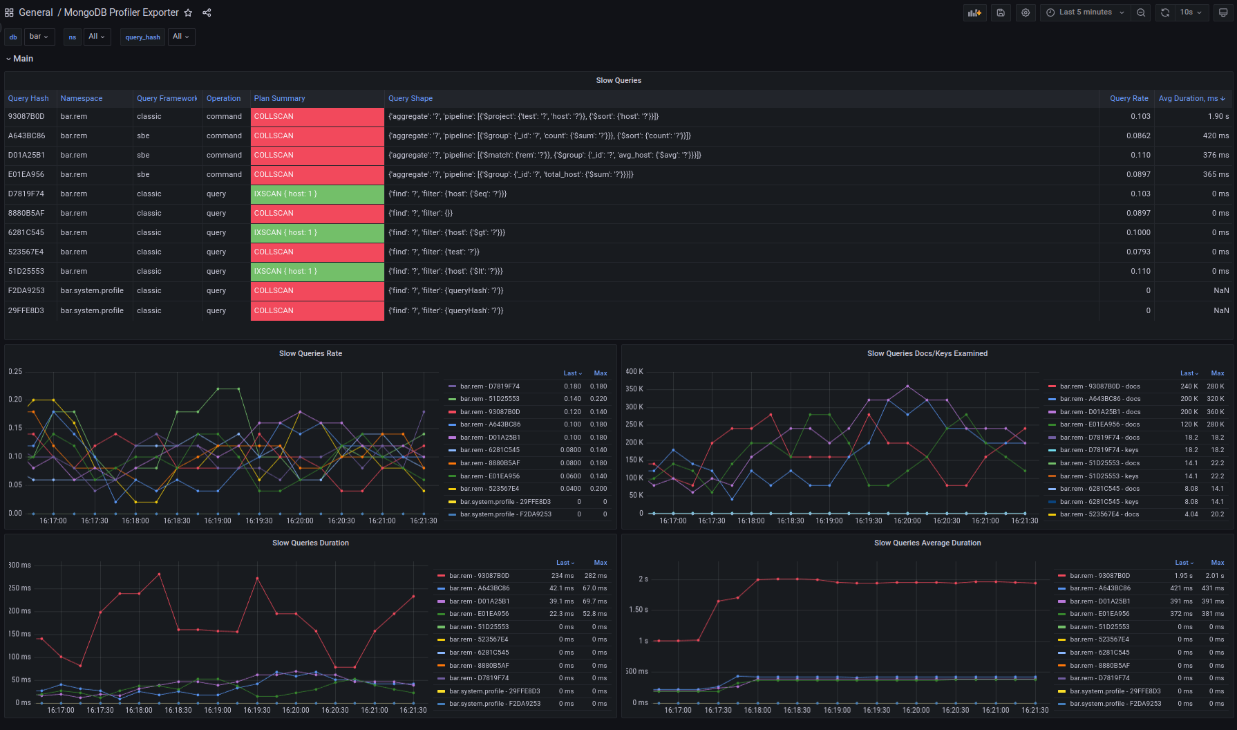
This exporter regularly retrieves data from the system.profile collection and consolidates it into metrics. Additionally, the exporter fetches query shape examples for each queryHash, enabling the creation of an informative table detailing slow queries.
Install MongoDB Profiler Exporter
add prometheus job:
scrape_configs:
- job_name: "mongodb-profiler-exporter"
scrape_interval: 10s
metrics_path: /metrics
static_configs:
- targets: ['127.0.0.1:9179']Data source config
Collector config:
Upload an updated version of an exported dashboard.json file from Grafana
| Revision | Description | Created | |
|---|---|---|---|
| Download |
MongoDB
Easily monitor MongoDB, a general purpose, document-based, distributed database, with Grafana Cloud's out-of-the-box monitoring solution.
Learn more