Argo Workflows Metrics (v3.5 and below)
Metrics from Argo Workflows compatible with multi-Prometheus origins like Thanos.
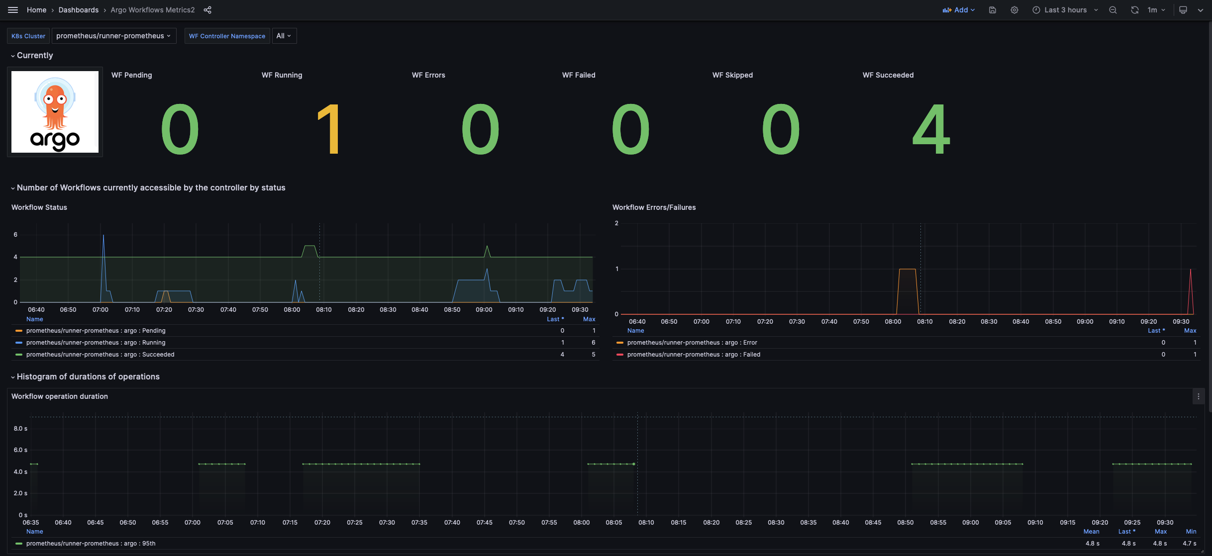
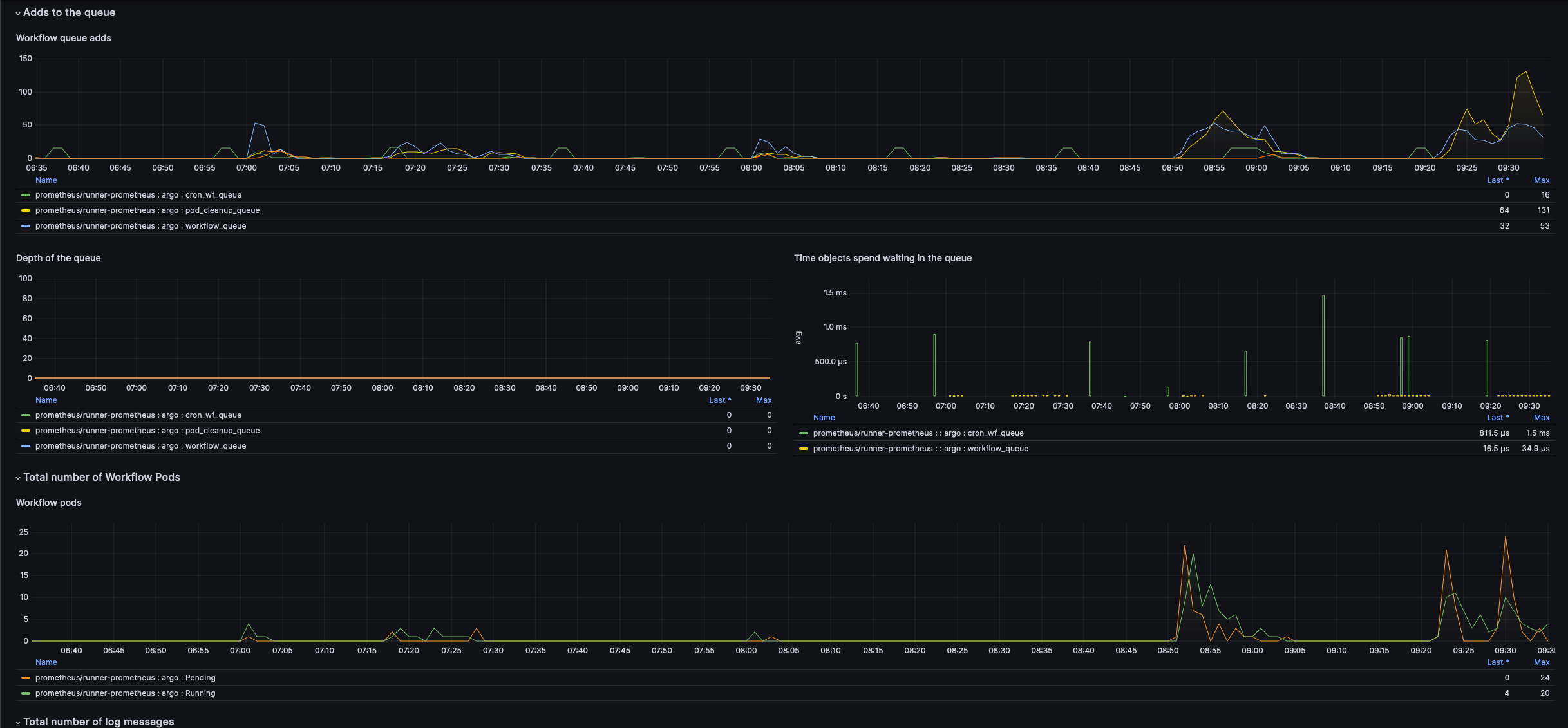
This dashboard uses metrics emitted by the Argo Workflows Controller. For more information, please refer to the Argo Workflows documentation.
For a Workflows v3.6+ compatible dashboard, please see Dashboard 21393
About Pipekit
Pipekit’s team of Argo experts provide professional support for companies using Argo Workflows. Pipekit’s Argo contributors help platform teams optimize pipeline performance, squash upstream bugs, and make faster technical decisions. Learn more at pipekit.io/services.
Pipekit is the control plane for Argo Workflows. Platform teams use Pipekit to manage data & CI pipelines at scale, while giving developers self-serve access to Argo. Pipekit’s unified logging view, enterprise-grade RBAC, and multi-cluster management capabilities lower maintenance costs for platform teams while delivering a superior devex for Argo users. Sign up for a 30-day free trial at pipekit.io/signup.
Data source config
Collector config:
Upload an updated version of an exported dashboard.json file from Grafana
| Revision | Description | Created | |
|---|---|---|---|
| Download |
