cert-manager
Monitors Certificates managed by cert-manager
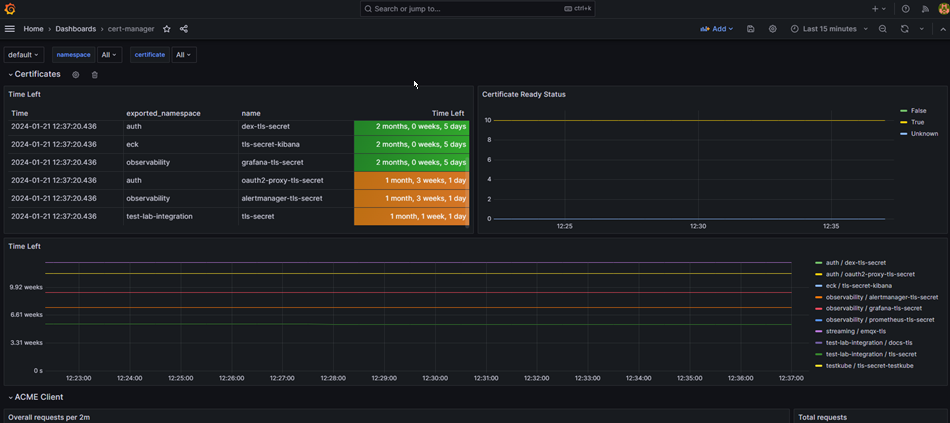
The cert-manager dashboard uses the prometheus data source to create a Grafana dashboard with the stat, table and timeseries panels.
Data source config
Collector type:
Collector plugins:
Collector config:
Revisions
Upload an updated version of an exported dashboard.json file from Grafana
| Revision | Description | Created | |
|---|---|---|---|
| Download |
cert-manager
Easily monitor cert-manager, the certificate controller for Kubernetes and OpenShift, with Grafana Cloud's out-of-the-box monitoring solution.
Learn more