Server monitoring Flux

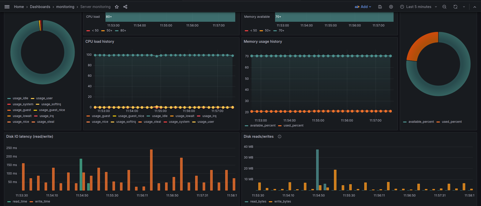
Simple dashboard to visualize basic Linux node metrics all data is retrieved from InfluxDB.

Server monitoring Flux screenshot 1
Server monitoring Flux screenshot 2
Server monitoring Flux screenshot 3

A simple dashboard to show basic metrics of Linux nodes:

  • Disk usage
  • Network usage
  • CPU and Memory usage
Revisions
RevisionDescriptionCreated

Get this dashboard

Import the dashboard template

or

Download JSON

Datasource
Dependencies