alt:V Server Metrics
Grafana dashboard configuration for monitoring an alt:V Multiplayer server.
alt:V Multiplayer Server Grafana Dashboard
Overview
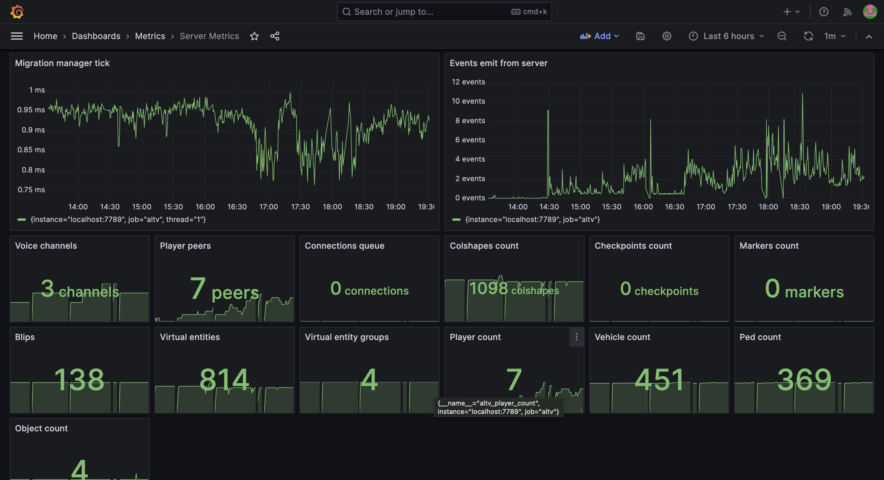
Grafana dashboard configuration for monitoring an alt:V Multiplayer server. It includes various metrics to help you track server performance, player statistics, and system health.
Features
- Real-time monitoring of server performance metrics.
- Customizable dashboards for different server aspects.
- Metrics like player count, server tick rate, and more.
Data source config
Collector type:
Collector plugins:
Collector config:
Revisions
Upload an updated version of an exported dashboard.json file from Grafana
| Revision | Description | Created | |
|---|---|---|---|
| Download |