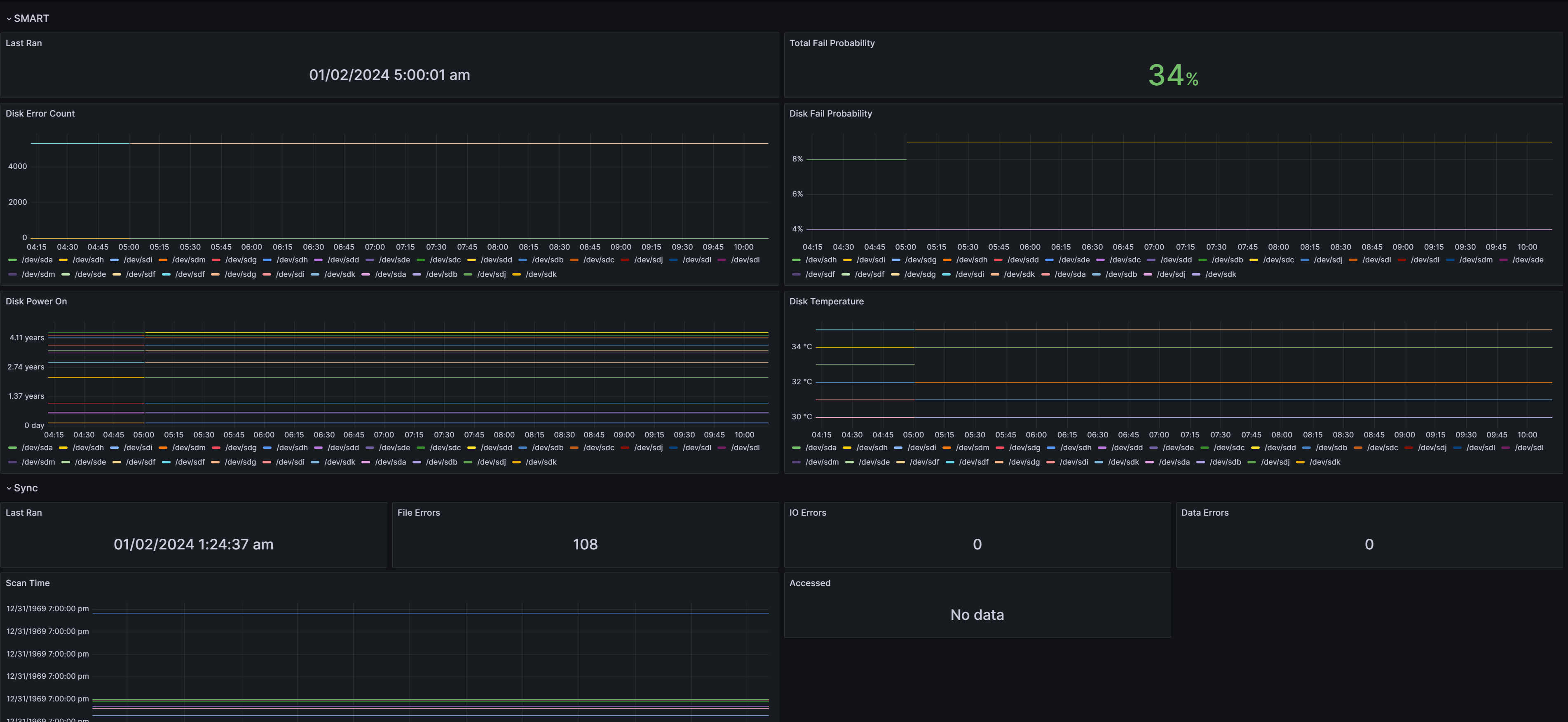
Snapraid
Show Snapraid Metrics using snapraid-collector https://github.com/ljmerza/snapraid-collector
Show Snapraid Metrics using snapraid-collector
Data source config
Collector config:
Upload an updated version of an exported dashboard.json file from Grafana
| Revision | Description | Created | |
|---|---|---|---|
| Download |
