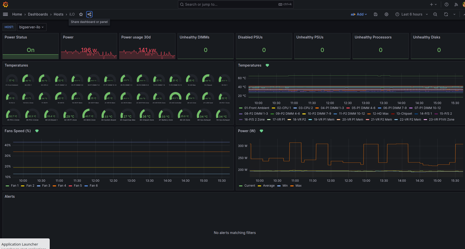
iLO
iLO data from https://github.com/MauveSoftware/ilo_exporter Prometheus exporter
Basic dashboard for iLO stats using Prometheus, via https://github.com/MauveSoftware/ilo_exporter
Data source config
Collector config:
Upload an updated version of an exported dashboard.json file from Grafana
| Revision | Description | Created | |
|---|---|---|---|
| Download |
