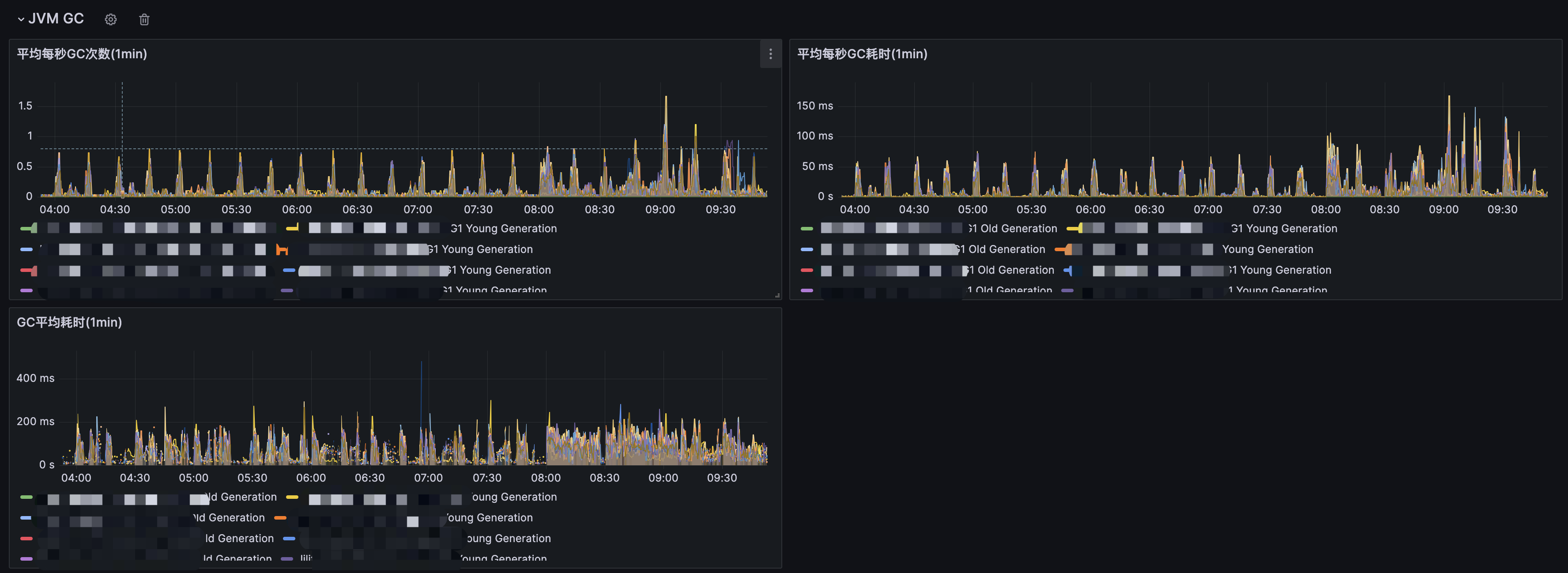
Trino Cluster Pod JMX
Trino deploy on k8s, collect jmx to monitor worker and master
Export Trino Jmx config like this:
apiVersion: v1
kind: ConfigMap
metadata:
name: jmx-exporter-config
data:
config.yml: |
startDelaySeconds: 0
hostPort: 127.0.0.1:9080
ssl: false
whitelistObjectNames: ["trino.execution:name=QueryManager","trino.execution:name=SqlTaskManager","trino.execution.executor:name=TaskExecutor","trino.memory:name=ClusterMemoryManager","java.lang:type=Runtime","trino.memory:type=ClusterMemoryPool,name=general","java.lang:type=Memory","io.airlift.stats:name=GcMonitor","java.lang:name=G1 Old Generation,type=GarbageCollector","java.lang:name=G1 Young Generation,type=GarbageCollector","trino.memory:type=MemoryPool,name=general",...]
rules:
- pattern: ".*"More detail see https://trino.io/docs/current/admin/jmx.html?highlight=jmx
Data source config
Collector config:
Upload an updated version of an exported dashboard.json file from Grafana
| Revision | Description | Created | |
|---|---|---|---|
| Download |
