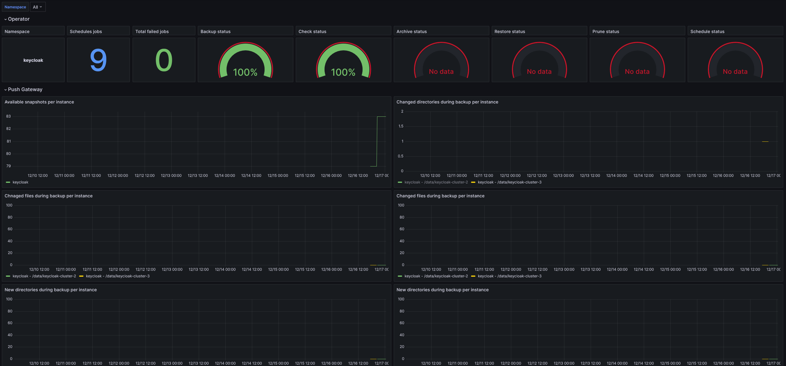
k8up
k8up dashboard https://k8up.io
If you would like to add metrics, PR are appreciated :) Repository : https://github.com/M0NsTeRRR/grafana-dashboards
Data source config
Collector config:
Upload an updated version of an exported dashboard.json file from Grafana
| Revision | Description | Created | |
|---|---|---|---|
| Download |
