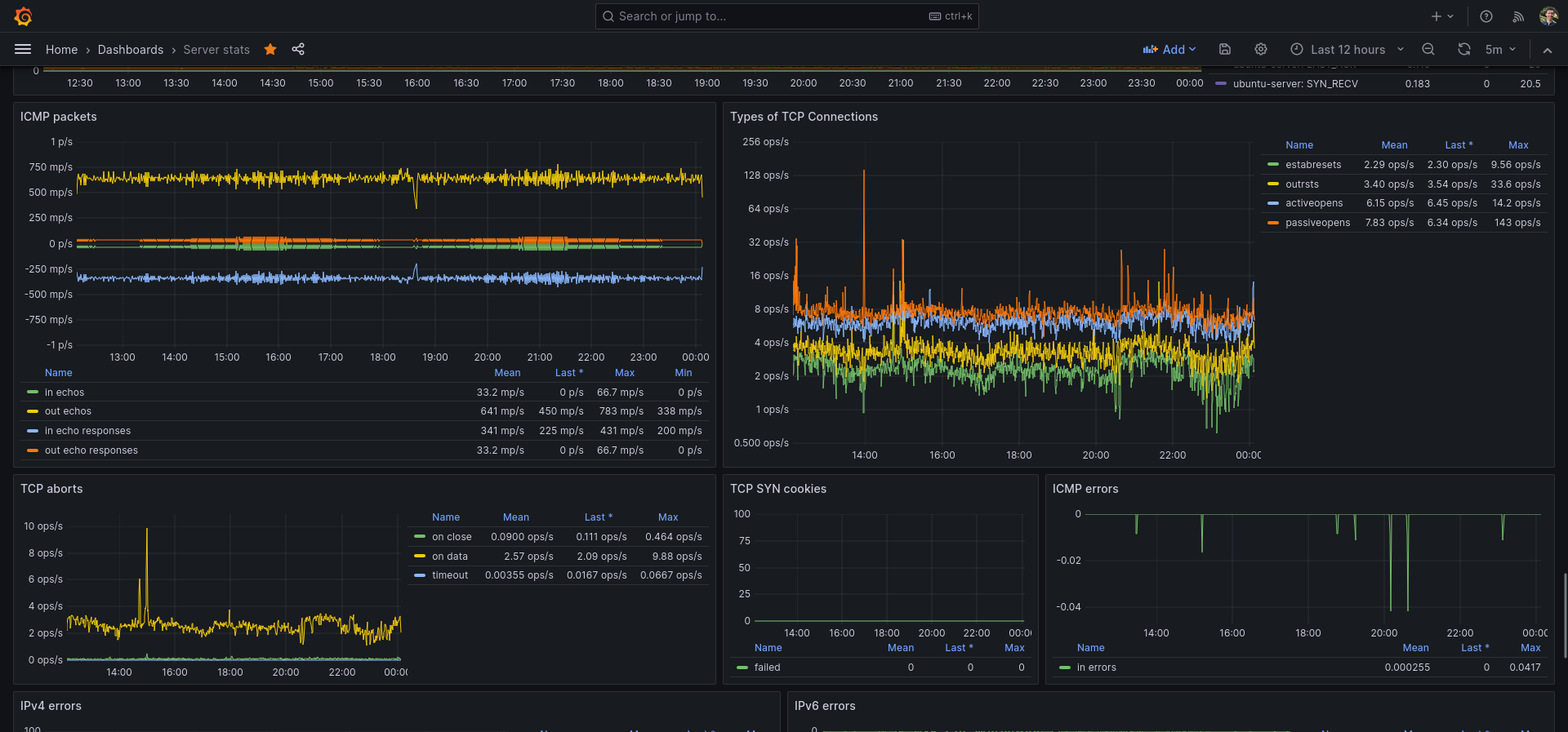
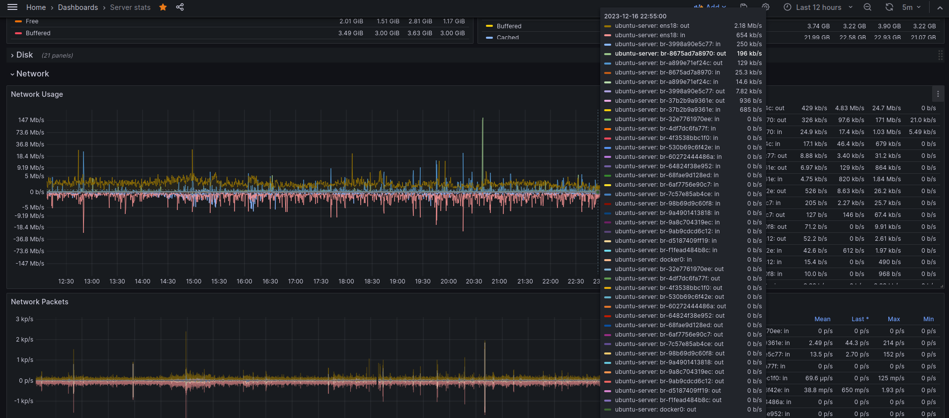
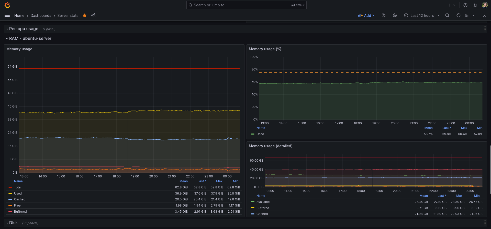
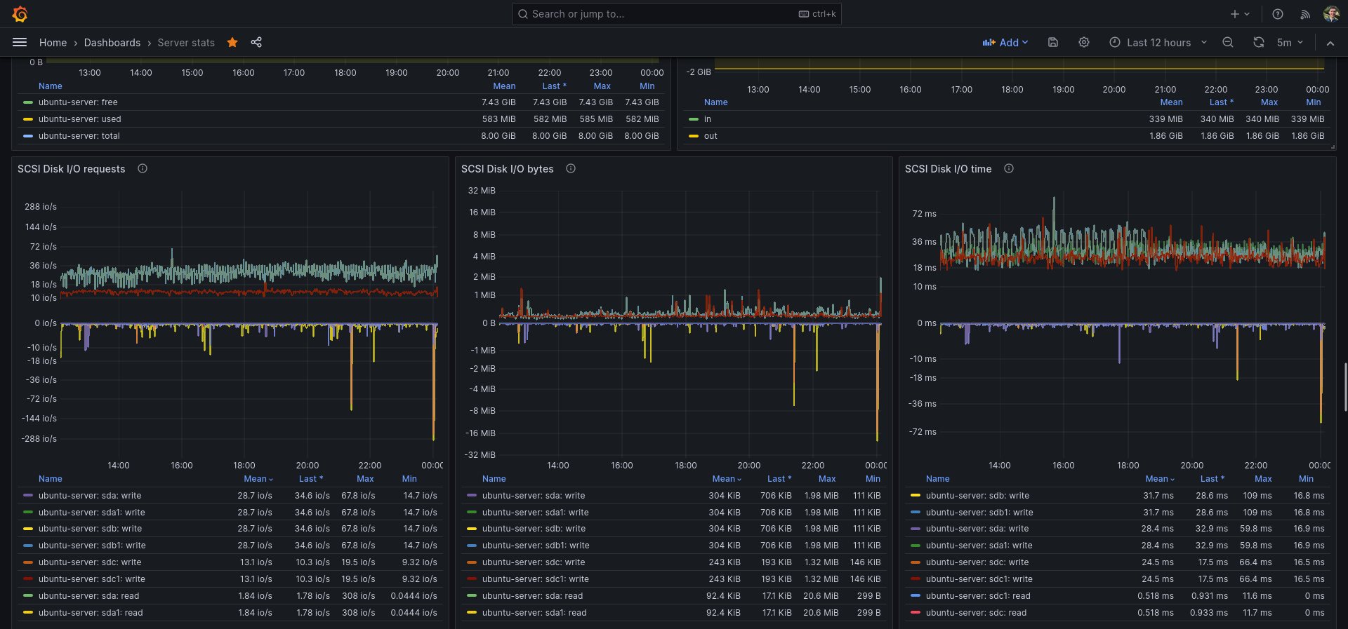
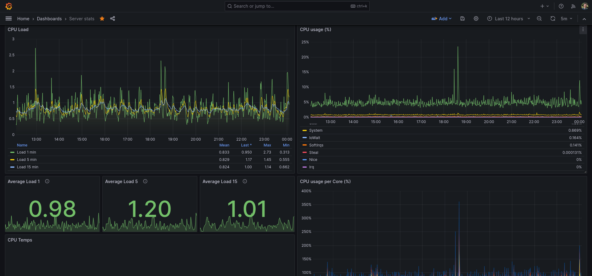
Telegraf InfluxDB Server stats
All the info you need of your Linux server using Telegraf, InfluxDB and of course Grafana!
I use this dashboard as my main Grafana dashboard for monitoring my server and Linux machine. You do need Telegraf & InfluxDB.
I recently also try to use Grafana Live in some places, which shows real-time data (Grafana Live is WIP for me, but also for Grafana itself).
My /etc/telegraf/telegraf.conf file:
# Configuration for telegraf agent
[agent]
## Default data collection interval for all inputs
interval = "10s"
## Rounds collection interval to 'interval'
## ie, if interval="10s" then always collect on :00, :10, :20, etc.
round_interval = true
## Telegraf will send metrics to outputs in batches of at most
## metric_batch_size metrics.
## This controls the size of writes that Telegraf sends to output plugins.
metric_batch_size = 1000
## Maximum number of unwritten metrics per output. Increasing this value
## allows for longer periods of output downtime without dropping metrics at the
## cost of higher maximum memory usage.
metric_buffer_limit = 10000
## Collection jitter is used to jitter the collection by a random amount.
## Each plugin will sleep for a random time within jitter before collecting.
## This can be used to avoid many plugins querying things like sysfs at the
## same time, which can have a measurable effect on the system.
collection_jitter = "2s"
## Collection offset is used to shift the collection by the given amount.
## This can be be used to avoid many plugins querying constraint devices
## at the same time by manually scheduling them in time.
# collection_offset = "0s"
## Default flushing interval for all outputs. Maximum flush_interval will be
## flush_interval + flush_jitter
flush_interval = "10s"
## Jitter the flush interval by a random amount. This is primarily to avoid
## large write spikes for users running a large number of telegraf instances.
## ie, a jitter of 5s and interval 10s means flushes will happen every 10-15s
flush_jitter = "2s"
## Collected metrics are rounded to the precision specified. Precision is
## specified as an interval with an integer + unit (e.g. 0s, 10ms, 2us, 4s).
## Valid time units are "ns", "us" (or "µs"), "ms", "s".
##
## By default or when set to "0s", precision will be set to the same
## timestamp order as the collection interval, with the maximum being 1s:
## ie, when interval = "10s", precision will be "1s"
## when interval = "250ms", precision will be "1ms"
##
## Precision will NOT be used for service inputs. It is up to each individual
## service input to set the timestamp at the appropriate precision.
precision = "0s"
## Override default hostname, if empty use os.Hostname()
hostname = ""
## If set to true, do no set the "host" tag in the telegraf agent.
omit_hostname = false
###############################################################################
# OUTPUT PLUGINS #
###############################################################################
# # Configuration for sending metrics to InfluxDB
[[outputs.influxdb]]
# ## The full HTTP or UDP URL for your InfluxDB instance.
# ##
# ## Multiple URLs can be specified for a single cluster, only ONE of the
# ## urls will be written to each interval.
# # urls = ["unix:///var/run/influxdb.sock"]
# # urls = ["udp://127.0.0.1:8089"]
urls = ["unix:///var/run/influxdb/influxdb.sock"]
# # A plugin that can transmit metrics over WebSocket.
[[outputs.websocket]]
flush_interval = "500ms"
url = "ws://localhost:3002/api/live/push/telegraf"
data_format = "influx"
[outputs.websocket.headers]
Authorization = "Bearer secret-token"
###############################################################################
# INPUT PLUGINS #
###############################################################################
# Read metrics about cpu usage
[[inputs.cpu]]
## Whether to report per-cpu stats or not
percpu = true
## Whether to report total system cpu stats or not
totalcpu = true
## If true, collect raw CPU time metrics
collect_cpu_time = false
## If true, compute and report the sum of all non-idle CPU states
## NOTE: The resulting 'time_active' field INCLUDES 'iowait'!
report_active = false
## If true and the info is available then add core_id and physical_id tags
core_tags = false
# Read metrics about disk usage by mount point
[[inputs.disk]]
## By default stats will be gathered for all mount points.
## Set mount_points will restrict the stats to only the specified mount points.
# mount_points = ["/"]
## Ignore mount points by filesystem type.
ignore_fs = ["tmpfs", "devtmpfs", "devfs", "iso9660", "overlay", "aufs", "squashfs"]
## Ignore mount points by mount options.
## The 'mount' command reports options of all mounts in parathesis.
## Bind mounts can be ignored with the special 'bind' option.
# ignore_mount_opts = []
# Read metrics about disk IO by device
[[inputs.diskio]]
## By default, telegraf will gather stats for all devices including
## disk partitions.
# Plugin to collect various Linux kernel statistics.
# This plugin ONLY supports Linux
[[inputs.kernel]]
## Additional gather options
## Possible options include:
## * ksm - kernel same-page merging
# collect = []
# Read metrics about memory usage
[[inputs.mem]]
# no configuration
# Get the number of processes and group them by status
# This plugin ONLY supports non-Windows
[[inputs.processes]]
## Use sudo to run ps command on *BSD systems. Linux systems will read
## /proc, so this does not apply there.
# use_sudo = false
# Read metrics about swap memory usage
# This plugin ONLY supports Linux
[[inputs.swap]]
# no configuration
# Read metrics about system load & uptime
[[inputs.system]]
# no configuration
# # Query given DNS server and gives statistics
[[inputs.dns_query]]
# ## servers to query
servers = ["8.8.8.8", "1.1.1.1"]
# # Read metrics about docker containers
[[inputs.docker]]
# ## Docker Endpoint
# ## To use TCP, set endpoint = "tcp://[ip]:[port]"
# ## To use environment variables (ie, docker-machine), set endpoint = "ENV"
endpoint = "unix:///var/run/docker.sock"
# # HTTP/HTTPS request given an address a method and a timeout
[[inputs.http_response]]
# ## List of urls to query.
urls = ["https://google.com", "https://yahoo.com"]
#
# ## Set http_proxy.
# ## Telegraf uses the system wide proxy settings if it's is not set.
# # http_proxy = "http://localhost:8888"
#
# ## Set response_timeout (default 5 seconds)
# # response_timeout = "5s"
#
# ## HTTP Request Method
# # method = "GET"
#
# ## Whether to follow redirects from the server (defaults to false)
follow_redirects = true
# # Collect statistics about itself
[[inputs.internal]]
# ## If true, collect telegraf memory stats.
# # collect_memstats = true
#
# ## If true, collect metrics from Go's runtime.metrics. For a full list see:
# ## https://pkg.go.dev/runtime/metrics
# # collect_gostats = false
# # This plugin gathers interrupts data from /proc/interrupts and /proc/softirqs.
[[inputs.interrupts]]
# ## When set to true, cpu metrics are tagged with the cpu. Otherwise cpu is
# ## stored as a field.
# ##
# ## The default is false for backwards compatibility, and will be changed to
# ## true in a future version. It is recommended to set to true on new
# ## deployments.
# # cpu_as_tag = false
#
# ## To filter which IRQs to collect, make use of tagpass / tagdrop, i.e.
# # [inputs.interrupts.tagdrop]
# # irq = [ "NET_RX", "TASKLET" ]
# # Get kernel statistics from /proc/vmstat
# # This plugin ONLY supports Linux
[[inputs.kernel_vmstat]]
# # no configuration
# # Provides Linux sysctl fs metrics
[[inputs.linux_sysctl_fs]]
# # no configuration
# # Get kernel statistics from /proc/mdstat
# # This plugin ONLY supports Linux
[[inputs.mdstat]]
# ## Sets file path
# ## If not specified, then default is /proc/mdstat
# # file_name = "/proc/mdstat"
# # Gather metrics about network interfaces
[[inputs.net]]
# ## By default, telegraf gathers stats from any up interface (excluding loopback)
# ## Setting interfaces will tell it to gather these explicit interfaces,
# ## regardless of status. When specifying an interface, glob-style
# ## patterns are also supported.
# ##
# # interfaces = ["eth*", "enp0s[0-1]", "lo"]
# ##
# ## On linux systems telegraf also collects protocol stats.
# ## Setting ignore_protocol_stats to true will skip reporting of protocol metrics.
# ##
# ## DEPRECATION NOTICE: A value of 'false' is deprecated and discouraged!
# ## Please set this to `true` and use the 'inputs.nstat'
# ## plugin instead.
# # ignore_protocol_stats = false
# # Read TCP metrics such as established, time wait and sockets counts.
[[inputs.netstat]]
# # no configuration
# # Read Nginx's basic status information (ngx_http_stub_status_module)
[[inputs.nginx]]
# ## An array of Nginx stub_status URI to gather stats.
urls = ["https://localhost/server_status"]
#
# ## Optional TLS Config
# # tls_ca = "/etc/telegraf/ca.pem"
# # tls_cert = "/etc/telegraf/cert.pem"
# # tls_key = "/etc/telegraf/key.pem"
# ## Use TLS but skip chain & host verification
# # insecure_skip_verify = false
#
# ## HTTP response timeout (default: 5s)
# response_timeout = "5s"
# # Collect kernel snmp counters and network interface statistics
[[inputs.nstat]]
# ## file paths for proc files. If empty default paths will be used:
# ## /proc/net/netstat, /proc/net/snmp, /proc/net/snmp6
# ## These can also be overridden with env variables, see README.
# proc_net_netstat = "/proc/net/netstat"
# proc_net_snmp = "/proc/net/snmp"
# proc_net_snmp6 = "/proc/net/snmp6"
# ## dump metrics with 0 values too
# dump_zeros = true
# # Ping given url(s) and return statistics
[[inputs.ping]]
# ## Hosts to send ping packets to.
urls = ["google.com", "yahoo.com", "1.1.1.1"]
#
# ## Method used for sending pings, can be either "exec" or "native". When set
# ## to "exec" the systems ping command will be executed. When set to "native"
# ## the plugin will send pings directly.
# ##
# ## While the default is "exec" for backwards compatibility, new deployments
# ## are encouraged to use the "native" method for improved compatibility and
# ## performance.
# # method = "exec"
#
# ## Number of ping packets to send per interval. Corresponds to the "-c"
# ## option of the ping command.
# # count = 1
#
# ## Time to wait between sending ping packets in seconds. Operates like the
# ## "-i" option of the ping command.
ping_interval = 5.0
#
# ## If set, the time to wait for a ping response in seconds. Operates like
# ## the "-W" option of the ping command.
# # timeout = 1.0
#
# ## If set, the total ping deadline, in seconds. Operates like the -w option
# ## of the ping command.
# # deadline = 10
#
# ## Interface or source address to send ping from. Operates like the -I or -S
# ## option of the ping command.
# # interface = ""
#
# ## Percentiles to calculate. This only works with the native method.
# # percentiles = [50, 95, 99]
#
# ## Specify the ping executable binary.
# # binary = "ping"
#
# ## Arguments for ping command. When arguments is not empty, the command from
# ## the binary option will be used and other options (ping_interval, timeout,
# ## etc) will be ignored.
# # arguments = ["-c", "3"]
#
# ## Use only IPv6 addresses when resolving a hostname.
# # ipv6 = false
#
# ## Number of data bytes to be sent. Corresponds to the "-s"
# ## option of the ping command. This only works with the native method.
# # size = 56Data source config
Collector config:
Upload an updated version of an exported dashboard.json file from Grafana
| Revision | Description | Created | |
|---|---|---|---|
| Download |
InfluxDB
Easily monitor InfluxDB, an open source time series database, with Grafana Cloud's out-of-the-box monitoring solution.
Learn more